Victron a HDO problem.
Souhrn tématu
Diskuze na fóru se věnuje problému s Victron EasySolar a rušením způsobeným HDO signálem, který ovlivňuje stabilitu výroby energie. Uživatelé sdílejí zkušenosti s podporou Victronu, která pracuje na opravě pomocí simulátoru sítě, ale zatím není dostupné finální řešení. Část uživatelů zmiňuje částečné řešení přes asistenta HUB4, které však není ideální.
- Frana
- Příspěvky: 73
- Registrován: sob úno 16, 2019 11:24 am
- Reputace:8
- Bydliště: Podkrkonoší
Re: Victron a HDO problem.
PavelR: Myslis ted aktualizaci na fw menice 4.75? Tak to ji asi nemusim ani zkouset - ale podle changelogu to vypadalo nadejne...
nejaky ten Victron, k tomu 3x Fronius SYMO 3f 10kW+10kW+5kW v AC couplingu pres MODBUS/SUNspec, 10x Pylontech US5000 (48kWh), 20kWp+... 
https://www.4solar.cz
https://www.4solar.cz
- ZdendaZZZ
- Příspěvky: 2
- Registrován: ned čer 28, 2020 4:36 pm
- Reputace:3
Re: Victron a HDO problem.
Zdravím vespolek,
vychází nový update ESS 017A, který by snad už konečně měl řešit problém s HDO.
Zkoušel někdo?
017A
(home)
Release date: July 22, 2020
• Solves instability which occurred due to the ripple control mechanism exploited by the grid operator. (Czech republic)
vychází nový update ESS 017A, který by snad už konečně měl řešit problém s HDO.
Zkoušel někdo?
017A
(home)
Release date: July 22, 2020
• Solves instability which occurred due to the ripple control mechanism exploited by the grid operator. (Czech republic)
- PavelR
- Příspěvky: 3555
- Registrován: ned led 29, 2012 3:59 pm
- Reputace:265
- Lokalita: Žabčice
- Systémové napětí: 48V
- Výkon panelů [Wp]: 29139
- Kapacita baterie [kWh]: 65
- Chci prodávat energii: ANO
- Chci/Mám dotaci: NE
Re: Victron a HDO problem.
no to snad není ani možný
že by konečně?
Hned jak se domluvím s majitelem, tak to na jedné instalaci vyzkouším.
Hned jak se domluvím s majitelem, tak to na jedné instalaci vyzkouším.
- Miloslav SLádek
- Příspěvky: 11
- Registrován: pát srp 23, 2019 4:21 pm
- Reputace:0
Re: Victron a HDO problem.
Vyzkoušeno na 3 x mltpl II 3kva v paralelním provozu, a zdá se že je to konečně v pořádku. Při vysílání HDO je výkyv +- 40W, což je paráda.
- PavelR
- Příspěvky: 3555
- Registrován: ned led 29, 2012 3:59 pm
- Reputace:265
- Lokalita: Žabčice
- Systémové napětí: 48V
- Výkon panelů [Wp]: 29139
- Kapacita baterie [kWh]: 65
- Chci prodávat energii: ANO
- Chci/Mám dotaci: NE
Re: Victron a HDO problem.
Tak hlásím úspěch. Victronu se to konečně podařilo i když to teda trvalo. Dnes mám vyzkoušenou novou verzi ESS na instalaci 3f 3xMultiplus 48/3000 a na druhé instalaci 1f Multiplus 48/5000. Ani jeden měnic zatím žádné passthru. Kontrolováno i dle proudu na DC straně při HDO telegramu - proud se nijak nepohnul ( měnič invertoval/nabíjel tak jak měl). Majitelé spokojení. Slavit se ale bude později, zatím sleduji vrm portál 
Zajímalo by mě co Vám ostatním? Jaké máte frekvence HDO? u nás je 216,6Hz
Zajímalo by mě co Vám ostatním? Jaké máte frekvence HDO? u nás je 216,6Hz
- mati
- Příspěvky: 372
- Registrován: ned bře 03, 2013 12:11 pm
- Reputace:29
- Bydliště: Paka - city
Re: Victron a HDO problem.
Mohu také potvrdit "zatím" úspěšné zvládnutí eliminace českého signálu HDO chlapci od Victrona.
Skoro 24hod - a již žádné Passthru.
Asi opravdu v tom EU začínáme být zajímavý - když se s tím u Victrona úspěšně poprali.
By mě zajímalo , kdo to zaloboval : Babiš, Kalousek nebo koronavirus..
Skoro 24hod - a již žádné Passthru.
Asi opravdu v tom EU začínáme být zajímavý - když se s tím u Victrona úspěšně poprali.
By mě zajímalo , kdo to zaloboval : Babiš, Kalousek nebo koronavirus..
2x 390Wp Trina Solar ,6x 240Wp Schutten, 6x DAH Solar 485Wp , Victron SmartSolar MPPT 150/35 ,Victron SmartSolar MPPT 250/60 , Victron SmartSolar MPPT 250/85 , Axpert MKS2400WPlus , 2x200Ah 24V Winston LiFePo4 , 4x Pylontech UP2500 , Victron Multiplus II 24/3000/32
- PavelR
- Příspěvky: 3555
- Registrován: ned led 29, 2012 3:59 pm
- Reputace:265
- Lokalita: Žabčice
- Systémové napětí: 48V
- Výkon panelů [Wp]: 29139
- Kapacita baterie [kWh]: 65
- Chci prodávat energii: ANO
- Chci/Mám dotaci: NE
Re: Victron a HDO problem.
Na jedne instalaci žádné passthru, na druhé jedno jediné - ale to nedokážu říct proč mohlo být i něčím jiným. Průběžně to sleduju a šlape to jak hodinky. Obě instalace jsou v AC couplingu - retrofity na starý ongridy.
- Ronn
- Příspěvky: 442
- Registrován: pon úno 08, 2016 2:09 pm
- Reputace:63
- Bydliště: Ondřejov
Re: Victron a HDO problem.
Potvrzuji finalní fix. Stačí provést update assistenta ESS a poslední dva dny žádné Passthru.
3xMultiplus 5000VA<=>48V 550Ah LiFePO4
FVE1 - 3,9kWp (JJZ) => Fronius 5kW => AC-OUT / FVE2 - 15,2kWp (JJV, JZ, SZS) => RS 450/200 => DC Busbar
FVE3 - 9,36kWp (JJZ) => SE10k => AC-OUT / FVE4 - 9,36kWp (SVV) => SE17k => AC-IN
FVE1 - 3,9kWp (JJZ) => Fronius 5kW => AC-OUT / FVE2 - 15,2kWp (JJV, JZ, SZS) => RS 450/200 => DC Busbar
FVE3 - 9,36kWp (JJZ) => SE10k => AC-OUT / FVE4 - 9,36kWp (SVV) => SE17k => AC-IN
- Frana
- Příspěvky: 73
- Registrován: sob úno 16, 2019 11:24 am
- Reputace:8
- Bydliště: Podkrkonoší
Re: Victron a HDO problem.
Tak jsem prave taky updatnul - jak fw v menici MultiPlus II, tak i ESS asistenta a jsem zvedav na vysledek... 
nejaky ten Victron, k tomu 3x Fronius SYMO 3f 10kW+10kW+5kW v AC couplingu pres MODBUS/SUNspec, 10x Pylontech US5000 (48kWh), 20kWp+... 
https://www.4solar.cz
https://www.4solar.cz
- Jiri.Korec
- Příspěvky: 2
- Registrován: pon čer 08, 2020 6:00 pm
- Reputace:0
Re: Victron a HDO problem.
Zdravím. Pridavam se zde k dotazu ohledně rušení Victronu Multiplus 2 5000 přes HDO. Poslední příspěvek je zde už dost vousatý.
Měření na pate baráku mam přes ET340, pripojeno pomocí FTP kabelu delky cca 40m. Pripjen převodník rs485 na USB.
Pokud svítí sluníčko, baterky se nabíjí tak HDO vypadá že je ok.
Ale večer a v noci když jedu na baterky, mam trvalou spotřebu 6kW tak mi spotřeba skáče od 0kW do 11kW. Některé fáze hází 0, některé nesmysl a pořád dokola.
FW na stridacich i CCGX mám tak 3 měsíce starý, používám CCS.
Polovinu spotreby mam za stridac (zalohovany výstup) tam HDO vliv nemá.
Druhá polovina spotreby je na AC IN takže to cpu do vstupu z baterek a tam právě to HDO zlobí.
Nějaký tip co s tím?
Jediné co mě napadlo je celý barák zapojit ZA VICTRONY na OUT vystupy, akorát teda musím komplet pretahat instalaci což je asi 200m kabelu.
Měření na pate baráku mam přes ET340, pripojeno pomocí FTP kabelu delky cca 40m. Pripjen převodník rs485 na USB.
Pokud svítí sluníčko, baterky se nabíjí tak HDO vypadá že je ok.
Ale večer a v noci když jedu na baterky, mam trvalou spotřebu 6kW tak mi spotřeba skáče od 0kW do 11kW. Některé fáze hází 0, některé nesmysl a pořád dokola.
FW na stridacich i CCGX mám tak 3 měsíce starý, používám CCS.
Polovinu spotreby mam za stridac (zalohovany výstup) tam HDO vliv nemá.
Druhá polovina spotreby je na AC IN takže to cpu do vstupu z baterek a tam právě to HDO zlobí.
Nějaký tip co s tím?
Jediné co mě napadlo je celý barák zapojit ZA VICTRONY na OUT vystupy, akorát teda musím komplet pretahat instalaci což je asi 200m kabelu.
- PavelR
- Příspěvky: 3555
- Registrován: ned led 29, 2012 3:59 pm
- Reputace:265
- Lokalita: Žabčice
- Systémové napětí: 48V
- Výkon panelů [Wp]: 29139
- Kapacita baterie [kWh]: 65
- Chci prodávat energii: ANO
- Chci/Mám dotaci: NE
Re: Victron a HDO problem.
HDO problem jsem na MP II nezazanamenal uz s firmwarem co nam tech chodií. Ani 3kva ani 5kva. Vidím cca 25 instalací a není problém. U MP 1 3kva s novým FW taky ok. udělá to jen ojedinělě.
U tebe byh tipl na problém s komunikací s ET340. Jestli to nechodí spolehlivě, tak to může zlobit. Mám dvě instalace v Tvé konfiguraci Jedna s MP1 3kva druhou s MP2 5kva. Jedna je v průmyslu s AC couplingem a 40kw fronius. Chodí to dobře.
Zkus to vysledovat podle zvuku. Když přijde dastagram HDO tak to na trafech jde slyšet. Pak se dívej na VE.bus status jetli to přepína do passthru. Pokud by to přepínalo po passthru tak to ovlivní i napájení zátěže za měničem. Šlo by to ze sítě celý. Případně sledovat datagramy HDO a sledovat klešťák na DC jestli to padne na nulu.
Nemáš to utp nějakým souběhem se silovinou?
U tebe byh tipl na problém s komunikací s ET340. Jestli to nechodí spolehlivě, tak to může zlobit. Mám dvě instalace v Tvé konfiguraci Jedna s MP1 3kva druhou s MP2 5kva. Jedna je v průmyslu s AC couplingem a 40kw fronius. Chodí to dobře.
Zkus to vysledovat podle zvuku. Když přijde dastagram HDO tak to na trafech jde slyšet. Pak se dívej na VE.bus status jetli to přepína do passthru. Pokud by to přepínalo po passthru tak to ovlivní i napájení zátěže za měničem. Šlo by to ze sítě celý. Případně sledovat datagramy HDO a sledovat klešťák na DC jestli to padne na nulu.
Nemáš to utp nějakým souběhem se silovinou?
- Marcus81
- Příspěvky: 374
- Registrován: pát dub 28, 2017 8:05 pm
- Reputace:4
- Lokalita: Senec
- Systémové napětí: 48V
- Výkon panelů [Wp]: cca 16kWp
- Kapacita baterie [kWh]: 30kW Pb
- Bydliště: Blízko Senec, SVK
Re: Victron a HDO problem.
Ja mam tento problem stale, navyse mi to riadne skresluje statistiku.
Vcera som nahral najnovsi firmware do menicov v domnení, ze sa nieco zmeni k lepsiemu, bohuzial nic nove sa neudialo.
Tie hausnumera co haze pri merani musi rusit nejaky velmi silny signal, len neviem ci z mojej alebo DS siete.
Dnes v noci mi znicoho nic natocilo v danej hodine 160kWh odber zo siete, co je nemozne (prosím, vyhnite sa štipľavým poznámkam typu "pestovateľ marihuany"!!!)
Najviac sa obavam, aby to nebolo nieco chybne v menicoch, lebo ak externe meranie ET 340 prepnem na meranie interne, teda samotnu nabijacku/menič, nic nove sa neudeje a hausnumera hádže stále.
Niekedy to nespraví za 24h ani raz a inekedy v priebehu dna tych hausnumer je tam kopec.
Predpokladam, ze tento problem mam asi len ja, trva to vyse roka a asi nik iny sa s tym nestretol...
Skuste popradit, mozno nieco prehliadam, lebo uz nic ine ma nenapada...
Za kazdu radu budem vdacny!
Vcera som nahral najnovsi firmware do menicov v domnení, ze sa nieco zmeni k lepsiemu, bohuzial nic nove sa neudialo.
Tie hausnumera co haze pri merani musi rusit nejaky velmi silny signal, len neviem ci z mojej alebo DS siete.
Dnes v noci mi znicoho nic natocilo v danej hodine 160kWh odber zo siete, co je nemozne (prosím, vyhnite sa štipľavým poznámkam typu "pestovateľ marihuany"!!!)
Najviac sa obavam, aby to nebolo nieco chybne v menicoch, lebo ak externe meranie ET 340 prepnem na meranie interne, teda samotnu nabijacku/menič, nic nove sa neudeje a hausnumera hádže stále.
Niekedy to nespraví za 24h ani raz a inekedy v priebehu dna tych hausnumer je tam kopec.
Predpokladam, ze tento problem mam asi len ja, trva to vyse roka a asi nik iny sa s tym nestretol...
Skuste popradit, mozno nieco prehliadam, lebo uz nic ine ma nenapada...
Za kazdu radu budem vdacny!
Hybrid, 4x260Wp Amerisolar, 6x260Wp Mono CSun, 2x260Wp Aleo, 9x 230Wp JuliSolar, 32x Astronergy 245Wp, 3f-Victron Energy Multiplus 48/5000, 750 Ah trakčná, 800 Ah OPzV stacionarne, 3xMPPT Victron Energy 150/70-Tr, 1xMPPT Victron Energy 150/45-Tr, AC-out Coupling Fronius Symo 4.5-3-M
zatial vsetko vo výstavbe...
zatial vsetko vo výstavbe...
- Diablo1st
- Příspěvky: 2304
- Registrován: pon lis 01, 2021 7:41 pm
- Reputace:226
- Lokalita: MY, SR
- Výkon panelů [Wp]: 10200
- Kapacita baterie [kWh]: 28
- Bydliště: SR MY
Re: Victron a HDO problem.
To ti robí len keď je zopnuté HDO?
Victron ESS AC Coupling:
2,75kWp on-grid + 3,3kWp RS450/100 + 4,15kWp Fronius Primo 4.0.1 + MP2 5kVA + 2x 17x280Ah + JK BMS
2,75kWp on-grid + 3,3kWp RS450/100 + 4,15kWp Fronius Primo 4.0.1 + MP2 5kVA + 2x 17x280Ah + JK BMS
- Marcus81
- Příspěvky: 374
- Registrován: pát dub 28, 2017 8:05 pm
- Reputace:4
- Lokalita: Senec
- Systémové napětí: 48V
- Výkon panelů [Wp]: cca 16kWp
- Kapacita baterie [kWh]: 30kW Pb
- Bydliště: Blízko Senec, SVK
Re: Victron a HDO problem.
Nemam dvojtarif, takze neviem s presnostou povedat ze je to HDO, ale mam take podozrenie ze nieco v sieti musi kolovat.Diablo1st píše:To ti robí len keď je zopnuté HDO?
Ked si pozriem grafy, vacsinou tie hausnumera nabehnu na 1s ked menic prepne z bulk na passthru a opacne.
Hybrid, 4x260Wp Amerisolar, 6x260Wp Mono CSun, 2x260Wp Aleo, 9x 230Wp JuliSolar, 32x Astronergy 245Wp, 3f-Victron Energy Multiplus 48/5000, 750 Ah trakčná, 800 Ah OPzV stacionarne, 3xMPPT Victron Energy 150/70-Tr, 1xMPPT Victron Energy 150/45-Tr, AC-out Coupling Fronius Symo 4.5-3-M
zatial vsetko vo výstavbe...
zatial vsetko vo výstavbe...
- Marcus81
- Příspěvky: 374
- Registrován: pát dub 28, 2017 8:05 pm
- Reputace:4
- Lokalita: Senec
- Systémové napětí: 48V
- Výkon panelů [Wp]: cca 16kWp
- Kapacita baterie [kWh]: 30kW Pb
- Bydliště: Blízko Senec, SVK
Re: Victron a HDO problem.
Je to take divne a nechapem, co to moze robit?!
Hybrid, 4x260Wp Amerisolar, 6x260Wp Mono CSun, 2x260Wp Aleo, 9x 230Wp JuliSolar, 32x Astronergy 245Wp, 3f-Victron Energy Multiplus 48/5000, 750 Ah trakčná, 800 Ah OPzV stacionarne, 3xMPPT Victron Energy 150/70-Tr, 1xMPPT Victron Energy 150/45-Tr, AC-out Coupling Fronius Symo 4.5-3-M
zatial vsetko vo výstavbe...
zatial vsetko vo výstavbe...
- lzahradil
- Site Admin
- Příspěvky: 1089
- Registrován: ned srp 12, 2012 1:18 am
- Reputace:400
- Lokalita: blízko Plzně
- Systémové napětí: 48V
- Výkon panelů [Wp]: 5840
- Kapacita baterie [kWh]: 28
- Chci prodávat energii: NE
- Chci/Mám dotaci: NE
- Bydliště: CZ
Re: Victron a HDO problem.
Takový obrázek je zcela k ničemu. Nemůžeš si udělat výřez?
FVE 5,84kWp [Axpert 5048MK - LiFePO4 580Ah@48V (zatím) | 3x Axpert MSXE 2400W - NiCd 800Ah@24V]
- Marcus81
- Příspěvky: 374
- Registrován: pát dub 28, 2017 8:05 pm
- Reputace:4
- Lokalita: Senec
- Systémové napětí: 48V
- Výkon panelů [Wp]: cca 16kWp
- Kapacita baterie [kWh]: 30kW Pb
- Bydliště: Blízko Senec, SVK
Re: Victron a HDO problem.
Ved to je vyrez, ale ked to chcem dat do prilohy, tak mi pise ze je vacsi ako 6912 pix.
Neviem ako inak to tam dat vacsie !?
Neviem ako inak to tam dat vacsie !?
Hybrid, 4x260Wp Amerisolar, 6x260Wp Mono CSun, 2x260Wp Aleo, 9x 230Wp JuliSolar, 32x Astronergy 245Wp, 3f-Victron Energy Multiplus 48/5000, 750 Ah trakčná, 800 Ah OPzV stacionarne, 3xMPPT Victron Energy 150/70-Tr, 1xMPPT Victron Energy 150/45-Tr, AC-out Coupling Fronius Symo 4.5-3-M
zatial vsetko vo výstavbe...
zatial vsetko vo výstavbe...
- lzahradil
- Site Admin
- Příspěvky: 1089
- Registrován: ned srp 12, 2012 1:18 am
- Reputace:400
- Lokalita: blízko Plzně
- Systémové napětí: 48V
- Výkon panelů [Wp]: 5840
- Kapacita baterie [kWh]: 28
- Chci prodávat energii: NE
- Chci/Mám dotaci: NE
- Bydliště: CZ
Re: Victron a HDO problem.
Udělej si výřez, pak si třeba v malování otevři nový soubor, obsah zmenši na minimum a dej vložit výřez. Bude mít velikost toho výřezu.
Nebo ve fotkách Google, tam si to obřízneš rovnou.
Ty jsi vložil výřez do velikánského bílého obrázku.
Všechny 3 fotky jsem ti upravil.
Nebo ve fotkách Google, tam si to obřízneš rovnou.
Ty jsi vložil výřez do velikánského bílého obrázku.
Všechny 3 fotky jsem ti upravil.
FVE 5,84kWp [Axpert 5048MK - LiFePO4 580Ah@48V (zatím) | 3x Axpert MSXE 2400W - NiCd 800Ah@24V]
- Marcus81
- Příspěvky: 374
- Registrován: pát dub 28, 2017 8:05 pm
- Reputace:4
- Lokalita: Senec
- Systémové napětí: 48V
- Výkon panelů [Wp]: cca 16kWp
- Kapacita baterie [kWh]: 30kW Pb
- Bydliště: Blízko Senec, SVK
Re: Victron a HDO problem.
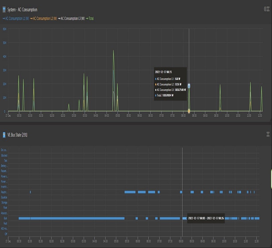
Dakujem za radu, tak este raz posielam graf.
Tie predošlé grafy prosím zmazať. Dakujem.
Tie predošlé grafy prosím zmazať. Dakujem.
Hybrid, 4x260Wp Amerisolar, 6x260Wp Mono CSun, 2x260Wp Aleo, 9x 230Wp JuliSolar, 32x Astronergy 245Wp, 3f-Victron Energy Multiplus 48/5000, 750 Ah trakčná, 800 Ah OPzV stacionarne, 3xMPPT Victron Energy 150/70-Tr, 1xMPPT Victron Energy 150/45-Tr, AC-out Coupling Fronius Symo 4.5-3-M
zatial vsetko vo výstavbe...
zatial vsetko vo výstavbe...
- PavelR
- Příspěvky: 3555
- Registrován: ned led 29, 2012 3:59 pm
- Reputace:265
- Lokalita: Žabčice
- Systémové napětí: 48V
- Výkon panelů [Wp]: 29139
- Kapacita baterie [kWh]: 65
- Chci prodávat energii: ANO
- Chci/Mám dotaci: NE
Re: Victron a HDO problem.
Nesmíš pěstovat tolik té marihuanyMarcus81 píše:Ja mam tento problem stale, navyse mi to riadne skresluje statistiku.
Vcera som nahral najnovsi firmware do menicov v domnení, ze sa nieco zmeni k lepsiemu, bohuzial nic nove sa neudialo.
Tie hausnumera co haze pri merani musi rusit nejaky velmi silny signal, len neviem ci z mojej alebo DS siete.
Dnes v noci mi znicoho nic natocilo v danej hodine 160kWh odber zo siete, co je nemozne (prosím, vyhnite sa štipľavým poznámkam typu "pestovateľ marihuany"!!!)
Najviac sa obavam, aby to nebolo nieco chybne v menicoch, lebo ak externe meranie ET 340 prepnem na meranie interne, teda samotnu nabijacku/menič, nic nove sa neudeje a hausnumera hádže stále.
Niekedy to nespraví za 24h ani raz a inekedy v priebehu dna tych hausnumer je tam kopec.
Predpokladam, ze tento problem mam asi len ja, trva to vyse roka a asi nik iny sa s tym nestretol...
Skuste popradit, mozno nieco prehliadam, lebo uz nic ine ma nenapada...
Za kazdu radu budem vdacny!
Teď vážně.
Když jsem toto řešil kdysi tak to dělalo doopravdu hodně. Něco jak ukazuješ ty.
Akurát bez těch hausnumer.
Dělá to i na ET340? jak tz výkonový špičky tak to na ET340 načte nesmyslnou spotřebu?
Působí to na mě jako by AD převodníky šli v tu chvíli nadoraz.
Moje letošní zkušenost s MPII 48/3000 (cca 65 3f instalací)
Někde to udělá 10x za měsíc. Někde jednou. - To je na dědině. Jedna instalace v Brně - několikrát za den.
Akorát jsem se ještě nesetkal s těma hausnumerama.
Z toho usuzuju že to interaguje ze sítí. Mnohdy je to znát i na hlučnosti. Někde měniče vyloženě řinčí i bez výkonu jinde jsou potichu.
Jediný co mě napadá - nemáš někoho se síťovým analyzátorem?
Nechat měřit alepoň sekundové údaje a zkusit chytnout čas kdy to udělá a mrknout do měření.
Analýza kvality sítě - flikr, napěťový a proudový harmonický atp.
Případně bych se zkusil zeptat p. Dvořáka z Neosolaru.
Kdo je online
Uživatelé procházející toto fórum: Claudebot [Bot]
