Solax X3 G4 Local API - WiFi Dongle
-
- Příspěvky: 8
- Registrován: pát zář 02, 2022 9:22 am
- Reputace: 2
Re: Solax X3 G4 Local API - WiFi Dongle
Která přesně verze firmware to podporuje to netuším, Solax to nikde neuvádí.
Nejrychlejší řešení je zkusit se připojit na IP pocketwifi a port 502. K tomu jde použít třeba telnet nebo putty na windows a nc na linuxu.
K telentu jde použít návod od seznamu, https://napoveda.seznam.cz/cz/jak-zapnout-telnet/ jak ho zapnout ve windows a pak jen v příkazovém řádku použít "telnet ip-adresa 502".
Pokud zmizí příkazový řádek a kurzor zůstane blikat na prázdném poli tak je port 502 otevřený. Pokud ale zůstane viset řádek Připojování k .... tak port není otevřený.
V takovém případě je třeba požádat o upgrade přímo u solaxu nebo přes dodavatele pocketwifi.
Jako test je otázka 2 minut i s instalací telnetu, to zabere nejvíc času.
edit: já mám firmware 3.001.02, zjistit to jde přihlášením přes web na lokální IP adresu pocketwifi. Novější mají login admin a heslo je seriové číslo donglu. Starší tuším měly admin/1111
Nejrychlejší řešení je zkusit se připojit na IP pocketwifi a port 502. K tomu jde použít třeba telnet nebo putty na windows a nc na linuxu.
K telentu jde použít návod od seznamu, https://napoveda.seznam.cz/cz/jak-zapnout-telnet/ jak ho zapnout ve windows a pak jen v příkazovém řádku použít "telnet ip-adresa 502".
Pokud zmizí příkazový řádek a kurzor zůstane blikat na prázdném poli tak je port 502 otevřený. Pokud ale zůstane viset řádek Připojování k .... tak port není otevřený.
V takovém případě je třeba požádat o upgrade přímo u solaxu nebo přes dodavatele pocketwifi.
Jako test je otázka 2 minut i s instalací telnetu, to zabere nejvíc času.
edit: já mám firmware 3.001.02, zjistit to jde přihlášením přes web na lokální IP adresu pocketwifi. Novější mají login admin a heslo je seriové číslo donglu. Starší tuším měly admin/1111
-
- Příspěvky: 6
- Registrován: pon říj 05, 2020 8:32 am
- Reputace: 0
Re: Solax X3 G4 Local API - WiFi Dongle
hulec píše:Hmm, tak po pročtení a prozkoumávání jsem nakonec tohle vzdal.
mít HACS v HA a nainstalovat integraci a restartovat HA.
Exportuje to i energy sensory který jdou použít v energy dashboardu.
Muzu poprosit nejake info co je mysleno tou integraci, idealne link pls ? Koukl bych se na to, diky.
EDIT: got it.
-
- Příspěvky: 8
- Registrován: pát zář 02, 2022 9:22 am
- Reputace: 2
Re: Solax X3 G4 Local API - WiFi Dongle
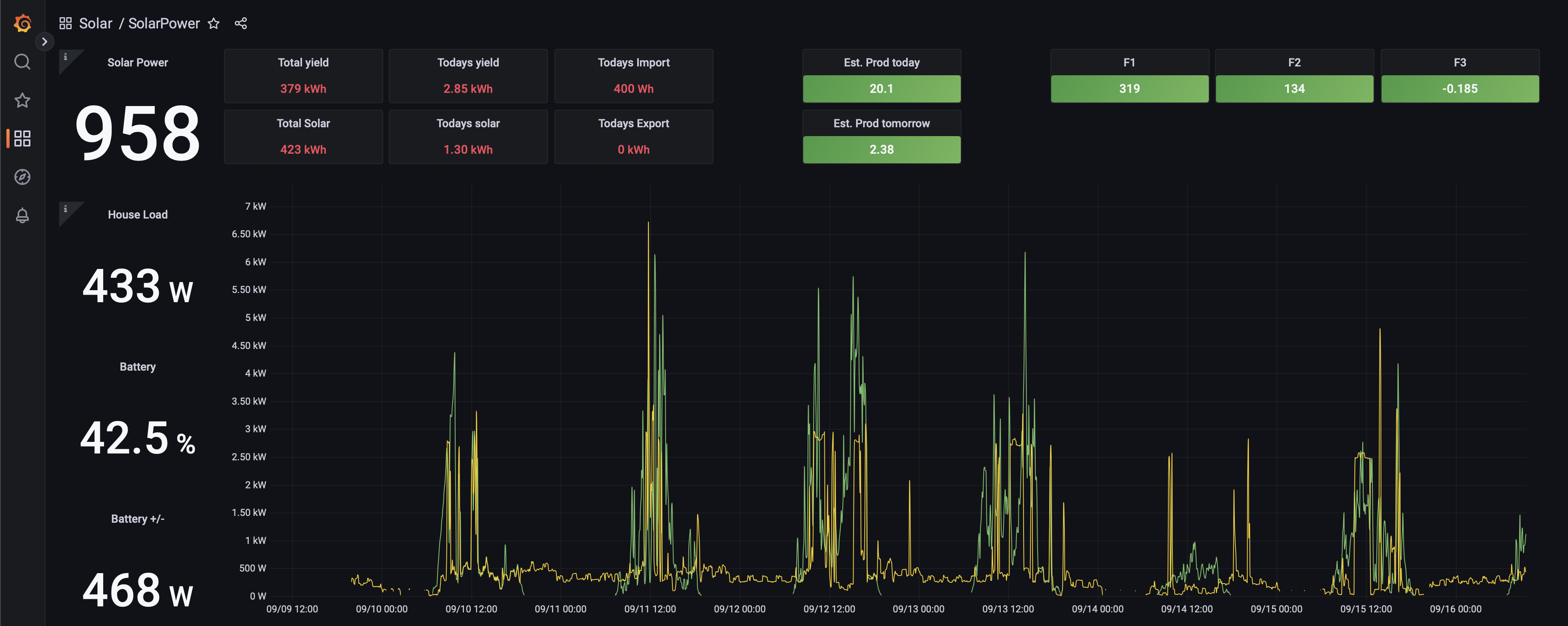
Určitě bych doporučil, pokud někdo používá Home Assistanta a k tomu nějakou integraci na vyčtení dat. Ať již přes Node-Red, nebo jiný jako třeba modbus integraci, aby využil i obyčejný "power flow card" která jde najít v komunitním obchodě.
Protože potom jde do HA vytvořit jednoduše i skoro kopie zobrazení ze solaxu, ale s tím že se překresluje podstatně rychej. Takhle to třeba vypadá u mne s překreslením co 5 vteřin.
Protože potom jde do HA vytvořit jednoduše i skoro kopie zobrazení ze solaxu, ale s tím že se překresluje podstatně rychej. Takhle to třeba vypadá u mne s překreslením co 5 vteřin.
- Přílohy
-
- solax.jpg (20.87 KiB) Zobrazeno 8659 x
- Dushanco
- Příspěvky: 2
- Registrován: úte zář 06, 2022 9:16 am
- Reputace: 0
Re: Solax X3 G4 Local API - WiFi Dongle
Zdar, Mam rovnaky firmware wifi dongle ako mas ty. Urobil som telnet test a port 502 by mal byt otvoreny. Cez to vsetko vsak neviem akymkolvek sposobom ziskat akykolvek string s hodnotami. Vzdy sa dostanem len na prihlasovaci web donglu. Je jedno ci to skusam z domacej siete s adresou typu 192.168...., alebo na wifi dongle a adresou 5.8.8.8. Vysledok je rovnaky. Dostanem sa na prihlasovaci web donglu s moznostou nastavit IP atd. ziadne real time data sa nekonaju. Mozem poprosit o nejaky hint ako postupovat? Vdakahulec píše:Která přesně verze firmware to podporuje to netuším, Solax to nikde neuvádí.
Nejrychlejší řešení je zkusit se připojit na IP pocketwifi a port 502. K tomu jde použít třeba telnet nebo putty na windows a nc na linuxu.
K telentu jde použít návod od seznamu, https://napoveda.seznam.cz/cz/jak-zapnout-telnet/ jak ho zapnout ve windows a pak jen v příkazovém řádku použít "telnet ip-adresa 502".
Pokud zmizí příkazový řádek a kurzor zůstane blikat na prázdném poli tak je port 502 otevřený. Pokud ale zůstane viset řádek Připojování k .... tak port není otevřený.
V takovém případě je třeba požádat o upgrade přímo u solaxu nebo přes dodavatele pocketwifi.
Jako test je otázka 2 minut i s instalací telnetu, to zabere nejvíc času.
edit: já mám firmware 3.001.02, zjistit to jde přihlášením přes web na lokální IP adresu pocketwifi. Novější mají login admin a heslo je seriové číslo donglu. Starší tuším měly admin/1111
-
- Příspěvky: 8
- Registrován: pát zář 02, 2022 9:22 am
- Reputace: 2
Re: Solax X3 G4 Local API - WiFi Dongle
Jak jsem psal: Pokud máte k tomu Home Assistanta.
Pokud Home Assistanta nemáš, tak to jsem nenašel žádný způsob jak modbus využít, pro laika jednoduše. No a protože modbus umožňuje i měnit parametry tak bych to rozhodně nezkoušel pokud nevím co dělám.
Pokud tedy používáš Home Assistant tak se použije Solax modbus integrace https://github.com/wills106/homeassistant-solax-modbus
A Home Assistant má výhodu i v tom že má doplňek Grafany a InfluxDB tak jdou data jednoduše exportovat do Grafany, pro dlouhodobý grafy.
I když je to systém na "chytrou domácnost" tak sehnat levně Raspberry Pi není takový problém, pokud člověk nemá jinou možnost instalace jako třeba starý vyřazený počítač. A použít to jen pro Solax. Je to i pojistka kdyby Solax odpojil ten jejich cloud, tak je to funkční lokálně.
Pokud Home Assistanta nemáš, tak to jsem nenašel žádný způsob jak modbus využít, pro laika jednoduše. No a protože modbus umožňuje i měnit parametry tak bych to rozhodně nezkoušel pokud nevím co dělám.
Pokud tedy používáš Home Assistant tak se použije Solax modbus integrace https://github.com/wills106/homeassistant-solax-modbus
A Home Assistant má výhodu i v tom že má doplňek Grafany a InfluxDB tak jdou data jednoduše exportovat do Grafany, pro dlouhodobý grafy.
I když je to systém na "chytrou domácnost" tak sehnat levně Raspberry Pi není takový problém, pokud člověk nemá jinou možnost instalace jako třeba starý vyřazený počítač. A použít to jen pro Solax. Je to i pojistka kdyby Solax odpojil ten jejich cloud, tak je to funkční lokálně.
- Dushanco
- Příspěvky: 2
- Registrován: úte zář 06, 2022 9:16 am
- Reputace: 0
Re: Solax X3 G4 Local API - WiFi Dongle
Skoro uplne presne si popisal preco sa snazim dolovat data zo solax menica localne. Home assistenta sice nemam, riadim domacnost pomocou homey. Pride mi to omnoho jednoduchsie co sa tyka integracie roznych zariadeni. Doteraz som zvladol integraciu prakticky cohokolvek co sa da nejako pripojit, ci uz kablom priamo, alebo netom. Solax mam pripojeny zatial iba cloudom. Ale to je uplne nevhodne na akukolvek automatizaciu a sluzi mi to iba ako pohlad na historicke statistiky. A druha vec je, ze ten cinsky cloud tiez jedneho dna klakne, ako si aj ty pisal.
Viem sa pripojit solax aplikaciou na solax cez wifi localne a tam real time data vidim s obnovovacou frekvenciou odhadujem nieco okolo 2 sekundy. Predpokladam, ze ak to nejaka aplikacia dokaze tahat z tohto zariadenia cez wifi, tak to musi ist aj bez tejto aplikacie. Ide len o to prist na to v akej forme a na akych adresach to do tej appky ide.
Momentalne som mimo domu, ale urobim este pokus, ze si cez vikend nainstalujem home asistenta a skusim to nejako integrovat tam. Ak pokus bude uspesny, tak su dve moznosti. Bud identifikovat v com je rozdiel, ked to niekde ide a niekde nie, alebo nechat HA bezat paralelne s homey a tahat data z HA do homey. Co by vo vysledku nemuselo byt tiez zle, kedze v planujem HA pouzit aj na nejaku formu dashboard, kedze v tomto je homey tiez pomerne limitovane. Ale to bude tiez zaujimave, lebo momentalne mam na tento ucel volne len jedno Banana Pi. Co je v principe nieco podobne ako Rassberry, len hardware je trosku limitovany. Ale kedze Banana Pi dokazem pripojit na dve siete sucasne, mohlo by to byt riesenie v pripade ze dokazem data zo solaxu dolovat len na localnej IP 5.8.8.8
Viem sa pripojit solax aplikaciou na solax cez wifi localne a tam real time data vidim s obnovovacou frekvenciou odhadujem nieco okolo 2 sekundy. Predpokladam, ze ak to nejaka aplikacia dokaze tahat z tohto zariadenia cez wifi, tak to musi ist aj bez tejto aplikacie. Ide len o to prist na to v akej forme a na akych adresach to do tej appky ide.
Momentalne som mimo domu, ale urobim este pokus, ze si cez vikend nainstalujem home asistenta a skusim to nejako integrovat tam. Ak pokus bude uspesny, tak su dve moznosti. Bud identifikovat v com je rozdiel, ked to niekde ide a niekde nie, alebo nechat HA bezat paralelne s homey a tahat data z HA do homey. Co by vo vysledku nemuselo byt tiez zle, kedze v planujem HA pouzit aj na nejaku formu dashboard, kedze v tomto je homey tiez pomerne limitovane. Ale to bude tiez zaujimave, lebo momentalne mam na tento ucel volne len jedno Banana Pi. Co je v principe nieco podobne ako Rassberry, len hardware je trosku limitovany. Ale kedze Banana Pi dokazem pripojit na dve siete sucasne, mohlo by to byt riesenie v pripade ze dokazem data zo solaxu dolovat len na localnej IP 5.8.8.8
-
- Příspěvky: 6
- Registrován: pon říj 05, 2020 8:32 am
- Reputace: 0
Re: Solax X3 G4 Local API - WiFi Dongle
hulec: to je prosimte v grafane ?
-
- Příspěvky: 8
- Registrován: pát zář 02, 2022 9:22 am
- Reputace: 2
Re: Solax X3 G4 Local API - WiFi Dongle
Ne, to je v home assistantu. V grafaně su amatér tak tam mám obyč grafy bez nějakýho hezkýho zobrazení. Tam mi jde o ty data samotný pro import/export.
-
- Příspěvky: 6
- Registrován: pon říj 05, 2020 8:32 am
- Reputace: 0
Re: Solax X3 G4 Local API - WiFi Dongle
U me zatim dashboard takto (InfluxDB, HomeAssistant, Grafana). Jeste to musim poladit, ale zacina se mi to libit.
-
- Příspěvky: 4
- Registrován: pon lis 22, 2021 9:39 am
- Reputace: 1
Re: Solax X3 G4 Local API - WiFi Dongle
Hmm, mám dongle 3.1, firmware 3.001.02 a když se pokusím připojit (putty), tak se restartuje měnič. To v případě, kdy se připojuji skrz domácí wifinu. Když se přepnu na wifinu donglu, tak telnet na 5.8.8.8 po chvíli skončí timeoutem...hulec píše:Nejrychlejší řešení je zkusit se připojit na IP pocketwifi a port 502. K tomu jde použít třeba telnet nebo putty na windows a nc na linuxu.

-
- Příspěvky: 4
- Registrován: pon lis 22, 2021 9:39 am
- Reputace: 1
Re: Solax X3 G4 Local API - WiFi Dongle
Už jsem to vyřešil - převodník RS485-USB z Hadexu za 49 Kč a data do kompu po drátech přímo z měničemartas.j píše:Hmm, mám dongle 3.1, firmware 3.001.02 a když se pokusím připojit (putty), tak se restartuje měnič. To v případě, kdy se připojuji skrz domácí wifinu. Když se přepnu na wifinu donglu, tak telnet na 5.8.8.8 po chvíli skončí timeoutem...

-
- Příspěvky: 8
- Registrován: pát zář 02, 2022 9:22 am
- Reputace: 2
Re: Solax X3 G4 Local API - WiFi Dongle
Jo co jsem zapoměl, v home assistantu je Energy dashboard. Po měsíci testu musím říct že je docela spolehlivý.
Pokud použijete modbus, jestli přes wifi nebo převodníkem, s doplňkem co jsem dal, tak stačí do Energy dashboardu doplnit ty "Today" hodnoty.
Pokud použijete modbus, jestli přes wifi nebo převodníkem, s doplňkem co jsem dal, tak stačí do Energy dashboardu doplnit ty "Today" hodnoty.
-
- Příspěvky: 1793
- Registrován: úte říj 12, 2021 10:43 am
- Reputace: 316
- Lokalita: Blízko Ústí nad Labem
- Systémové napětí: 48V
- Výkon panelů [Wp]: 10790
- Kapacita baterie [kWh]: 13
- Chci prodávat energii: NE
- Chci/Mám dotaci: NE
Re: Solax X3 G4 Local API - WiFi Dongle
Jo Energy dashboard je výborná věc, taky ho používám.
mobilní elektrárna 3x Uni-solar PVL-68 a Victron 75/15 MPPT
doma 3280 Wp JV, 3810 Wp JZ, 3690 Wp SZ, Easun SMW 8k (rebrandovaný MAX 8 kW), aku 13kWh 16s LiFePO4
doma 3280 Wp JV, 3810 Wp JZ, 3690 Wp SZ, Easun SMW 8k (rebrandovaný MAX 8 kW), aku 13kWh 16s LiFePO4
-
- Příspěvky: 38
- Registrován: pon pro 27, 2021 11:27 pm
- Reputace: 0
Re: Solax X3 G4 Local API - WiFi Dongle
Já mám Solax Hybrid X3 G3 a ten mi přes Homey funguje (zapojený napřímo přes utp do sítě) - cloud i modbus.Dushanco píše:Skoro uplne presne si popisal preco sa snazim dolovat data zo solax menica localne. Home assistenta sice nemam, riadim domacnost pomocou homey. Pride mi to omnoho jednoduchsie co sa tyka integracie roznych zariadeni. Doteraz som zvladol integraciu prakticky cohokolvek co sa da nejako pripojit, ci uz kablom priamo, alebo netom. Solax mam pripojeny zatial iba cloudom. Ale to je uplne nevhodne na akukolvek automatizaciu a sluzi mi to iba ako pohlad na historicke statistiky. A druha vec je, ze ten cinsky cloud tiez jedneho dna klakne, ako si aj ty pisal.
Viem sa pripojit solax aplikaciou na solax cez wifi localne a tam real time data vidim s obnovovacou frekvenciou odhadujem nieco okolo 2 sekundy. Predpokladam, ze ak to nejaka aplikacia dokaze tahat z tohto zariadenia cez wifi, tak to musi ist aj bez tejto aplikacie. Ide len o to prist na to v akej forme a na akych adresach to do tej appky ide.
Momentalne som mimo domu, ale urobim este pokus, ze si cez vikend nainstalujem home asistenta a skusim to nejako integrovat tam. Ak pokus bude uspesny, tak su dve moznosti. Bud identifikovat v com je rozdiel, ked to niekde ide a niekde nie, alebo nechat HA bezat paralelne s homey a tahat data z HA do homey. Co by vo vysledku nemuselo byt tiez zle, kedze v planujem HA pouzit aj na nejaku formu dashboard, kedze v tomto je homey tiez pomerne limitovane. Ale to bude tiez zaujimave, lebo momentalne mam na tento ucel volne len jedno Banana Pi. Co je v principe nieco podobne ako Rassberry, len hardware je trosku limitovany. Ale kedze Banana Pi dokazem pripojit na dve siete sucasne, mohlo by to byt riesenie v pripade ze dokazem data zo solaxu dolovat len na localnej IP 5.8.8.8
https://homey.app/en-us/app/com.msd.inv ... -Inverter/
Nicméně, nemám zkušenosti s G4 či jinými střídači.
FV pole - 10kWp (22ks Longi 450 Wp)
Měnič - SOLAX X3-Hybrid-10.0T (G3)
Baterie - 11.6kW (Triple Power LFP 5.8)
Řízení přebytků: Homey (https://homey.app)
Online dohled: Homey (mobilní aplikace & web) + Solax Cloud
Měnič - SOLAX X3-Hybrid-10.0T (G3)
Baterie - 11.6kW (Triple Power LFP 5.8)
Řízení přebytků: Homey (https://homey.app)
Online dohled: Homey (mobilní aplikace & web) + Solax Cloud
- Jindra48
- Příspěvky: 1
- Registrován: ned říj 09, 2022 11:23 pm
- Reputace: 0
Re: Solax X3 G4 Local API - WiFi Dongle
také se zatím marně pokouším o integraci Solaxu X3 G4 do HA. Port 502 mám otevřený na své wifi síti, ke které je střídač připojen a na portu 80 se připojím a přihlásím na www rozhraní, kde jsou základní informace o připojení. Našel jsem informaci:
"Modely invertorů s novějším firmwarem (a také ty, které používají zařízení jako PocketWifi) již nevystavují rozhraní API při připojení k vaší bezdrátové síti, ale nadále jej odhalují na svém vlastním vysílaném SSID. Pro použití tohoto senzoru je v tomto případě nutné nastavit reverzní proxy s něčím jako NGINX a použít Raspberry Pi (nebo podobné) se dvěma síťovými připojeními (jedno je Wi-Fi, které se připojuje k SSID měniče). "
připojil jsem tedy HA jen po lan a WIFI připojil k síti střídače, na adrese 5.8.8.8 se opět připojím na stejné rozhraní, ale HA se stále nechytá. Skenování portů ukáže otevřený jen port 80. Podařilo se to někomu vyřešit u nových střídačů dodaných přímo s PocketWifi ??
"Modely invertorů s novějším firmwarem (a také ty, které používají zařízení jako PocketWifi) již nevystavují rozhraní API při připojení k vaší bezdrátové síti, ale nadále jej odhalují na svém vlastním vysílaném SSID. Pro použití tohoto senzoru je v tomto případě nutné nastavit reverzní proxy s něčím jako NGINX a použít Raspberry Pi (nebo podobné) se dvěma síťovými připojeními (jedno je Wi-Fi, které se připojuje k SSID měniče). "
připojil jsem tedy HA jen po lan a WIFI připojil k síti střídače, na adrese 5.8.8.8 se opět připojím na stejné rozhraní, ale HA se stále nechytá. Skenování portů ukáže otevřený jen port 80. Podařilo se to někomu vyřešit u nových střídačů dodaných přímo s PocketWifi ??
-
- Příspěvky: 4
- Registrován: stř kvě 25, 2022 6:00 pm
- Reputace: 0
Re: Solax X3 G4 Local API - WiFi Dongle
Ahoj, HA integrace pres wifi ma bug, nefunguje propojeni (muzes si o tom precist tady: https://github.com/home-assistant/core/ ... 1238090136), melo by to jit snadno opravit zasahem do kodu. Integrace pres modbus by mela fungovat. Jinak, ja to resim vlastnim programem, ktery mi doluje data pres wifi pripojeni kazdych 5 sekund a posila do influxdb + grafana, navic k tomu mam vlastni dashborad primo pres web.
- Marlowe
- Příspěvky: 2
- Registrován: sob říj 15, 2022 6:23 pm
- Reputace: 0
Re: Solax X3 G4 Local API - WiFi Dongle
Dobrý večer,
mám střídač Solax X3 Hybrid G4 (firmware 3.005.01) a v něm Pocket WiFi v3.0 (firmware 3.001.02). Střídač je pomocí wi-fi viditelný v domácí síti LAN (DHCP mu přiřadil IP, která je "zatím" stále stejná). Na střídači jsou (dočasně) zakázané přetoky do DS.
Podle zdejších informací jsem nejprve zjistil, že mi funguje příkaz:
"curl -d "optType=ReadRealTimeData&pwd=password" -X POST http://ip_střídače
a vrací tohle:
{"sn":"SVMXXXXXX","ver":"3.005.01","type":14,"Data":[2309,2362,2238,12,15,12,145......."Information":[5.000,14,"H34A10I63XXXXXX",8,1.23,0.00,1.24,1.09,0.00,1]} - výsledek zkrácen
Pak jsem si nainstaloval na vyřazeném notebooku Oracle VM VirtualBox a v něm zprovoznil Home Assistant (podle tohoto zdroje : https://www.home-assistant.io/installation/windows/)
V Home Assistantu jsem doinstaloval HACS pomocí SSH. Pak v HACS vyhledal integraci "SolaX Inverter Modbus".
Inegraci SolaXu jsem nastavil na TCP/Ethernet a port (viz screen)
Home Assistant nalezl střídač včetně spousty entit (další screen)
Všechno hezky fungovalo i přes vlastní VPN až do včerejší půlnoci. Od té doby nechce Home Assistant zobrazovat žádné hodnoty střídače - píše že entity nejsou k dispozici. V nastavení integrace SolaX Inverter Modbus se u entit píše "není k dispozici" (v angličtině Unavailable) další screeny
Máte někdo ponětí, co s tím dál? Zkoušel jsem nahrát zpět zálohy Home Assistanta, ale integrace SolaXu je v nich taky nedostupná. Zkoušel jsem nový virtuální stroj HASS, ale taky bez úspěchu. Nemohl jsem třeba omylem přehodit nějaký přepínač v HASS...?
Dík za každou radu.
P.s.: příkaz curl stále vrací správně hodnoty střídače.
mám střídač Solax X3 Hybrid G4 (firmware 3.005.01) a v něm Pocket WiFi v3.0 (firmware 3.001.02). Střídač je pomocí wi-fi viditelný v domácí síti LAN (DHCP mu přiřadil IP, která je "zatím" stále stejná). Na střídači jsou (dočasně) zakázané přetoky do DS.
Podle zdejších informací jsem nejprve zjistil, že mi funguje příkaz:
"curl -d "optType=ReadRealTimeData&pwd=password" -X POST http://ip_střídače
a vrací tohle:
{"sn":"SVMXXXXXX","ver":"3.005.01","type":14,"Data":[2309,2362,2238,12,15,12,145......."Information":[5.000,14,"H34A10I63XXXXXX",8,1.23,0.00,1.24,1.09,0.00,1]} - výsledek zkrácen
Pak jsem si nainstaloval na vyřazeném notebooku Oracle VM VirtualBox a v něm zprovoznil Home Assistant (podle tohoto zdroje : https://www.home-assistant.io/installation/windows/)
V Home Assistantu jsem doinstaloval HACS pomocí SSH. Pak v HACS vyhledal integraci "SolaX Inverter Modbus".
Inegraci SolaXu jsem nastavil na TCP/Ethernet a port (viz screen)
Home Assistant nalezl střídač včetně spousty entit (další screen)
Všechno hezky fungovalo i přes vlastní VPN až do včerejší půlnoci. Od té doby nechce Home Assistant zobrazovat žádné hodnoty střídače - píše že entity nejsou k dispozici. V nastavení integrace SolaX Inverter Modbus se u entit píše "není k dispozici" (v angličtině Unavailable) další screeny
Máte někdo ponětí, co s tím dál? Zkoušel jsem nahrát zpět zálohy Home Assistanta, ale integrace SolaXu je v nich taky nedostupná. Zkoušel jsem nový virtuální stroj HASS, ale taky bez úspěchu. Nemohl jsem třeba omylem přehodit nějaký přepínač v HASS...?
Dík za každou radu.
P.s.: příkaz curl stále vrací správně hodnoty střídače.
-
- Příspěvky: 8
- Registrován: pát zář 02, 2022 9:22 am
- Reputace: 2
Re: Solax X3 G4 Local API - WiFi Dongle
Vykašli se na http v home assistantu. Dej pocketwifi normálně na síť, a nainstaluj si modbus integraci. Funguje i s novým pocketwifi.Jindra48 píše:také se zatím marně pokouším o integraci Solaxu X3 G4 do HA. Port 502 mám otevřený na své wifi síti, ke které je střídač připojen a na portu 80 se připojím a přihlásím na www rozhraní, kde jsou základní informace o připojení. Našel jsem informaci:
"Modely invertorů s novějším firmwarem (a také ty, které používají zařízení jako PocketWifi) již nevystavují rozhraní API při připojení k vaší bezdrátové síti, ale nadále jej odhalují na svém vlastním vysílaném SSID. Pro použití tohoto senzoru je v tomto případě nutné nastavit reverzní proxy s něčím jako NGINX a použít Raspberry Pi (nebo podobné) se dvěma síťovými připojeními (jedno je Wi-Fi, které se připojuje k SSID měniče). "
připojil jsem tedy HA jen po lan a WIFI připojil k síti střídače, na adrese 5.8.8.8 se opět připojím na stejné rozhraní, ale HA se stále nechytá. Skenování portů ukáže otevřený jen port 80. Podařilo se to někomu vyřešit u nových střídačů dodaných přímo s PocketWifi ??
Nezaktualizoval se ti doplněk v HACSu na verzi 0.6.4? Já jsem pořád na verzi 0.6.1 a vše funguje.Marlowe píše:Všechno hezky fungovalo i přes vlastní VPN až do včerejší půlnoci.
V každým případě by se hodil celý log
- Marlowe
- Příspěvky: 2
- Registrován: sob říj 15, 2022 6:23 pm
- Reputace: 0
Re: Solax X3 G4 Local API - WiFi Dongle
Ahoj,
vyhodil jsem integraci SolaX Modbus pryč z HACS a podle uživatele kiwi (https://homeassistant-cz.cz/viewtopic.php?p=4523) dal soubor se senzory do /config/sensors, přidal řádek do configuration.yaml a všechno jede jak potřebuji.
Aspoň konečně začínám rozumět tomu, čím se jednotlivé senzory krmí...
vyhodil jsem integraci SolaX Modbus pryč z HACS a podle uživatele kiwi (https://homeassistant-cz.cz/viewtopic.php?p=4523) dal soubor se senzory do /config/sensors, přidal řádek do configuration.yaml a všechno jede jak potřebuji.
Aspoň konečně začínám rozumět tomu, čím se jednotlivé senzory krmí...
- simec4
- Příspěvky: 1
- Registrován: pát lis 04, 2022 11:32 am
- Reputace: 0
Re: Solax X3 G4 Local API - WiFi Dongle
Dobrý den,karelt píše:Tohle se mi podařilo identifikovat a asi mi to stačí pro přehled co se děje online. Dal jsem si refresh po 5s.
bylo by mozne detailneji popsa, jak ziskam tyto informace?
Na mobilu, kdyz se pripojim mistne, tak informace vidim, ale opravdu netusim, jak se tam dostat tak, jak to mate udelano vy?
Musím neco programovat, jestli jo, tak jsem (_*_)
Kdo je online
Uživatelé prohlížející si toto fórum: Baidu [Spider], Claudebot [Bot] a 0 hostů