Balancer HA02
Souhrn tématu
Diskuze o balanceru HA02, který je určený pro 4 články s napětím od 2,4V do 12V a balancovacím proudem až 10A. Uživatelé sdílejí zkušenosti s jeho použitím na olověné i lithium baterie, řeší možnosti zapojení a jištění článků. V tématu se probírá i praktické využití balanceru v různých bateriových sestavách a porovnání s jinými BMS řešeními.
- vlkazajac
- R.I.P.
- Příspěvky: 3478
- Registrován: úte čer 11, 2013 10:40 pm
- Reputace:528
Re: Balancer HA02
Nabi riadne batérie, zmeraj poctivo kapacitu každej z nich a zoraď ich do dvojíc tak, aby si dostal 4 rovnaké batérie.
Potom ich zapoj podľa tejto schémy - to len ak máš jednoduché balancéry pre pár 12 V batérií. Ak máš H02, celá schéma balancérov z obrázka je v jedinom Tvojom balancéri. Potom je výhodné podľa beethovena použiť ich extra pre dve sady batérií v sérii, ale len v prípade, že sú batérie svojou kapacitou dosť vyrovnané. Ak nie sú, potom radšej s paralelnými prepojkami a s jedným alebo dvoma balancérmi H02. Tri paralelné prepojky môžeš ušetriť, obrázok je principiálne správny.
Potom ich zapoj podľa tejto schémy - to len ak máš jednoduché balancéry pre pár 12 V batérií. Ak máš H02, celá schéma balancérov z obrázka je v jedinom Tvojom balancéri. Potom je výhodné podľa beethovena použiť ich extra pre dve sady batérií v sérii, ale len v prípade, že sú batérie svojou kapacitou dosť vyrovnané. Ak nie sú, potom radšej s paralelnými prepojkami a s jedným alebo dvoma balancérmi H02. Tri paralelné prepojky môžeš ušetriť, obrázok je principiálne správny.
750 Wp, LS3024B, 18650 - 198P8S 30,4 V, Multiplus C 800 nonstop / všetky slabé spotrebiče
1950 Wp, 2 x LS3024B, VS2024N, olovo - 330 Ah / 24 V, Carspa 3000 sin deň / silné spotrebiče a ohrev TUV
5995 kWh za meničmi za posledné 2 roky.
1950 Wp, 2 x LS3024B, VS2024N, olovo - 330 Ah / 24 V, Carspa 3000 sin deň / silné spotrebiče a ohrev TUV
5995 kWh za meničmi za posledné 2 roky.
- FíraD
- Příspěvky: 177
- Registrován: pon dub 16, 2018 7:46 pm
- Reputace:23
Re: Balancer HA02
Ahoj.
Mám to taky zapojené serioparalel. Zhruba dle schématu nahoře, jen nevím proč tři balancery, Já na tom mám jen jeden, je na 4 články.
Mám to taky zapojené serioparalel. Zhruba dle schématu nahoře, jen nevím proč tři balancery, Já na tom mám jen jeden, je na 4 články.
- vlkazajac
- R.I.P.
- Příspěvky: 3478
- Registrován: úte čer 11, 2013 10:40 pm
- Reputace:528
Re: Balancer HA02
Pripravil som si k odpovedi schému s jednoduchšími balancérmi, ktoré používam. Sú len pre balancovanie dvoch batérií. Keď som to odoslal, uvedomil som si, že je reč o balancéri H02, ktorý je na 4 x 12 V, teda pre systém 48 V. Jeden tento balancér nahradí 3 jednoduché, na ktoré je upatlaná moja schéma. Pretože principiálne je to to isté riešenie, už som to neaktualizoval.
750 Wp, LS3024B, 18650 - 198P8S 30,4 V, Multiplus C 800 nonstop / všetky slabé spotrebiče
1950 Wp, 2 x LS3024B, VS2024N, olovo - 330 Ah / 24 V, Carspa 3000 sin deň / silné spotrebiče a ohrev TUV
5995 kWh za meničmi za posledné 2 roky.
1950 Wp, 2 x LS3024B, VS2024N, olovo - 330 Ah / 24 V, Carspa 3000 sin deň / silné spotrebiče a ohrev TUV
5995 kWh za meničmi za posledné 2 roky.
- dvsdavid
- Příspěvky: 7
- Registrován: ned lis 04, 2012 5:34 pm
- Reputace:0
Re: Balancer HA02
Ahoj,vlkazajac píše:Nabi riadne batérie, zmeraj poctivo kapacitu každej z nich a zoraď ich do dvojíc tak, aby si dostal 4 rovnaké batérie.
Potom ich zapoj podľa tejto schémy - to len ak máš jednoduché balancéry pre pár 12 V batérií. Ak máš H02, celá schéma balancérov z obrázka je v jedinom Tvojom balancéri. Potom je výhodné podľa beethovena použiť ich extra pre dve sady batérií v sérii, ale len v prípade, že sú batérie svojou kapacitou dosť vyrovnané. Ak nie sú, potom radšej s paralelnými prepojkami a s jedným alebo dvoma balancérmi H02. Tri paralelné prepojky môžeš ušetriť, obrázok je principiálne správny.
Zapoj ty paralerne baterie k sobe a ty se napěťové k sobe srovnají a balancuj jenom ty zapojené do série. Takže jeden balancer by měl stačit.
- mmv
- Příspěvky: 225
- Registrován: úte dub 13, 2021 10:45 pm
- Reputace:24
- Lokalita: východ Prahy
- Systémové napětí: 48V
- Výkon panelů [Wp]: 13500
- Kapacita baterie [kWh]: 20
- Chci prodávat energii: NE
- Chci/Mám dotaci: NE
Re: Balancer HA02
ahoj
používá někdo tyto balancery i na LIFEPO4 ??
přemýšlím o přechodu z olova a rád bych využil to co doma je
používá někdo tyto balancery i na LIFEPO4 ??
přemýšlím o přechodu z olova a rád bych využil to co doma je
9900Wp 6×ESM-450H, 6×UL-450M-144HV 8×VDS-S144 zzj 15°, 3600Wp 8×AS-6m144VV vvs 30° 2× Epever 4415, 1×Easun 8048, Axpert king 5kW, 240Ah staré olovo, 450Ah LI-ION mivvyenergy.cz
- lubos
- Příspěvky: 40
- Registrován: pon říj 24, 2011 11:15 pm
- Reputace:3
Re: Balancer HA02
Zdravím. Dokáže někdo objasnit, proč nezapojovat balancer podle druhého zapojení? Na 12V bateriích 2S/3P mám takto zapojeno (HA01) a funguje . Díky.
- cipis
- Moderátor
- Příspěvky: 6952
- Registrován: pon srp 16, 2021 9:31 pm
- Reputace:979
- Lokalita: blízko Brna
- Systémové napětí: 24V
- Výkon panelů [Wp]: 13+ kWp
- Kapacita baterie [kWh]: 40+26
- Chci prodávat energii: NE
- Chci/Mám dotaci: NE
- Bydliště: blízko Brna
Re: Balancer HA02
Zkus si představit, co se stane, když půjde jedna baterka do zkratu ...
16+ kWp: 9850 Wp Jih, 2040 Wp Východ, 1490 Wp Západ, 2700 Wp mikroinvertory
Regulátory Epever a Victron
MP 24/5000 + Deye mikroinvertory 1+2,2 kW (můj byt + máti byt)
MP 24/1200 inet, sit, kamery atd.
Phoenix 24/5000 vytěžování do akumulačních kamen
Epever 3kW vytěžování do bojlerů + žebříky
1 kW "nabíječka" 24 V
40+ kWh staré olovo 26+ kWh Li-Ion
několik dalších MP jako záložní zdroje na různých místech
Modře píši jako moderátor, černě jako člen.
Regulátory Epever a Victron
MP 24/5000 + Deye mikroinvertory 1+2,2 kW (můj byt + máti byt)
MP 24/1200 inet, sit, kamery atd.
Phoenix 24/5000 vytěžování do akumulačních kamen
Epever 3kW vytěžování do bojlerů + žebříky
1 kW "nabíječka" 24 V
40+ kWh staré olovo 26+ kWh Li-Ion
několik dalších MP jako záložní zdroje na různých místech
Modře píši jako moderátor, černě jako člen.
- kodl69
- Příspěvky: 8342
- Registrován: sob črc 19, 2014 8:56 pm
- Reputace:1069
- Lokalita: severně od Brna
- Systémové napětí: 48V
- Výkon panelů [Wp]: 8kWp
- Kapacita baterie [kWh]: 12kWh
- Chci prodávat energii: NE
- Chci/Mám dotaci: NE
Re: Balancer HA02
mám takhle propojený 40+40+90Ah winstony, už víc než 5 let. A asi nejsem sám. A mám je natvrdo spojený u + i u - polu.
ostrov skoro 8kWp neustále ve stádiu zrodu: smartshunt(ex WBJR), MPPT150/45, MPPT 250/100(ex midnitesolar 150 clasic lite), 16S a různě P cca 340Ah Winston, MP II 5000,( ex Powerjack 8kW, ex samodomo cca 4kW). 48V DC rozvody a spotřebiče.
- lubos
- Příspěvky: 40
- Registrován: pon říj 24, 2011 11:15 pm
- Reputace:3
Re: Balancer HA02
O jištění ani tak nejde. na propoje se dájí použít pojistky. Jde o balancer, zda bude fungovat stejně v obou zapojeních.
- cipis
- Moderátor
- Příspěvky: 6952
- Registrován: pon srp 16, 2021 9:31 pm
- Reputace:979
- Lokalita: blízko Brna
- Systémové napětí: 24V
- Výkon panelů [Wp]: 13+ kWp
- Kapacita baterie [kWh]: 40+26
- Chci prodávat energii: NE
- Chci/Mám dotaci: NE
- Bydliště: blízko Brna
Re: Balancer HA02
No ale ta druhá varianta se od té první liší právě jen tím jištěním ...
16+ kWp: 9850 Wp Jih, 2040 Wp Východ, 1490 Wp Západ, 2700 Wp mikroinvertory
Regulátory Epever a Victron
MP 24/5000 + Deye mikroinvertory 1+2,2 kW (můj byt + máti byt)
MP 24/1200 inet, sit, kamery atd.
Phoenix 24/5000 vytěžování do akumulačních kamen
Epever 3kW vytěžování do bojlerů + žebříky
1 kW "nabíječka" 24 V
40+ kWh staré olovo 26+ kWh Li-Ion
několik dalších MP jako záložní zdroje na různých místech
Modře píši jako moderátor, černě jako člen.
Regulátory Epever a Victron
MP 24/5000 + Deye mikroinvertory 1+2,2 kW (můj byt + máti byt)
MP 24/1200 inet, sit, kamery atd.
Phoenix 24/5000 vytěžování do akumulačních kamen
Epever 3kW vytěžování do bojlerů + žebříky
1 kW "nabíječka" 24 V
40+ kWh staré olovo 26+ kWh Li-Ion
několik dalších MP jako záložní zdroje na různých místech
Modře píši jako moderátor, černě jako člen.
- lubos
- Příspěvky: 40
- Registrován: pon říj 24, 2011 11:15 pm
- Reputace:3
Re: Balancer HA02
A ještě těma paralelníma propojema, na spodním obrázku.
- cipis
- Moderátor
- Příspěvky: 6952
- Registrován: pon srp 16, 2021 9:31 pm
- Reputace:979
- Lokalita: blízko Brna
- Systémové napětí: 24V
- Výkon panelů [Wp]: 13+ kWp
- Kapacita baterie [kWh]: 40+26
- Chci prodávat energii: NE
- Chci/Mám dotaci: NE
- Bydliště: blízko Brna
Re: Balancer HA02
Kterýma? Plusy v obou případech jsou spojené dohromady, nahoře přes 3 pojistky, dole přes červený čtvereček, který beru jako místo připojení balancéru (spolu s hlavním plus a mínus).
16+ kWp: 9850 Wp Jih, 2040 Wp Východ, 1490 Wp Západ, 2700 Wp mikroinvertory
Regulátory Epever a Victron
MP 24/5000 + Deye mikroinvertory 1+2,2 kW (můj byt + máti byt)
MP 24/1200 inet, sit, kamery atd.
Phoenix 24/5000 vytěžování do akumulačních kamen
Epever 3kW vytěžování do bojlerů + žebříky
1 kW "nabíječka" 24 V
40+ kWh staré olovo 26+ kWh Li-Ion
několik dalších MP jako záložní zdroje na různých místech
Modře píši jako moderátor, černě jako člen.
Regulátory Epever a Victron
MP 24/5000 + Deye mikroinvertory 1+2,2 kW (můj byt + máti byt)
MP 24/1200 inet, sit, kamery atd.
Phoenix 24/5000 vytěžování do akumulačních kamen
Epever 3kW vytěžování do bojlerů + žebříky
1 kW "nabíječka" 24 V
40+ kWh staré olovo 26+ kWh Li-Ion
několik dalších MP jako záložní zdroje na různých místech
Modře píši jako moderátor, černě jako člen.
- lubos
- Příspěvky: 40
- Registrován: pon říj 24, 2011 11:15 pm
- Reputace:3
Re: Balancer HA02
Jo to jsou. Ale pokud budu tahat z baterek třeba 100A, tak přes ty pojistky to nepoteče. Předpokládám že na spodním obrázku je to propojeno silově. Funkční to bude podle mě obojí ,přemýšlím jen nad rozdílem . Např. třeba že v jednom zapojení se bude balancovat rychleji než v druhém. Nebo tak něco. Nebo zda to nemá vůbec význam a je to naprosto jedno.
- cipis
- Moderátor
- Příspěvky: 6952
- Registrován: pon srp 16, 2021 9:31 pm
- Reputace:979
- Lokalita: blízko Brna
- Systémové napětí: 24V
- Výkon panelů [Wp]: 13+ kWp
- Kapacita baterie [kWh]: 40+26
- Chci prodávat energii: NE
- Chci/Mám dotaci: NE
- Bydliště: blízko Brna
Re: Balancer HA02
Vždyť píšu, že je tam rozdíl jen a pouze v tom jištění. Vzhledem k proudu balancování je to úplně jedno, funkce je úplně stejné, principiálně tam není rozdíl. Pokud se podaří stejné délky kabelů i ve druhém případě, tak nebudou drobné rozdíly v napětí ani tam.
Jen v prvním případě, když se ti zkratnou články v nějaké baterii, tak ty paralelně připojené (přes pojistky) do ní natlačí jen proud těch pojistek, takže ty se spálí a tím se to odpojí. V druhém sledu zaberou pak pojistky na těch hlavních větvích, protože se celé další stringy budou snažit všechno narvat do toho stringu, co má najednou o baterii menší napětí.
Ve druhém případě, když dojde na zkratu na jedné z baterek, tak ta paralelně natvrdo připojená do ní napere všechno, co půjde, takže se nejspíš odvaří též. Pojistky na stringu možná ani moc nestihnou zabrat, protože tím sekundárně zkratovaným článkem se srovná napětí a celý ten string nebude mít důvod rvat do toho druhého.
Jen v prvním případě, když se ti zkratnou články v nějaké baterii, tak ty paralelně připojené (přes pojistky) do ní natlačí jen proud těch pojistek, takže ty se spálí a tím se to odpojí. V druhém sledu zaberou pak pojistky na těch hlavních větvích, protože se celé další stringy budou snažit všechno narvat do toho stringu, co má najednou o baterii menší napětí.
Ve druhém případě, když dojde na zkratu na jedné z baterek, tak ta paralelně natvrdo připojená do ní napere všechno, co půjde, takže se nejspíš odvaří též. Pojistky na stringu možná ani moc nestihnou zabrat, protože tím sekundárně zkratovaným článkem se srovná napětí a celý ten string nebude mít důvod rvat do toho druhého.
16+ kWp: 9850 Wp Jih, 2040 Wp Východ, 1490 Wp Západ, 2700 Wp mikroinvertory
Regulátory Epever a Victron
MP 24/5000 + Deye mikroinvertory 1+2,2 kW (můj byt + máti byt)
MP 24/1200 inet, sit, kamery atd.
Phoenix 24/5000 vytěžování do akumulačních kamen
Epever 3kW vytěžování do bojlerů + žebříky
1 kW "nabíječka" 24 V
40+ kWh staré olovo 26+ kWh Li-Ion
několik dalších MP jako záložní zdroje na různých místech
Modře píši jako moderátor, černě jako člen.
Regulátory Epever a Victron
MP 24/5000 + Deye mikroinvertory 1+2,2 kW (můj byt + máti byt)
MP 24/1200 inet, sit, kamery atd.
Phoenix 24/5000 vytěžování do akumulačních kamen
Epever 3kW vytěžování do bojlerů + žebříky
1 kW "nabíječka" 24 V
40+ kWh staré olovo 26+ kWh Li-Ion
několik dalších MP jako záložní zdroje na různých místech
Modře píši jako moderátor, černě jako člen.
- lubos
- Příspěvky: 40
- Registrován: pon říj 24, 2011 11:15 pm
- Reputace:3
Re: Balancer HA02
Dík za odpovědi. Omlouvám se za čas strávený skoro zbytečně. Třeba to ale pomůže i někomu dalšímu. Jen mi to vrtalo hlavou zda v tom ještě není nějaký rozdíl.
- vata
- Příspěvky: 1407
- Registrován: pon zář 12, 2011 11:32 am
- Reputace:93
Re: Balancer HA02
Hmm, já taky... Ne sice jednotlivé články, ale konce obou baterií, což je snad o něco málo bezpečnější ale neuklidňuje mě to úplně. Pojistky na každé baterice by to chtělo... Po tolika letech už bych měla baterky rozebrat, očistit od myšinců, změřit a dát jim extra jištění. No ale v téhle zimě se mi do toho teda nechce :/ Minulý týden jsem ve sklepě vyměňovala v serveru sata kablíky, a by tak ztuhlé, že jak jsem se s nima mordovala, tak pár s těmi zobáčky i poškodila. 35mm kabely od baterek budou v tomhle počasí jak ze železa...kodl69 píše:mám takhle propojený 40+40+90Ah winstony, už víc než 5 let. A asi nejsem sám. A mám je natvrdo spojený u + i u - polu.
No ale po dlouhé do době jsem změřila jednotlivá napětí článků, a ani po těch letech (8?) žádná výrazná změna. Tekl do nich zrovna dost vysoký proud kolem 80A, a všechny se zdály být pěkně v lati.
Inteligentní ostrov - www.vati.cz
- kodl69
- Příspěvky: 8342
- Registrován: sob črc 19, 2014 8:56 pm
- Reputace:1069
- Lokalita: severně od Brna
- Systémové napětí: 48V
- Výkon panelů [Wp]: 8kWp
- Kapacita baterie [kWh]: 12kWh
- Chci prodávat energii: NE
- Chci/Mám dotaci: NE
Re: Balancer HA02
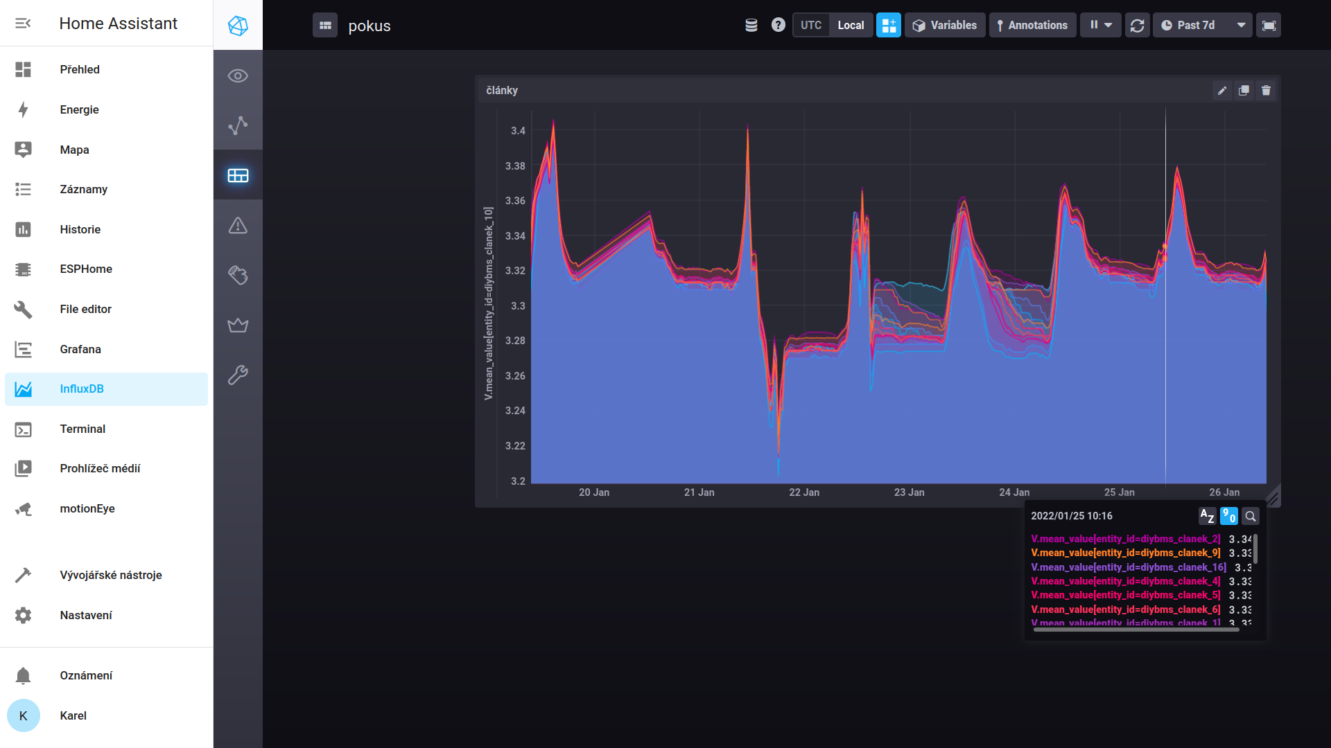
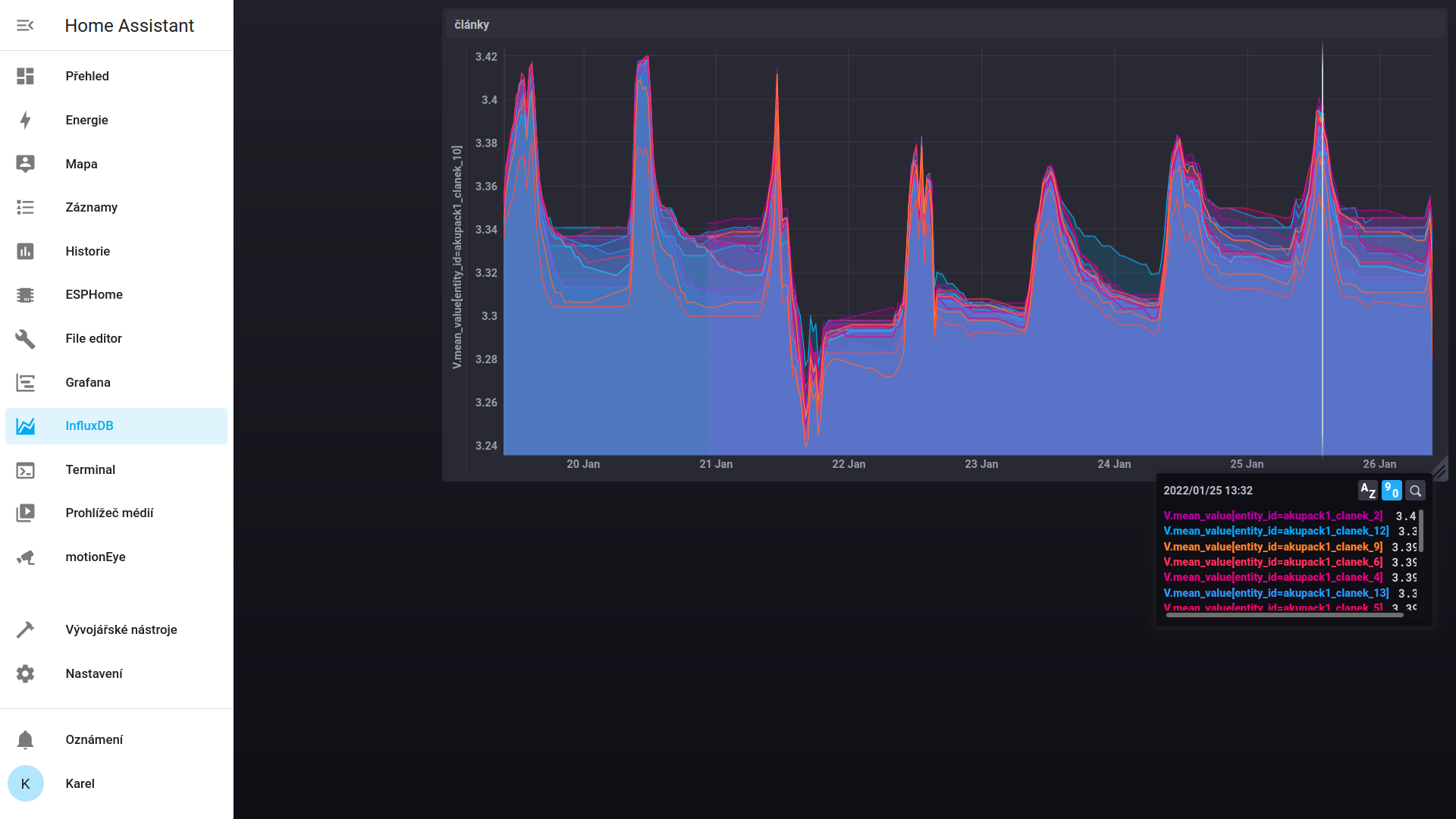
takhle vypadají články starý 20 let: Než dojde k vyděšení, doporučuju se podívat na pravou stranu, a to na rozmezí napětí: 3.2V až 3.4V přes celej graf.
a takhle 5 let: Diybms + homeasistant s influxdb. Část rozdílů je daná nepřesnou kalibrací měření , a vůbec nepřesností měření, ale to, jak jeden článek v jedné i druhé baterce jde první nahoru, je daný jeho menší kapacitou...
a takhle 5 let: Diybms + homeasistant s influxdb. Část rozdílů je daná nepřesnou kalibrací měření , a vůbec nepřesností měření, ale to, jak jeden článek v jedné i druhé baterce jde první nahoru, je daný jeho menší kapacitou...
ostrov skoro 8kWp neustále ve stádiu zrodu: smartshunt(ex WBJR), MPPT150/45, MPPT 250/100(ex midnitesolar 150 clasic lite), 16S a různě P cca 340Ah Winston, MP II 5000,( ex Powerjack 8kW, ex samodomo cca 4kW). 48V DC rozvody a spotřebiče.
- Ludom78
- Příspěvky: 11
- Registrován: sob čer 12, 2021 1:23 pm
- Reputace:-3
- Bydliště: CZ/SK
Re: Balancer HA02
Ahojte,
idem si k vám po radu. Ostali mi 5Ah/12 V baterky z KO UPSky. Mám 10 šachiet po 8 baterkách v sérii. Potrebujem ich upraviť na 24 V výstup pre použitie v dcérinom obytňáku. Bude tam hybrid invertor s 24V výstupom na baterky, 1000W z panelov a 2400W do siete
Otázka znie, ako vyriešiť Balancer/BMSku do jednotlivých šachiet k článkom (HA01?) ? Chcem poskladať šachty paralelne do 24V rozvodu.
Ďakujem za cenné rady.
idem si k vám po radu. Ostali mi 5Ah/12 V baterky z KO UPSky. Mám 10 šachiet po 8 baterkách v sérii. Potrebujem ich upraviť na 24 V výstup pre použitie v dcérinom obytňáku. Bude tam hybrid invertor s 24V výstupom na baterky, 1000W z panelov a 2400W do siete
Otázka znie, ako vyriešiť Balancer/BMSku do jednotlivých šachiet k článkom (HA01?) ? Chcem poskladať šachty paralelne do 24V rozvodu.
Ďakujem za cenné rady.
Kdo je online
Uživatelé procházející toto fórum: Claudebot [Bot]
