Vysoké napětí v GRID síti
Souhrn tématu
Uživatelé diskutují o vysokém napětí v distribuční síti, které často dosahuje až 250 V, což může negativně ovlivnit životnost klasických žárovek a některých spotřebičů. V okolí s velkým množstvím fotovoltaických elektráren napětí v síti stoupá, zejména přes den, což je pro některé zařízení problém. Někteří uživatelé doporučují nastavit měniče na nižší napětí nebo použít přímotop jako jednoduchý způsob vyrovnání napětí. Celkově je situace v normě, ale vyvolává diskuzi o dopadech na domácí elektrospotřebiče.
- tomas
- Příspěvky: 2579
- Registrován: pon bře 07, 2011 11:05 am
- Reputace:243
- Bydliště: Třinec
Re: napatie v DS
Zákazníci chtějí často dotaci a ta je podmíněna připojením zdroje k síti. A nejde jen o tu dodávku, ale i o zničené spotřebiče a platby za službu (distribuci) která má mizernou kvalitu.
Chci elektrárnu s licencí a s prodejem přebytků nebo komunitní výměnou energie: ANO
- mypower.cz
- R.I.P.
- Příspěvky: 4895
- Registrován: pát bře 04, 2011 11:36 am
- Reputace:522
Re: napatie v DS
To je ale už na rozhodnutí (alébrž blbosti) zákazníků jestli chtějí energii lokálně spotřebovat a mít klid, nebo mít sraní s distribuční sítí. Každému co jeho jest.
Zničené spotřebiče se pochopitelně dají řešit, jak jsem psal výše, odpojením od sítě a soběstačností. Nebo samozřejmě i nesamostatností, ale odpovídajícím měničem, který napětí srovná. Každý jak si vybere. To už je na každém, kdo co chce.
Proč lidi litovat za vypálené spotřebiče nebo problémy s distributorem, nebo se nad tím vůbec pozastavovat, když řešení existuje. To je jak litovat někoho kdo neustále skáče do zdi i přes to, že mu byla dána rada. No ať si skáče, kdyź chce.
Zničené spotřebiče se pochopitelně dají řešit, jak jsem psal výše, odpojením od sítě a soběstačností. Nebo samozřejmě i nesamostatností, ale odpovídajícím měničem, který napětí srovná. Každý jak si vybere. To už je na každém, kdo co chce.
Proč lidi litovat za vypálené spotřebiče nebo problémy s distributorem, nebo se nad tím vůbec pozastavovat, když řešení existuje. To je jak litovat někoho kdo neustále skáče do zdi i přes to, že mu byla dána rada. No ať si skáče, kdyź chce.
- rottenkiwi
- Příspěvky: 5451
- Registrován: pát úno 13, 2015 2:24 pm
- Reputace:287
- Lokalita: SO, SK
- Bydliště: SO, SK
Re: napatie v DS
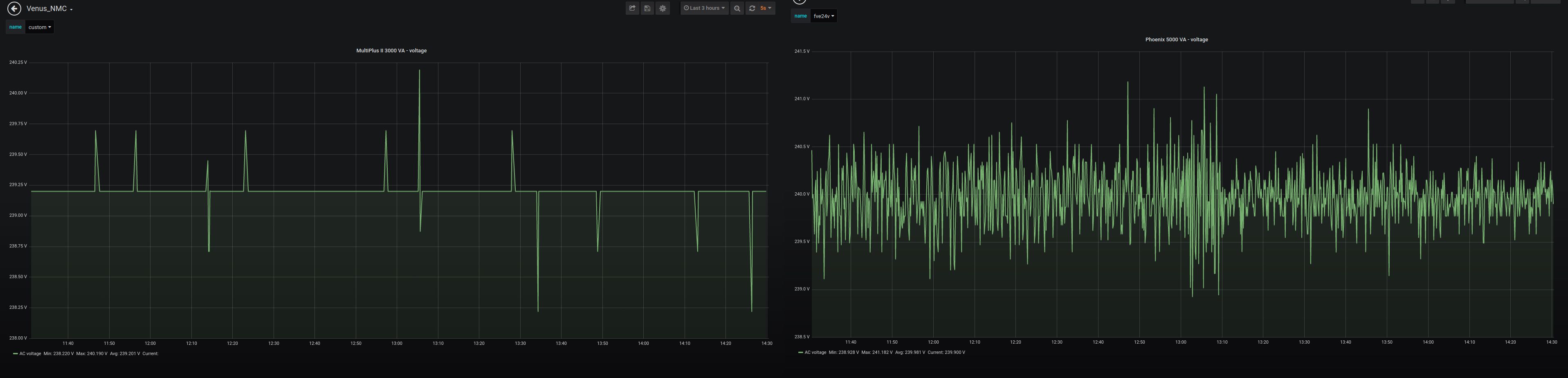
Sme na fóre, kde dosť ľudí má ostrovné systémy.
Ja mám na DS napatie cez deň okolo 235 až 239 V.
Ale toto napatie ma zaujíma max. v noci, keď hlásia na druhý deň búrky
alebo silný vietor, tak v noci zapínam nabíjačky LiFE a NMC,
aby v prípade výpadku som neostal bez energie v baterkách.
Ináč mám stále napatie z Victronu MultiPlus 3000 VA / 48 V - vľavo na grafe
a z Victronu Phoenix 5000 VA - vpravo na grafe. To je relatívne stabilnejšie
a aj príp. prepätie je tam ošetrené prepäťovkami Kiwa / DEHN.
Ja mám na DS napatie cez deň okolo 235 až 239 V.
Ale toto napatie ma zaujíma max. v noci, keď hlásia na druhý deň búrky
alebo silný vietor, tak v noci zapínam nabíjačky LiFE a NMC,
aby v prípade výpadku som neostal bez energie v baterkách.
Ináč mám stále napatie z Victronu MultiPlus 3000 VA / 48 V - vľavo na grafe
a z Victronu Phoenix 5000 VA - vpravo na grafe. To je relatívne stabilnejšie
a aj príp. prepätie je tam ošetrené prepäťovkami Kiwa / DEHN.
- tomas
- Příspěvky: 2579
- Registrován: pon bře 07, 2011 11:05 am
- Reputace:243
- Bydliště: Třinec
Re: napatie v DS
Bohužel ne každý může mít ostrov zvláště v zimě a potom jsou takový kterým by nestačilo nainstalovat ani 30kW, dále firmy atd... V paneláku si sice mohu dát panel na balkón pokud není na sever, ale těžko by z toho byl celoroční ostrov.mypower.cz píše:To je ale už na rozhodnutí (alébrž blbosti) zákazníků jestli chtějí energii lokálně spotřebovat a mít klid, nebo mít sraní s distribuční sítí. Každému co jeho jest.
Zničené spotřebiče se pochopitelně dají řešit, jak jsem psal výše, odpojením od sítě a soběstačností. Nebo samozřejmě i nesamostatností, ale odpovídajícím měničem, který napětí srovná. Každý jak si vybere. To už je na každém, kdo co chce.
Proč lidi litovat za vypálené spotřebiče nebo problémy s distributorem, nebo se nad tím vůbec pozastavovat, když řešení existuje. To je jak litovat někoho kdo neustále skáče do zdi i přes to, že mu byla dána rada. No ať si skáče, kdyź chce.
Chci elektrárnu s licencí a s prodejem přebytků nebo komunitní výměnou energie: ANO
- jahodovák
- Příspěvky: 2052
- Registrován: ned dub 02, 2017 3:45 pm
- Reputace:235
- Lokalita: podhůří Orlických hor
- Výkon panelů [Wp]: 7500
- Chci prodávat energii: NE
- Chci/Mám dotaci: NE
Re: napatie v DS
Ale můžeš mít dva systémy,jeden z DS a druhý z fotovoltaiky,případně solární UPS a když nesvítí dobíjet ze sítě...
7,5kWp-
aexpert max 8 kw,power jack 10 kw a cca 45kW LIFE A LION
aexpert max 8 kw,power jack 10 kw a cca 45kW LIFE A LION
- mypower.cz
- R.I.P.
- Příspěvky: 4895
- Registrován: pát bře 04, 2011 11:36 am
- Reputace:522
Re: napatie v DS
Ale může. A kdo píše o celoročním ostrovu? Tŕeba to co já mám na chatě, na to zapomeň. To je extrém. Já se bavím o normálním provozu. Ne o drcení se za každou cenu. Je otázka jak moc tomu dotyčnému vadí nekvalita sítě. Proč by si firma nemohla pořídit vlastní barák, nebo jiný barák, nebo nechat stejný barák a na střechu dát vlastní FVE s prioritou FVE a zbytek dokrmovat ze sítě a zároveň využít technologie (například vhodný hybrid měnič) pro stabilizaci vnitřní sítě s dokrmováním z DS? Nevidím žádný důvod proč ne. A že chce dotace? Toš to přináší rizika. Samozřejmě. To je už volba. A že se toho nejde zbavit? Ale jde. Vrátit dotace, zrušit licenci, smířit se se ztrátou z vlastní blbosti, vyměnit technologie, využít maximum toho co je, a poučit se pro příště. Co jiného?tomas píše:Bohužel ne každý může mít ostrov zvláště v zimě a potom jsou takový kterým by nestačilo nainstalovat ani 30kW, dále firmy atd... V paneláku si sice mohu dát panel na balkón pokud není na sever, ale těžko by z toho byl celoroční ostrov.
Že to nejde neznám. Znám neumím (což se dá řešit) nechce se mi (což se možná dá řešit), a nebo až tak mi to nevadí, nechám to tak jak to je (což je úplně jedno). Všechno jde, je otázka jak moc to dotyčnému vadí, že má menší životnost žárovek, topných spirál, že má na síti přepětí, podpětí, nebo třeba i žádné napětí, že mu někdo slíbil zisky z prodeje el.en. do sítě a podvedl ho páč není kapacita jak to do sítě nacpat při dodržení norem. Buď na to dotyčný bude reagovat, nebo to nechá tak a smíří se s tím, že koupil zajíce v pytli, který neslouží tak jak bylo slibováno. A toho zajíce v pytli myslím i DS, která slibuje kvalitní a stabilní parametry na síti a není to tak. Tedy úplně stejný zajíc v pytli.
Ono navic taky že to nejde třeba v Třineckých železárnách vůbec neznamená že to nejde v rodinném domě Josefa Nováka s jeho 3člennou rodinou, nebo softwarové firmě vyvíjející eshopy o 10ti zaměstnancích. A takových míst kde to jde je podle mého řádově více než těch kde to fakt nejde.
- Jozef51
- Příspěvky: 504
- Registrován: stř bře 01, 2017 8:06 am
- Reputace:92
- Bydliště: Rosovice
Re: napatie v DS
Tam kde je stale v DS prepatie a problemy s 250V by sa mozno oplatilo zaradit pred domacu siet znizujuce toroidne autotrafo. Nemuselo by to byt az tak drahe ako neprijemnosti s vyssim napatim. To je asi najjednoduchsie (samozrejme riesenie s vhodnym menicom a fotovoltaikou vobec nezavrhujem).
Inak ja mam v DS dost stabilnych 230V a podobne problemy nepoznam.
Inak ja mam v DS dost stabilnych 230V a podobne problemy nepoznam.
- Tom_007
- Příspěvky: 78
- Registrován: stř črc 20, 2016 4:38 pm
- Reputace:2
- Lokalita: Opavsko
- Systémové napětí: 24V
- Výkon panelů [Wp]: 1100
- Kapacita baterie [kWh]: 1
- Chci prodávat energii: NE
- Chci/Mám dotaci: NE
Re: napatie v DS
Přepětí a podpětí mi taky dělá celkem problém z DS. Zatím jsem to nějak detailně nezkoumal, jestli to dělá jen některá fáze, ale když měřím, tak je to v toleranci. Ráno a večer okolo 238 V, kolem poledne 225 V. Ono nějak extra mi to ani nevadí, jen pračka na to stávkuje. Nejprve jsem ji zkoušel reklamovat, ale technik kroutil hlavou, vše proměřil a nic nenašel. Pračka hlasí chybu podpětí v síti. Dělá to nepravidelně, takže těžko říct. S distribucí jsem to ještě neřešil. Ale známému, kterému jednu dobu blikaly žárovky a odcházely, dávali nějaký přístroj na měření, ale ve finále myslím nic nezjistili. Tak nevím no.
4x poly 1100W; Epsolar 40A; Epsolar 20A; Kombiměnič Axpert PF1 24V/2000W; 24/12V systém.
- tomas
- Příspěvky: 2579
- Registrován: pon bře 07, 2011 11:05 am
- Reputace:243
- Bydliště: Třinec
Re: napatie v DS
To nic neřeší. Jeden systém s paušálem bude nepoužitelný kvůli napětí a ten druhý sice bez paušálu, ale zase nepoužitelný v země. Proč by měl někdo platit za nekvalitní distribuci? Jak ten ostrov vyřeší napětí v distribuční síti za kterou bude stále platit? UPS na celý barák aby upravila napětí? A proč potom platit distributorovi, za co?jahodovák píše:Ale můžeš mít dva systémy,jeden z DS a druhý z fotovoltaiky,případně solární UPS a když nesvítí dobíjet ze sítě...
Chci elektrárnu s licencí a s prodejem přebytků nebo komunitní výměnou energie: ANO
- tomas
- Příspěvky: 2579
- Registrován: pon bře 07, 2011 11:05 am
- Reputace:243
- Bydliště: Třinec
Re: napatie v DS
A kdo bude platit ty ztráty v tom cca 20kW toroidu?Jozef51 píše:Tam kde je stale v DS prepatie a problemy s 250V by sa mozno oplatilo zaradit pred domacu siet znizujuce toroidne autotrafo. Nemuselo by to byt az tak drahe ako neprijemnosti s vyssim napatim. To je asi najjednoduchsie (samozrejme riesenie s vhodnym menicom a fotovoltaikou vobec nezavrhujem).
Inak ja mam v DS dost stabilnych 230V a podobne problemy nepoznam.
A nebo také trafo do VN, tam je alespoň menší distribuční poplatek než na NN a každý si nastaví napětí jaké bude chtít.
Jednu vilku u Vsetína jsem takto viděl připojenou na VN vedení s vlastním trafem. Ale myslím že to není reálné aby si všichni v nějaké čtvrti kde distributor nedodržuje napětí dělali vlastní trafostanice, zabere to dost prostoru a nakonec by to stejně ani stavební úřad a distributor nepovolil.
Proč se drbat levou rukou za pravým uchem jen proto, že distributor nedělá to za co je placený?
Chci elektrárnu s licencí a s prodejem přebytků nebo komunitní výměnou energie: ANO
- tomas
- Příspěvky: 2579
- Registrován: pon bře 07, 2011 11:05 am
- Reputace:243
- Bydliště: Třinec
Re: napatie v DS
To byl záznam napětí z hybridního měniče. Hybrid nic neřeší, při přepětí musí snižovat výkon stejně jako On-Grid.mypower.cz píše:tomas píše:Je otázka jak moc tomu dotyčnému vadí nekvalita sítě. Proč by si firma nemohla pořídit vlastní barák, nebo jiný barák, nebo nechat stejný barák a na střechu dát vlastní FVE s prioritou FVE a zbytek dokrmovat ze sítě a zároveň využít technologie (například vhodný hybrid měnič) pro stabilizaci vnitřní sítě s dokrmováním z DS?
To s tím barákem nerozumím, jako že se budeme stěhovat kvůli mizerné práci distributora někam jinam? No ideálně do zahraničí. Firmy mají oblíbený třeba Kypr.
"zbytek dokrmovat ze sítě" ze sítě ve které je přepětí? Co to vyřešilo a komu prospělo?
Chci elektrárnu s licencí a s prodejem přebytků nebo komunitní výměnou energie: ANO
- mypower.cz
- R.I.P.
- Příspěvky: 4895
- Registrován: pát bře 04, 2011 11:36 am
- Reputace:522
Re: napatie v DS
Hele asi takhle, pokud distributora nedonutis, aby se choval jak ma tam, kde se nechova jak ma, pak nezbyde nez najit reseni bez distributora. Hlavou zed neprorazis. Nebo nevim o co tady jde. Zatim ctu hledani problemu a toho jak veci nejdou a nepujdou a jak je jakekoliv jine reseni naprd, dokud distributor nezaridi aby mu to fungovalo jak ma protoze je za to placeny. Misto hledani reseni jak to udelat aby to slo i pres to, ze ti distributor pousti obcas do nejake konkretni site prepeti. Jestli ti nekdo nekam pousti do site treba 260V tak bud si to budes schopen zpracovat a zregulovat, nebo to na tento chybovy stav odpojis a zajistis ze zalohy takove napeti jake potrebujes, nebo na neho podas zalobu a budes se s nim soudit donekonecna, nebo se na neho vykasles a zaridis si elektriku jinak. Nebo fakt nevim. Tohle je teda diskuze. Ze je nekdo za neco placeny neznamena ze bude fakt vzdycky delat to za co je placeny. To proste takhle na svete vzdycky stoprocentne nefunguje jak sam vidis ted s distributorama. Ad hybrid.. ja za hybrid povazuju menic co je schopen fungovat jako ostrov a taky si docucnout ze site v pripade potreby a treba si ji i zregulovat, tedy snizit napeti atd. Ma tedy napriklad AC DC AC konverzi atd. Co povazujes za hybrid nevim, ale ja zhruba toto. Urcite ne neco co je urcene primarne pro dodavky do site. To ani na toto forum nepatri. Dodavky do site jsou nam tu ukradene.
- radot
- Příspěvky: 66
- Registrován: pát pro 28, 2018 7:49 pm
- Reputace:10
Re: napatie v DS
Perfektne zhrnuté a absolútne sa stotožňujem s týmto názorom.
V poslednej dobe vidím ľudí ktorí hlavou proti múru chcú ongrid ktorý by pokryl 100% kapacity ale nie sú ochotní sak tomu postaviť rozumne. Oficiálne maximum pre rodinný dom je 10kW ale častokrát chcú funkčné všetky platne na indukcii naraz (~7kW) k tomu pustenú práčku s desnou reguláciou výkonu motora, umývačkou riadu a bojlerom a už sme dávno cez 10kW. No a samozrejme typické problémy ako vyššie avizované - nekvalitná distribúcia, podpätia, prepätia, výpadky a odrby s tarifami a meraním...
V poslednej dobe vidím ľudí ktorí hlavou proti múru chcú ongrid ktorý by pokryl 100% kapacity ale nie sú ochotní sak tomu postaviť rozumne. Oficiálne maximum pre rodinný dom je 10kW ale častokrát chcú funkčné všetky platne na indukcii naraz (~7kW) k tomu pustenú práčku s desnou reguláciou výkonu motora, umývačkou riadu a bojlerom a už sme dávno cez 10kW. No a samozrejme typické problémy ako vyššie avizované - nekvalitná distribúcia, podpätia, prepätia, výpadky a odrby s tarifami a meraním...
12x Poly Amerisolar 285Wp východne, 12x Poly Amerisolar 285Wp západne, 17x CALB LiFePo4 200Ah, EMUS BMS, EASUN ISolar SMV III 5KW (500V MPPT)
- Jozef51
- Příspěvky: 504
- Registrován: stř bře 01, 2017 8:06 am
- Reputace:92
- Bydliště: Rosovice
Re: napatie v DS
tomas, jadro znizujuceho autotrafa 20kW a napatie 100%->90% staci dimenzovat na 10% vystupneho vykonu. Samozrejme jednotlive vinutia musia byt prudovo spravne dimenzovane. Aspon tak si pamatam zo skoly. Snad presnejsie a spravnejsie by to mohol napisat radot. Takze autotrafo by nemuselo byt ani velke ani drahe cca 2kW (a hovorim o jedne faze).tomas píše:A kdo bude platit ty ztráty v tom cca 20kW toroidu? ...
No a este poznamka politicka. Dnes nam vladnu korporacie. Ak chceme zit ako ludia musime sa proti tejto vlade postavit. Jedna z foriem odporu je propagovana aj na MyP. Stavba vlastneho nezavisleho zdroja energie a energeticka disciplina. Bez dotacii a napriek podrazom od statnej byrokracie.
A poznamka justicna. Sam som viedol jeden jasne vyhrany spor proti korporacii. To co malo byt otazkou jedneho stania a cca jedneho mesiaca trvalo 7 rokov. Po siedmich rokoch som musel konstatovat - ze som jasne prehral. Bojovat treba v spravny cas, na spravnom mieste a spravnou zbranou. Nie tam a zbranami ktore nam predpisuju korporacie. Tam Ta dostanu.
- tomas
- Příspěvky: 2579
- Registrován: pon bře 07, 2011 11:05 am
- Reputace:243
- Bydliště: Třinec
Re: napatie v DS
Když kouknu na zdejší Shopmypower.cz píše:Ad hybrid.. ja za hybrid povazuju menic co je schopen fungovat jako ostrov a taky si docucnout ze site v pripade potreby a treba si ji i zregulovat, tedy snizit napeti atd. Ma tedy napriklad AC DC AC konverzi atd. Co povazujes za hybrid nevim, ale ja zhruba toto. Urcite ne neco co je urcene primarne pro dodavky do site. To ani na toto forum nepatri. Dodavky do site jsou nam tu ukradene.
https://shop.mypower.cz/menice-dc-ac-hybridni-ostatni-1
https://shop.mypower.cz/menice-dc-ac-hybridni-victron-1
tak tam není nic co by umělo zregulovat napětí a tedy bylo s AC DC AC konverzí.
Kde jsi tedy takový hybridní měnič viděl? Ne že by to nebylo technicky možné, ale proč by to někdo vyráběl, kvůli distributorům v ČR? Protože toto řešení má o dost větší ztráty energie než řešení s jednou konverzí.
Tuto konverzi má v Shopu pouze Axpert King ale ten není označen jako hybridní ale kombinovaný a jeho spotřeba je vysoká.
Už asi 9 let jsem neviděl nikoho kdo by chtěl elektrárnu pro primární dodávku do sítě, všechny zdroje se už dávno staví primárně pro vlastní spotřebu. Navíc na co by byl hybrid při primární dodávce do sítě, to nedává smysl.
Podobný problém ve spolupráci s distribuční sítí je s HDO u Victronů, jen za něj nemůže distributor ale výrobce měniče. A HDO problém na toto fórum patří, ale když je problém s napětím (což se týká i spotřebičů, a klidně se to může týkat i toho Victrona kdyby byl místě s přepětím) za což je zodpovědný distributor tak to sem nepatří? Chápu to správně? Takže na tomto fóru už nic proti kvalitě práce distributora ano? Nějaký distributor to tu sponzoruje?
Tak v tom případě ať se ve vlákně Victron a HDO problém na to vyprdnou a jednou také v ostrovu a bude po problému, všichni přece můžeme mít ostrov.
Chci elektrárnu s licencí a s prodejem přebytků nebo komunitní výměnou energie: ANO
- mypower.cz
- R.I.P.
- Příspěvky: 4895
- Registrován: pát bře 04, 2011 11:36 am
- Reputace:522
Re: napatie v DS
Porad je potreba vzit v uvahu, jak moc ti (nebo nekomu jinemu) to prepeti vadi. O tom stale mluvim. Pokud vadi, pak je vhodne to resit ale kletim na distributora se to, jak sam zjistujes, nevyresi, nebo mozna jak kdy. Pokud nevadi, pak je to jedno.
To mas to same jak kdyz ses nekde vysoko v horach a vypadava ti tam elektrika protoze snih, protoze padajici stromy, protoze kdesicosi. Co udelas? Budes distributora nutit aby to zajistil aby mu to fungovalo pac je za to placeny? No muzes, ale mesic ti nepojede elektrika a budes ztracet nervy s distributorem. Nebo kasles na to a udelas tam ostrov a je to vyreseno furt o neco lepe, nez kdyz tam mesic nepojede elektrika, nez se technik distributora dostane k tomu to spravit. Pac to jinak nejde.
Jinak zdejsi shop samozrejme neni to jedine co existuje. To je zanedbatelne minimum toho co prevazne a aktualne ted v teto dobe potrebuje ke sve cinnosti Martin Kolarik.
V mem nazvoslovi menicu klidne muze byt rozdil proti ostatnim, to nepopiram, nicmene mam to tak zazite, prijde mi to v poradku a nehodlam s tim nic delat. Jsem tvrdohlavy. Kdyz u me tedy kdokoliv uslysi hybrid, chape tim ostrov + pricuc ze site. Klidne plynuly. Bez dodavek do site i kdyz s ohledem na pripadne prifazovani, pokud by nemel ACDCAC, by toho byl schopen
Proc hybrid chapu tak jak chapu? Auta jsou taky hybridni. Maji benal + elektriku. Tedy neco mezi. A dokazi plynule prejit z jednoho na druhe. Nejsou kombinovane, ale hybridni. Menice maji sit a baterky. Jsou hybridni. Jasne, kombinovane se da taky pouzit, ale spis to chapu jako synonymum pro hybridni. Proto ja osobne bez ohledu na kohokoliv jineho rikam o techto menicich hybridni a hotovka, at si rika kdo chce co chce.
Muj PowerStar IR je taky dle meho nazvoslovi hybridni. Dokonce s ACDCAC konverzi, tedy vylozene bezpecne bez dodavek do site ci pretoku. Neni tak inteligentni jako dnesni allinone, ale je to fakticky ostrovni menic + dobijec baterii v jednom a pokud ma dobijec, tedy AC Input uz to u me prestava byt ostrov ale stava se hybridem. Sice dobijec nepouzivam, pac na mou centralu chce prilis mnoho proudu a scipne ji, ale je tam. Takze bych mohl vlastne i svym menicem diky pritomnosti baterii filtrovat prepeti.
Jeho parametry:
Nominal Input Voltage 230Vac(120VAC selectable)
Low Line Disconnect 184Vac±4%
Low Line Re-connect 194Vac ±4%
High Line Disconnect 265Vac±4%
High Line Re-connect 255Vac±4%
Takze do 265VAC je mi prepeti takrka ukradene. A kdyz vylitne jeste vys, tak jsem odpojen a uchranen.
Kde je tedy problem? I s mym 10 let starym menicem se naskyta reseni do urcitych mezi. Samozrejme lze namitnout "ale to mas jen do 3 kW to ne kazdemu staci". No tak pak je potreba najit odpovidajici reseni potrebam daneho vykonu, treba na tramvaj. Tecka.
A tos tak.
To mas to same jak kdyz ses nekde vysoko v horach a vypadava ti tam elektrika protoze snih, protoze padajici stromy, protoze kdesicosi. Co udelas? Budes distributora nutit aby to zajistil aby mu to fungovalo pac je za to placeny? No muzes, ale mesic ti nepojede elektrika a budes ztracet nervy s distributorem. Nebo kasles na to a udelas tam ostrov a je to vyreseno furt o neco lepe, nez kdyz tam mesic nepojede elektrika, nez se technik distributora dostane k tomu to spravit. Pac to jinak nejde.
Jinak zdejsi shop samozrejme neni to jedine co existuje. To je zanedbatelne minimum toho co prevazne a aktualne ted v teto dobe potrebuje ke sve cinnosti Martin Kolarik.
V mem nazvoslovi menicu klidne muze byt rozdil proti ostatnim, to nepopiram, nicmene mam to tak zazite, prijde mi to v poradku a nehodlam s tim nic delat. Jsem tvrdohlavy. Kdyz u me tedy kdokoliv uslysi hybrid, chape tim ostrov + pricuc ze site. Klidne plynuly. Bez dodavek do site i kdyz s ohledem na pripadne prifazovani, pokud by nemel ACDCAC, by toho byl schopen
Proc hybrid chapu tak jak chapu? Auta jsou taky hybridni. Maji benal + elektriku. Tedy neco mezi. A dokazi plynule prejit z jednoho na druhe. Nejsou kombinovane, ale hybridni. Menice maji sit a baterky. Jsou hybridni. Jasne, kombinovane se da taky pouzit, ale spis to chapu jako synonymum pro hybridni. Proto ja osobne bez ohledu na kohokoliv jineho rikam o techto menicich hybridni a hotovka, at si rika kdo chce co chce.
Muj PowerStar IR je taky dle meho nazvoslovi hybridni. Dokonce s ACDCAC konverzi, tedy vylozene bezpecne bez dodavek do site ci pretoku. Neni tak inteligentni jako dnesni allinone, ale je to fakticky ostrovni menic + dobijec baterii v jednom a pokud ma dobijec, tedy AC Input uz to u me prestava byt ostrov ale stava se hybridem. Sice dobijec nepouzivam, pac na mou centralu chce prilis mnoho proudu a scipne ji, ale je tam. Takze bych mohl vlastne i svym menicem diky pritomnosti baterii filtrovat prepeti.
Jeho parametry:
Nominal Input Voltage 230Vac(120VAC selectable)
Low Line Disconnect 184Vac±4%
Low Line Re-connect 194Vac ±4%
High Line Disconnect 265Vac±4%
High Line Re-connect 255Vac±4%
Takze do 265VAC je mi prepeti takrka ukradene. A kdyz vylitne jeste vys, tak jsem odpojen a uchranen.
Kde je tedy problem? I s mym 10 let starym menicem se naskyta reseni do urcitych mezi. Samozrejme lze namitnout "ale to mas jen do 3 kW to ne kazdemu staci". No tak pak je potreba najit odpovidajici reseni potrebam daneho vykonu, treba na tramvaj. Tecka.
A tos tak.
- tomas
- Příspěvky: 2579
- Registrován: pon bře 07, 2011 11:05 am
- Reputace:243
- Bydliště: Třinec
Re: napatie v DS
Tvůj PowerStar IR rozhodně nemá ACDCAC konverzi, je to Off-Grid s integrovaným přepínačem sítí. A když se nedohodneme co je a není hybrid (bral jsem to podle zdejšího Shopu) tak to je potom těžká domluva.mypower.cz píše:
Muj PowerStar IR je taky dle meho nazvoslovi hybridni. Dokonce s ACDCAC konverzi, tedy vylozene bezpecne bez dodavek do site ci pretoku.
Chci elektrárnu s licencí a s prodejem přebytků nebo komunitní výměnou energie: ANO
- mypower.cz
- R.I.P.
- Příspěvky: 4895
- Registrován: pát bře 04, 2011 11:36 am
- Reputace:522
Re: napatie v DS
Ja jsem pri pripojeni centraly nesledoval ze by se mi na vystupu objevilo napeti ze vstupu, tedy prepnuti na sit (v mem pripade tedy centralu), ale naopak zacal dobijet jeho dobijec a scipnul mi centralu. Nez chcipla centrala, na baterkach se objevilo DC napeti pri kratkem dobijeni. Na AC OUT bylo stale 230VAC stabilnich i kdyz centarala pomalu letela dolu az do zaduseni, pac takovy vykon dobijece neutahla a letela dolu az do 184V dle voltmetru primo na centrale tedy onen vyse zminovany "low line disconect", kdy dobijec v menici prestal dobijet a odpojil se, jenze centrala to uz neroztocila zpet. Tak nevim. Asi to vis lepe.
Pokud by fungoval prepipnac siti, a preplo se AC OUT z AC IN, tak bych musel sledovat pohasinani zapnuteho osvetleni pri scipani centraly az do low line disconnect, nebo nevim. Jak by se tam asi tech 230VAC stabilnich objevilo na vystupu kdyz centrala letela pomalu dolu. No jedine tak ze to krmil menic z baterek a centralu chcipnul dobijec, ktery si chtel sosnout takovy proud, ktery centrala uz nedokazala utahnout a napeti z centraly letelo dolu.
Jo tezka domluva. Holt nekdo bude vecne klit na distributora a hledat problemy, nekdo bude hledat aspon nejake moznosti.
PS: "rozhodně nemá ACDCAC konverzi" .. ne nema... jen ma ACDC dobijeni a DCAC menic. Konverze tam jistojiste neni.
Pokud by fungoval prepipnac siti, a preplo se AC OUT z AC IN, tak bych musel sledovat pohasinani zapnuteho osvetleni pri scipani centraly az do low line disconnect, nebo nevim. Jak by se tam asi tech 230VAC stabilnich objevilo na vystupu kdyz centrala letela pomalu dolu. No jedine tak ze to krmil menic z baterek a centralu chcipnul dobijec, ktery si chtel sosnout takovy proud, ktery centrala uz nedokazala utahnout a napeti z centraly letelo dolu.
Jo tezka domluva. Holt nekdo bude vecne klit na distributora a hledat problemy, nekdo bude hledat aspon nejake moznosti.
PS: "rozhodně nemá ACDCAC konverzi" .. ne nema... jen ma ACDC dobijeni a DCAC menic. Konverze tam jistojiste neni.
- mypower.cz
- R.I.P.
- Příspěvky: 4895
- Registrován: pát bře 04, 2011 11:36 am
- Reputace:522
Re: napatie v DS
A jeste jedna vec... pokud by high line disconnect 265VAC bylo pouze odpojeni prepinace siti a ne ze by dobijec, tedy ACDC konverze byla schopna na tohle jet, tak stale nevidim absolutne zadny duvod proc by dobijec nemohl byt technicky dimenzovan nebo prizpusoben treba i na 300V.
- abrams
- Příspěvky: 2792
- Registrován: ned črc 17, 2011 12:19 pm
- Reputace:427
- Lokalita: Brno
- Bydliště: Brno
Re: napatie v DS
Zdravím ,
Filipe , tvá mašina je jak Jsi sám popsal AC->DC nabíječka a DC->AC měnič v jedný krabici
a to tak že fakt separé jednosměrný komponenty , ne jak je tomu u dnešního obsahu nejen hloupých ale i Smart měničo/nabíječů jež obě funkce honí skrze jedno jediný trafo
. Tvůj stroj pochází z doby dávno minulé , takovej UnSmart pravěk
. Dnešní mašinky sou buď smart nebo smart ready
.
K tématu - napětí v DS lítá až neskutečně
říkají-li ČEPSáci tomuto stavu stabilní , jejich nestabilní stav by bylo rozumné sledovat z blízkého kopce
.
Co si pamutuju u mého tehdejšího 1f 4kW on-Grid střídače , měl na jedné fázi klidně za 1 den 50 poruchových výpadků na Grid Impedance Fault
, po přepojení na druhou fázi "pouze" kolem 20-ti . No a na třetí fázi to bylo podoný jako na první ... . Fakt srandovní jaký ťip ťop rychlý nastavení reakcí vyžadují distributoři od přifázovaných střídačů a přitom oni takové parametry nesplňují ani o řád benevolentnější
.
Osobně se mi i nadále jeví nejracionálnější cesta pořádnýho měniče (pouze měnič , nic kombynovanýho či hybrydního
) plus menší nabíjecí zdroj . Nejen že takto nehrozí přetoky do DS ale ochráním tak i celý pajšl
před ""stabilním"" napětím z DS . Přijde-li z DS něco hodně nepěknýho , tak to schytá pouze nabíjecí zdroj .
Elektronům zdar
Filipe , tvá mašina je jak Jsi sám popsal AC->DC nabíječka a DC->AC měnič v jedný krabici
K tématu - napětí v DS lítá až neskutečně
Co si pamutuju u mého tehdejšího 1f 4kW on-Grid střídače , měl na jedné fázi klidně za 1 den 50 poruchových výpadků na Grid Impedance Fault
Osobně se mi i nadále jeví nejracionálnější cesta pořádnýho měniče (pouze měnič , nic kombynovanýho či hybrydního
Elektronům zdar
3,96kWp monokrystalů + 2x regl PCM60X + 24kWh LiFePO4 + 6kW HF sínus měnič s nájezdem 55 MWh @ 80.000 motohodin . , celé na 52V systému .
Chibi v textu vyhrazeny
Chibi v textu vyhrazeny
Kdo je online
Uživatelé procházející toto fórum: Claudebot [Bot]
