Tepelne cerpadlo-zkusenost
Souhrn tématu
Uživatelé diskutují své zkušenosti s tepelnými čerpadly, zejména s modely vhodnými pro podlahové topení a ohřev vody v rodinných domech. Probírá se nastavení teplot zpátečky, kombinace s dalšími zdroji tepla a možnosti spínání externích oběhových čerpadel. Fórum nabízí praktické rady a doporučení pro správný výběr a efektivní provoz tepelného čerpadla.
- ElektroEzs
- Příspěvky: 3050
- Registrován: stř zář 21, 2022 10:03 am
- Reputace:118
- Lokalita: okolí Teplic
- Systémové napětí: 48V
- Výkon panelů [Wp]: 8340
- Kapacita baterie [kWh]: 14,4
- Chci prodávat energii: NE
- Chci/Mám dotaci: NE
Re: Tepelne cerpadlo-zkusenost
Takze doporucujes jen nastavit teplotu vody na tepelku a nechat zit vlastnim zivotem maximalne zvednout teplotu topne vody kdyz bude zima.
Ja mam monoblok a trasu trubky venku v zemi 4m a pak nejakych 20m v zateplenem strope tak si myslim ze kdyz necham vse na rizeni tepelka zbytecene se bude voda chladit tou venkovni trasou a vymenikem kdyz pobezi obehovka aby hlidala teplotu vody, proto jsem chtel termostat aby zybtecene nebezela obehovka v tepelku.
Ja mam monoblok a trasu trubky venku v zemi 4m a pak nejakych 20m v zateplenem strope tak si myslim ze kdyz necham vse na rizeni tepelka zbytecene se bude voda chladit tou venkovni trasou a vymenikem kdyz pobezi obehovka aby hlidala teplotu vody, proto jsem chtel termostat aby zybtecene nebezela obehovka v tepelku.
Pawel píše: ned zář 29, 2024 2:59 pmSpínat podlahu podle termostatu není dobré, teplota v místnosti značně kolísá protože podlaha má značnou setrvačnost. Když regulovat tak teplotu vody v podlaze.
1: JZ 5460 Wp Ja Solar, JV 960 Wp Leapton, SV 1920 Wp Leapton, MPPT 250/100, MPPT 150/35, MPPT 150/45, 2x parallel Multiplus 2 5000VA, Cerbo GX + touch LCD, 2x 16 x EVE 332Ah LiFePO4 + JK BMS 200A + SmartShunt 500A
2: JZ 3600 Wp Canadian Solar, V 1800 Wp Canadian Solar, MPPT 150/70, MPPT 150/35, Multiplus 2 5000VA, Cerbo GX + touch LCD, 16 x EVE 280Ah LiFePO4 + JK BMS 200A + BMV700
2: JZ 3600 Wp Canadian Solar, V 1800 Wp Canadian Solar, MPPT 150/70, MPPT 150/35, Multiplus 2 5000VA, Cerbo GX + touch LCD, 16 x EVE 280Ah LiFePO4 + JK BMS 200A + BMV700
- a1bert
- Příspěvky: 142
- Registrován: pon úno 19, 2024 2:14 pm
- Reputace:13
- Lokalita: Ostrava
- Výkon panelů [Wp]: 0
- Kapacita baterie [kWh]: 0
- Chci prodávat energii: NE
- Chci/Mám dotaci: ANO
Re: Tepelne cerpadlo-zkusenost
pres TC musi tak jako tak proudit voda kvuli zamrznuti, takze tomu aby si to tocil (aspon obcas) pres TC se nevyhnes
- ElektroEzs
- Příspěvky: 3050
- Registrován: stř zář 21, 2022 10:03 am
- Reputace:118
- Lokalita: okolí Teplic
- Systémové napětí: 48V
- Výkon panelů [Wp]: 8340
- Kapacita baterie [kWh]: 14,4
- Chci prodávat energii: NE
- Chci/Mám dotaci: NE
Re: Tepelne cerpadlo-zkusenost
Jasny aby to nezamrzlo kvuli tomu tam mam i extra snimani teploty vymeniku a na zpatecce udelany bypass s malou obehovkou na UPS pro pripad ze bych v zime nepouzival tak aby zbytecene nebezeli topny kabely a dotop vymeniku tak tam casak na zaklade teploty obcas protoci vodu z akumulace.
Jedine zkusim nastavit 15min OFF 2MIN ON co jde nastavit v tepelku aby obehovka nebezela porad. Tovarne je nastaveno ze bezi porad.
Jedes na teplotu zpatecky nebo vystupu?
Jedine zkusim nastavit 15min OFF 2MIN ON co jde nastavit v tepelku aby obehovka nebezela porad. Tovarne je nastaveno ze bezi porad.
Jedes na teplotu zpatecky nebo vystupu?
a1bert píše: ned zář 29, 2024 4:49 pmpres TC musi tak jako tak proudit voda kvuli zamrznuti, takze tomu aby si to tocil (aspon obcas) pres TC se nevyhnes
1: JZ 5460 Wp Ja Solar, JV 960 Wp Leapton, SV 1920 Wp Leapton, MPPT 250/100, MPPT 150/35, MPPT 150/45, 2x parallel Multiplus 2 5000VA, Cerbo GX + touch LCD, 2x 16 x EVE 332Ah LiFePO4 + JK BMS 200A + SmartShunt 500A
2: JZ 3600 Wp Canadian Solar, V 1800 Wp Canadian Solar, MPPT 150/70, MPPT 150/35, Multiplus 2 5000VA, Cerbo GX + touch LCD, 16 x EVE 280Ah LiFePO4 + JK BMS 200A + BMV700
2: JZ 3600 Wp Canadian Solar, V 1800 Wp Canadian Solar, MPPT 150/70, MPPT 150/35, Multiplus 2 5000VA, Cerbo GX + touch LCD, 16 x EVE 280Ah LiFePO4 + JK BMS 200A + BMV700
- Mex
- Příspěvky: 2074
- Registrován: pát zář 29, 2023 4:12 am
- Reputace:389
- Lokalita: Brno
- Systémové napětí: >48V
Re: Tepelne cerpadlo-zkusenost
Tím třícesťákem předpokládám myslíš termostatický směšovací ventil. Je to tak?eman píše: ned zář 29, 2024 2:33 pmmám za bojlerem trojcesťák nastavený na cca 45°C a ten potřebuje vodu aspoň o 10°C vyšší, aby správně mixoval
Protože o něm uvažuju, tak dotaz: jak se v praxi prosím projevuje to, že potřebuje vodu o 10°C teplejší aby správně mixoval?
Pokud by byl nastavený na výstupní teplotu třeba 40°C a v bojleru už by byla voda jen 30°C. Co by to v takovém případě udělalo?
To by i do té 30°C vody ještě přimíchával další studenou?
Nebo by se to projevilo malým průtokem?
Nebo co jiného špatného by to dělalo?
Díky.
- glottis
- Příspěvky: 3859
- Registrován: stř úno 02, 2022 10:30 am
- Reputace:514
- Lokalita: okolí Mělníka
- Systémové napětí: 48V
- Výkon panelů [Wp]: 13000
- Kapacita baterie [kWh]: 30
Re: Tepelne cerpadlo-zkusenost
Předpokládal bych že otevře na plno teplou
- a1bert
- Příspěvky: 142
- Registrován: pon úno 19, 2024 2:14 pm
- Reputace:13
- Lokalita: Ostrava
- Výkon panelů [Wp]: 0
- Kapacita baterie [kWh]: 0
- Chci prodávat energii: NE
- Chci/Mám dotaci: ANO
Re: Tepelne cerpadlo-zkusenost
no ja to zatim testuju, dnes v noci jsem poprve topil, mam to pripojene naprimo na podlahovku (cca 140l otopne vody) +250l bojler:ElektroEzs píše: ned zář 29, 2024 5:24 pmJedine zkusim nastavit 15min OFF 2MIN ON co jde nastavit v tepelku aby obehovka nebezela porad. Tovarne je nastaveno ze bezi porad.
Jedes na teplotu zpatecky nebo vystupu?
ted mam nastaveno:
- 25C topeni,
- 44C TUV
- rizeni podle vystupu (parametr 88 = 1),
- 1C deltaT pro vystup (je to podle vseho parametr 89 parametr 2 mi to (asi) ignorovalo)*
- idle cirkulace 1/10min (34=1)
- co nejnizsi minimalni rychlost cerpadla (62=50% pwm)
- permanentni nocni rezim = omezeni kompresoru na 55Hz **
z elektrokotle mam totiz vyzkouseno, ze u naseho domu je nejlepsi nic neregulovat (protoze vysoka akumulace = velka setrvacnost, VPC cihly + anhydrit podlaha); nastavit 25C a az prijdou nejake velke mrazy tak jen rucne zvednout teplotu na 26,27,28, takze bych to same chovani rad vyloudil i z toho grundigu
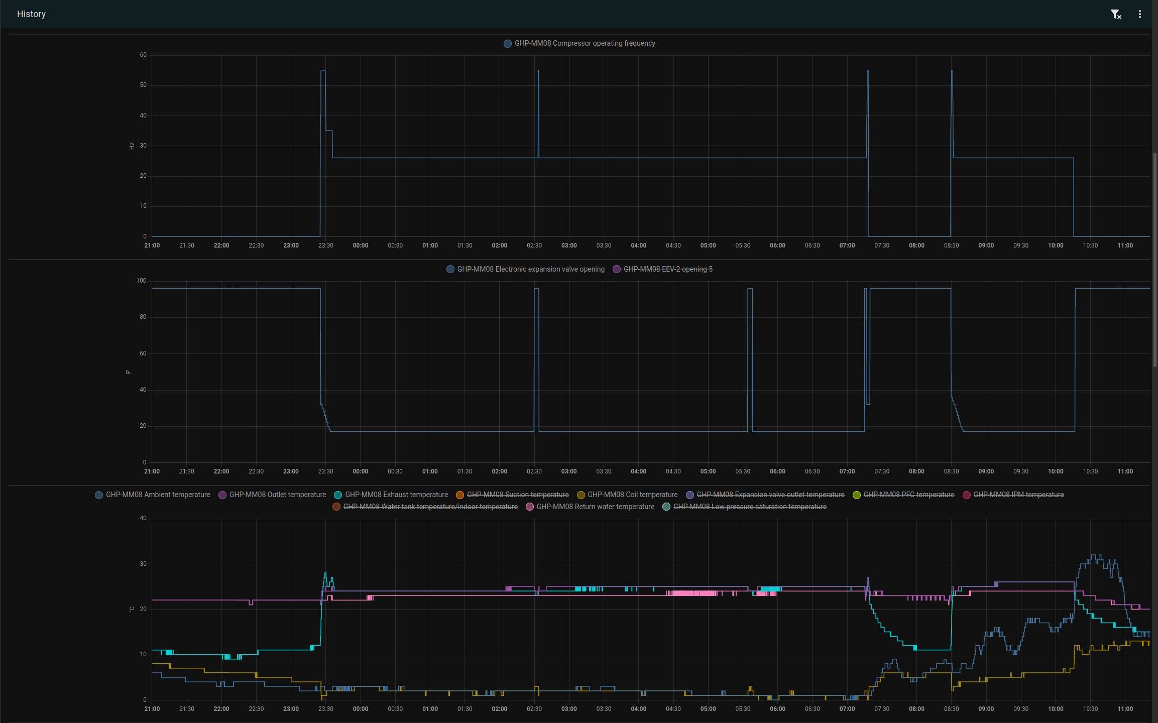
jelo to celou noc v kuse bez cyklovani na minimalnim prikonu <600W (min jak 500w jsem z toho zatim nedostal), 2x probehlo "vraceni oleje" takze zatim to dela to co chci (v grafu je videt ze to asi reguluje docela dobre, exhaust temp - vstup do vodniho vymeniku kopiruje nastavenou teplotu 25C a coil temp - vstup do vyparniku zase teplotu okoli 1-2C)
*vcera jsem totiz zapl topeni + TUV, vratka mela 20C takze to zacalo topit, pak se to preplo na TUV natopilo bojler a uz to netopilo dal (vratka klesla na 23C) tak jsem s tim laboroval parametr 2 to ignorovalo a pak jsem zkusil ten 89 a hned se to rozjelo
** 55Hz protoze (asi) narazim na limit vymeniku v bojleru, ktery nestaci - pokud neni hodne studena voda - odvadet dost tepla + to nepotrebuju honit moc blizko tech 18A co mi tam jednou spickove teklo + nemusi to byt zbytecne slyset
- ElektroEzs
- Příspěvky: 3050
- Registrován: stř zář 21, 2022 10:03 am
- Reputace:118
- Lokalita: okolí Teplic
- Systémové napětí: 48V
- Výkon panelů [Wp]: 8340
- Kapacita baterie [kWh]: 14,4
- Chci prodávat energii: NE
- Chci/Mám dotaci: NE
Re: Tepelne cerpadlo-zkusenost
Me to ceka dnes prvni topeni. Taky pojedu rovnou do podlahy(obsah vody taky kolem 140L) a TUV 200L i kdyz mam moznost to prepnout i na akumulaci.
Parametr 2 je hystereze teploty zapnuti TUV.
Neni deltaT 1C malo?Ja mam ted nastaveno 3 ale to si myslim ze prave bude cyklovat.
Taky jsem prepnul na regulaci podle vystupu. Protoze zpatecka jde dat nejmin 25 a pri deltaT 3 byl vystup 28.
Stiha to na nocni rezim ohrat i TUV?
Parametr 2 je hystereze teploty zapnuti TUV.
Neni deltaT 1C malo?Ja mam ted nastaveno 3 ale to si myslim ze prave bude cyklovat.
Taky jsem prepnul na regulaci podle vystupu. Protoze zpatecka jde dat nejmin 25 a pri deltaT 3 byl vystup 28.
Stiha to na nocni rezim ohrat i TUV?
a1bert píše: pon zář 30, 2024 11:48 amno ja to zatim testuju, dnes v noci jsem poprve topil, mam to pripojene naprimo na podlahovku (cca 140l otopne vody) +250l bojler:ElektroEzs píše: ned zář 29, 2024 5:24 pmJedine zkusim nastavit 15min OFF 2MIN ON co jde nastavit v tepelku aby obehovka nebezela porad. Tovarne je nastaveno ze bezi porad.
Jedes na teplotu zpatecky nebo vystupu?
ted mam nastaveno:
- 25C topeni,
- 44C TUV
- rizeni podle vystupu (parametr 88 = 1),
- 1C deltaT pro vystup (je to podle vseho parametr 89 parametr 2 mi to (asi) ignorovalo)*
- idle cirkulace 1/10min (34=1)
- co nejnizsi minimalni rychlost cerpadla (62=50% pwm)
- permanentni nocni rezim = omezeni kompresoru na 55Hz **
z elektrokotle mam totiz vyzkouseno, ze u naseho domu je nejlepsi nic neregulovat (protoze vysoka akumulace = velka setrvacnost, VPC cihly + anhydrit podlaha); nastavit 25C a az prijdou nejake velke mrazy tak jen rucne zvednout teplotu na 26,27,28, takze bych to same chovani rad vyloudil i z toho grundigu
jelo to celou noc v kuse bez cyklovani na minimalnim prikonu <600W (min jak 500w jsem z toho zatim nedostal), 2x probehlo "vraceni oleje" takze zatim to dela to co chci (v grafu je videt ze to asi reguluje docela dobre, exhaust temp - vstup do vodniho vymeniku kopiruje nastavenou teplotu 25C a coil temp - vstup do vyparniku zase teplotu okoli 1-2C)
Screenshot_2024-09-30_11-17-41.jpg
Screenshot_2024-09-30_11-21-23.jpg
*vcera jsem totiz zapl topeni + TUV, vratka mela 20C takze to zacalo topit, pak se to preplo na TUV natopilo bojler a uz to netopilo dal (vratka klesla na 23C) tak jsem s tim laboroval parametr 2 to ignorovalo a pak jsem zkusil ten 89 a hned se to rozjelo
** 55Hz protoze (asi) narazim na limit vymeniku v bojleru, ktery nestaci - pokud neni hodne studena voda - odvadet dost tepla + to nepotrebuju honit moc blizko tech 18A co mi tam jednou spickove teklo + nemusi to byt zbytecne slyset
1: JZ 5460 Wp Ja Solar, JV 960 Wp Leapton, SV 1920 Wp Leapton, MPPT 250/100, MPPT 150/35, MPPT 150/45, 2x parallel Multiplus 2 5000VA, Cerbo GX + touch LCD, 2x 16 x EVE 332Ah LiFePO4 + JK BMS 200A + SmartShunt 500A
2: JZ 3600 Wp Canadian Solar, V 1800 Wp Canadian Solar, MPPT 150/70, MPPT 150/35, Multiplus 2 5000VA, Cerbo GX + touch LCD, 16 x EVE 280Ah LiFePO4 + JK BMS 200A + BMV700
2: JZ 3600 Wp Canadian Solar, V 1800 Wp Canadian Solar, MPPT 150/70, MPPT 150/35, Multiplus 2 5000VA, Cerbo GX + touch LCD, 16 x EVE 280Ah LiFePO4 + JK BMS 200A + BMV700
- Pajavk
- Příspěvky: 272
- Registrován: pát bře 15, 2019 2:18 pm
- Reputace:24
Re: Tepelne cerpadlo-zkusenost
kde se dá zapnout noční režim ? v registrech v manuálu je pouze parametr otáček kompresoru
- a1bert
- Příspěvky: 142
- Registrován: pon úno 19, 2024 2:14 pm
- Reputace:13
- Lokalita: Ostrava
- Výkon panelů [Wp]: 0
- Kapacita baterie [kWh]: 0
- Chci prodávat energii: NE
- Chci/Mám dotaci: ANO
Re: Tepelne cerpadlo-zkusenost
podrz 5s sipku nahoru (je na ni symbol mesicku)
- Pajavk
- Příspěvky: 272
- Registrován: pát bře 15, 2019 2:18 pm
- Reputace:24
Re: Tepelne cerpadlo-zkusenost
tak to mě nenapadlo
díky, a ta druhá šipka co je to za funkci ?
dost s tím řízením teda bojuju, nastaveno 40°taktovačka 200l potom okruh do radiátorů. Regulace se chová úplně dementně, vyhulí výkon na max, přejede nastavenou teplotu a dost stupňů pak ubere na minimum, vychladne okruh a takhle se to opakuje. Nastaveno na teplotu výstupu. Zkusil sem teda nastavit deltu na 1°a dát noční režim tak uvidíme

dost s tím řízením teda bojuju, nastaveno 40°taktovačka 200l potom okruh do radiátorů. Regulace se chová úplně dementně, vyhulí výkon na max, přejede nastavenou teplotu a dost stupňů pak ubere na minimum, vychladne okruh a takhle se to opakuje. Nastaveno na teplotu výstupu. Zkusil sem teda nastavit deltu na 1°a dát noční režim tak uvidíme

- kkristian
- Příspěvky: 191
- Registrován: pát kvě 06, 2022 10:39 am
- Reputace:23
- Lokalita: Galanta
- Systémové napětí: 48V
- Výkon panelů [Wp]: 5730
- Kapacita baterie [kWh]: 14,3
- Chci prodávat energii: NE
- Chci/Mám dotaci: NE
Re: Tepelne cerpadlo-zkusenost
nasiel som dalsie superlacne tepelne cerpadlo, tentoraz split:
https://allegro.sk/ponuka/tepelne-cerpa ... 6553525075
poculi ste uz o tejto znacke?
https://allegro.sk/ponuka/tepelne-cerpa ... 6553525075
poculi ste uz o tejto znacke?
6x Longi 370 JV+ 6x Longi 370 JZ 4440 Wp, 3x430 Longi JZ 1290 Wp | Victron 150/35 MPPT | Must PV1800 Pro 5,2 kW | 16x LiFePo4 280Ah
- eman
- Příspěvky: 2964
- Registrován: pát srp 31, 2012 9:20 pm
- Reputace:331
- Lokalita: Praha
- Systémové napětí: 48V
- Chci prodávat energii: NE
- Chci/Mám dotaci: NE
Re: Tepelne cerpadlo-zkusenost
Takhle dementně se mi chová i Haier. Ale naštěstí v tom neštěstí, tam Číňan přidal možnost omezit výkon kompresoru na 50%, takže z 5kW TČ je 2,5kW a to už se zkrotit dá. Koukněte, jestli tam také nemáte tu možnost.
10kWp JJZ, 3x SmartSolar 150/85, 3xVictron MP II 5kVA v paralelním režimu, Smartshunt, Cerbo GX, 16x400Ah LiFePO4 s JK BMS B2A24S20P + JK BMS Invertor
- eman
- Příspěvky: 2964
- Registrován: pát srp 31, 2012 9:20 pm
- Reputace:331
- Lokalita: Praha
- Systémové napětí: 48V
- Chci prodávat energii: NE
- Chci/Mám dotaci: NE
Re: Tepelne cerpadlo-zkusenost
Split už ti bez papíru neprodá ani Polák.kkristian píše: pon zář 30, 2024 4:04 pmnasiel som dalsie superlacne tepelne cerpadlo, tentoraz split:
https://allegro.sk/ponuka/tepelne-cerpa ... 6553525075
poculi ste uz o tejto znacke?
10kWp JJZ, 3x SmartSolar 150/85, 3xVictron MP II 5kVA v paralelním režimu, Smartshunt, Cerbo GX, 16x400Ah LiFePO4 s JK BMS B2A24S20P + JK BMS Invertor
- ElektroEzs
- Příspěvky: 3050
- Registrován: stř zář 21, 2022 10:03 am
- Reputace:118
- Lokalita: okolí Teplic
- Systémové napětí: 48V
- Výkon panelů [Wp]: 8340
- Kapacita baterie [kWh]: 14,4
- Chci prodávat energii: NE
- Chci/Mám dotaci: NE
Re: Tepelne cerpadlo-zkusenost
Kolegovy a1bert se to chovalo pres noc v pohode, bude to chtit vychytat to deltaT a jestli ridit podle vystupu nebo zpatecky. V okoli mam 3 LG Therma a vsichni maji nastavene rizeni podle zpatecky uz od montaze.
eman píše: pon zář 30, 2024 4:06 pmTakhle dementně se mi chová i Haier. Ale naštěstí v tom neštěstí, tam Číňan přidal možnost omezit výkon kompresoru na 50%, takže z 5kW TČ je 2,5kW a to už se zkrotit dá. Koukněte, jestli tam také nemáte tu možnost.
1: JZ 5460 Wp Ja Solar, JV 960 Wp Leapton, SV 1920 Wp Leapton, MPPT 250/100, MPPT 150/35, MPPT 150/45, 2x parallel Multiplus 2 5000VA, Cerbo GX + touch LCD, 2x 16 x EVE 332Ah LiFePO4 + JK BMS 200A + SmartShunt 500A
2: JZ 3600 Wp Canadian Solar, V 1800 Wp Canadian Solar, MPPT 150/70, MPPT 150/35, Multiplus 2 5000VA, Cerbo GX + touch LCD, 16 x EVE 280Ah LiFePO4 + JK BMS 200A + BMV700
2: JZ 3600 Wp Canadian Solar, V 1800 Wp Canadian Solar, MPPT 150/70, MPPT 150/35, Multiplus 2 5000VA, Cerbo GX + touch LCD, 16 x EVE 280Ah LiFePO4 + JK BMS 200A + BMV700
- ElektroEzs
- Příspěvky: 3050
- Registrován: stř zář 21, 2022 10:03 am
- Reputace:118
- Lokalita: okolí Teplic
- Systémové napětí: 48V
- Výkon panelů [Wp]: 8340
- Kapacita baterie [kWh]: 14,4
- Chci prodávat energii: NE
- Chci/Mám dotaci: NE
Re: Tepelne cerpadlo-zkusenost
Mas pravdu:-)Akorat na bazosi se da koupit bez papiru
eman píše: pon zář 30, 2024 4:07 pmSplit už ti bez papíru neprodá ani Polák.kkristian píše: pon zář 30, 2024 4:04 pmnasiel som dalsie superlacne tepelne cerpadlo, tentoraz split:
https://allegro.sk/ponuka/tepelne-cerpa ... 6553525075
poculi ste uz o tejto znacke?
1: JZ 5460 Wp Ja Solar, JV 960 Wp Leapton, SV 1920 Wp Leapton, MPPT 250/100, MPPT 150/35, MPPT 150/45, 2x parallel Multiplus 2 5000VA, Cerbo GX + touch LCD, 2x 16 x EVE 332Ah LiFePO4 + JK BMS 200A + SmartShunt 500A
2: JZ 3600 Wp Canadian Solar, V 1800 Wp Canadian Solar, MPPT 150/70, MPPT 150/35, Multiplus 2 5000VA, Cerbo GX + touch LCD, 16 x EVE 280Ah LiFePO4 + JK BMS 200A + BMV700
2: JZ 3600 Wp Canadian Solar, V 1800 Wp Canadian Solar, MPPT 150/70, MPPT 150/35, Multiplus 2 5000VA, Cerbo GX + touch LCD, 16 x EVE 280Ah LiFePO4 + JK BMS 200A + BMV700
- kkristian
- Příspěvky: 191
- Registrován: pát kvě 06, 2022 10:39 am
- Reputace:23
- Lokalita: Galanta
- Systémové napětí: 48V
- Výkon panelů [Wp]: 5730
- Kapacita baterie [kWh]: 14,3
- Chci prodávat energii: NE
- Chci/Mám dotaci: NE
Re: Tepelne cerpadlo-zkusenost
aha, to mi nenapadlo...ale pre istotu sa ho spytam, co keby predsa 
6x Longi 370 JV+ 6x Longi 370 JZ 4440 Wp, 3x430 Longi JZ 1290 Wp | Victron 150/35 MPPT | Must PV1800 Pro 5,2 kW | 16x LiFePo4 280Ah
- Mex
- Příspěvky: 2074
- Registrován: pát zář 29, 2023 4:12 am
- Reputace:389
- Lokalita: Brno
- Systémové napětí: >48V
Re: Tepelne cerpadlo-zkusenost
No to já taky.
A přišlo by mi to jako ideální stav.
Proto nevím co znamenala poznámka, že pro správnou činnost potřebuje vstupní teplotu minimálně o 10°C vyšší než je nastavená výstupní.
- eman
- Příspěvky: 2964
- Registrován: pát srp 31, 2012 9:20 pm
- Reputace:331
- Lokalita: Praha
- Systémové napětí: 48V
- Chci prodávat energii: NE
- Chci/Mám dotaci: NE
Re: Tepelne cerpadlo-zkusenost
Nevšiml jsem si tvého dotazu.Mex píše: ned zář 29, 2024 11:10 pmTím třícesťákem předpokládám myslíš termostatický směšovací ventil. Je to tak?eman píše: ned zář 29, 2024 2:33 pmmám za bojlerem trojcesťák nastavený na cca 45°C a ten potřebuje vodu aspoň o 10°C vyšší, aby správně mixoval
Protože o něm uvažuju, tak dotaz: jak se v praxi prosím projevuje to, že potřebuje vodu o 10°C teplejší aby správně mixoval?
Pokud by byl nastavený na výstupní teplotu třeba 40°C a v bojleru už by byla voda jen 30°C. Co by to v takovém případě udělalo?
To by i do té 30°C vody ještě přimíchával další studenou?
Nebo by se to projevilo malým průtokem?
Nebo co jiného špatného by to dělalo?
Díky.
Mám směšovák od ESBE a ten má podmínku, že teplá voda z bojleru musí být min. o 10°C vyšší, než je smíchaná teplota, která jde do řadu. Pokud to není dodrženo.....je stejná nebo nižší, tak defakto začne propouštět jenom vodu z bojleru, což ale u mě dělá pokles tlaku na polovinu, takže se sice osprchuješ, ale voda teče pomalu. Já mám bohužel hluboký vrt, takže nemám šanci dotlačit do baráku dostatečné množství vody.
Ještě bych chtěl dodat....vybírej fakt pečlivě. Ta mrcha je fakt citlivá na sebemenší zakolísání tlaku, takže stačí přepnout baterii na sprchu a hned se zavře, kvůli opaření. Pak ti vletí do sprchy ledová voda a několik sekund trvá, než se zase ventil otevře a začne míchat správně. Určitě koukej po nějakém rychlém typu. A nezapomeň dát kolem něj zpětné klapky, jinak ti poleze teplá do studené i bez průtoku.
10kWp JJZ, 3x SmartSolar 150/85, 3xVictron MP II 5kVA v paralelním režimu, Smartshunt, Cerbo GX, 16x400Ah LiFePO4 s JK BMS B2A24S20P + JK BMS Invertor
- a1bert
- Příspěvky: 142
- Registrován: pon úno 19, 2024 2:14 pm
- Reputace:13
- Lokalita: Ostrava
- Výkon panelů [Wp]: 0
- Kapacita baterie [kWh]: 0
- Chci prodávat energii: NE
- Chci/Mám dotaci: ANO
- Mex
- Příspěvky: 2074
- Registrován: pát zář 29, 2023 4:12 am
- Reputace:389
- Lokalita: Brno
- Systémové napětí: >48V
Re: Tepelne cerpadlo-zkusenost
Děkuji za odpověď.eman píše: pon zář 30, 2024 6:04 pmMám směšovák od ESBE a ten má podmínku, že teplá voda z bojleru musí být min. o 10°C vyšší, než je smíchaná teplota, která jde do řadu. Pokud to není dodrženo.....je stejná nebo nižší, tak defakto začne propouštět jenom vodu z bojleru, což ale u mě dělá pokles tlaku na polovinu, takže se sice osprchuješ, ale voda teče pomalu. Já mám bohužel hluboký vrt, takže nemám šanci dotlačit do baráku dostatečné množství vody.
Ještě bych chtěl dodat....vybírej fakt pečlivě. Ta mrcha je fakt citlivá na sebemenší zakolísání tlaku, takže stačí přepnout baterii na sprchu a hned se zavře, kvůli opaření. Pak ti vletí do sprchy ledová voda a několik sekund trvá, než se zase ventil otevře a začne míchat správně. Určitě koukej po nějakém rychlém typu. A nezapomeň dát kolem něj zpětné klapky, jinak ti poleze teplá do studené i bez průtoku.
Takže problém je pokles tlaku. Ale ten nastane zřejmě až omezeným průtokem toho termoventilu, ne?
Protože jinak je tlak a tedy i průtok stejný na vstupu studené do bojleru i na vstupu studené do termoventilu.
Čím jsi mě nepříjemně zaskočil, že to může mít úniky teplé ven do studené. Takže zpětná klapka. Díky za upozornění.
Chci tam dát něco takového:
https://www.elventil.cz/termostaticky-s ... 5297-31448
Kdo je online
Uživatelé procházející toto fórum: Claudebot [Bot]
