Výrazné rozdíly mezi 2x 4415 a 1x 8420, srovnání se 150/70
Souhrn tématu
Diskuze se zaměřuje na výrazné rozdíly v provozu a výkonu mezi dvěma menšími regulátory 4415 a jedním větším 8420 při stejných solárních panelech a konfiguraci. Testy ukazují, že 8420 dosahuje lepších výsledků zejména za špatného počasí, zatímco dva 4415 mají nižší efektivitu a větší ztráty. Doporučení je proto využívat raději jeden větší regulátor než rozdělovat panely na více menších, což může vést k výrazným rozdílům ve výrobě energie.
- cipis
- Moderátor
- Příspěvky: 6931
- Registrován: pon srp 16, 2021 9:31 pm
- Reputace:972
- Lokalita: blízko Brna
- Systémové napětí: 24V
- Výkon panelů [Wp]: 13+ kWp
- Kapacita baterie [kWh]: 40+26
- Chci prodávat energii: NE
- Chci/Mám dotaci: NE
- Bydliště: blízko Brna
Výrazné rozdíly mezi 2x 4415 a 1x 8420, srovnání se 150/70
Měl jsem už podezření koncem léta, ale teď se to začíná projevovat více.
Stejná střecha, stejné panely, stejná 3s konfigurace 340Wp panelů.
3s2p zapojeno na 8420, jedno 3s1p zapojeno na jeden 4415, druhé 3s1p zapojeno na druhý 4415. Víceméně stejná kabeláž, rozhozeno na dva regly, protože jsem prostě měl dva menší a ne jeden větší.
Předpokládal bych podobný denní zisk, u té dvojice řekněme menší, kvůli režii.
Ale aktuální skutečnost v hnusném počasí je výrazně jiná.
Včera to 2kW pole dalo 0,47 kWh, ale ty dvě poloviční pole 0,09 a 0,07 kWh. Když je venku hnus, tak jsou ty rozdíly takto příšerné, pokud trochu svítí, jako dneska malou chvíli, tak jsou rozdíly menší, 1,56 vs. 0,52+0,66, nicméně pořád značné.
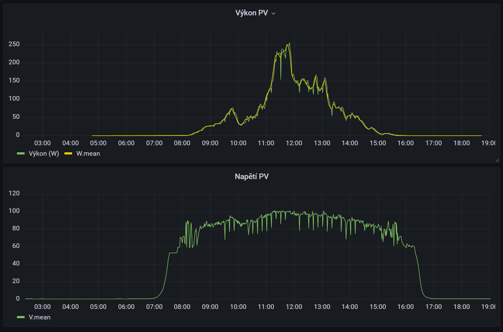
Není to tím, že by byly regly ve floatu, ale všiml jsem si, že slezou dost nízko s napětím panelů, klidně na 27 Voltů, kdežto u toho většího reglu se to drží stále kolem 100 Voltů.
Přijde mi to podobné, jak jsme jinde rozebírali cvakání jiných reglů při úsvitu a soumraku. Tady regl ty panely zatíží, tím to sleze, ale energie to dává ještě aspoň něco, tak to tak nechá, jede na mizerném proudu na mizerném napětí, ale jede. Tedy je tam "málo" panelů v ten okamžik.
Teď večer jsem to přepojil na 3s2p na jeden ten malý regl, jestli bude moc svítit, tak dostane pokouřit, protože je to víc než v datasheetu uváděných 1,5x, nicméně když bude škaredě, tak by se mohla ta teorie povrdit. Myslím si totiž, že když zůstane na těch cca. 100 Voltech, tak že z toho dostane víc.
Stejná střecha, stejné panely, stejná 3s konfigurace 340Wp panelů.
3s2p zapojeno na 8420, jedno 3s1p zapojeno na jeden 4415, druhé 3s1p zapojeno na druhý 4415. Víceméně stejná kabeláž, rozhozeno na dva regly, protože jsem prostě měl dva menší a ne jeden větší.
Předpokládal bych podobný denní zisk, u té dvojice řekněme menší, kvůli režii.
Ale aktuální skutečnost v hnusném počasí je výrazně jiná.
Včera to 2kW pole dalo 0,47 kWh, ale ty dvě poloviční pole 0,09 a 0,07 kWh. Když je venku hnus, tak jsou ty rozdíly takto příšerné, pokud trochu svítí, jako dneska malou chvíli, tak jsou rozdíly menší, 1,56 vs. 0,52+0,66, nicméně pořád značné.
Není to tím, že by byly regly ve floatu, ale všiml jsem si, že slezou dost nízko s napětím panelů, klidně na 27 Voltů, kdežto u toho většího reglu se to drží stále kolem 100 Voltů.
Přijde mi to podobné, jak jsme jinde rozebírali cvakání jiných reglů při úsvitu a soumraku. Tady regl ty panely zatíží, tím to sleze, ale energie to dává ještě aspoň něco, tak to tak nechá, jede na mizerném proudu na mizerném napětí, ale jede. Tedy je tam "málo" panelů v ten okamžik.
Teď večer jsem to přepojil na 3s2p na jeden ten malý regl, jestli bude moc svítit, tak dostane pokouřit, protože je to víc než v datasheetu uváděných 1,5x, nicméně když bude škaredě, tak by se mohla ta teorie povrdit. Myslím si totiž, že když zůstane na těch cca. 100 Voltech, tak že z toho dostane víc.
16+ kWp: 9850 Wp Jih, 2040 Wp Východ, 1490 Wp Západ, 2700 Wp mikroinvertory
Regulátory Epever a Victron
MP 24/5000 + Deye mikroinvertory 1+2,2 kW (můj byt + máti byt)
MP 24/1200 inet, sit, kamery atd.
Phoenix 24/5000 vytěžování do akumulačních kamen
Epever 3kW vytěžování do bojlerů + žebříky
1 kW "nabíječka" 24 V
40+ kWh staré olovo 26+ kWh Li-Ion
několik dalších MP jako záložní zdroje na různých místech
Modře píši jako moderátor, černě jako člen.
Regulátory Epever a Victron
MP 24/5000 + Deye mikroinvertory 1+2,2 kW (můj byt + máti byt)
MP 24/1200 inet, sit, kamery atd.
Phoenix 24/5000 vytěžování do akumulačních kamen
Epever 3kW vytěžování do bojlerů + žebříky
1 kW "nabíječka" 24 V
40+ kWh staré olovo 26+ kWh Li-Ion
několik dalších MP jako záložní zdroje na různých místech
Modře píši jako moderátor, černě jako člen.
- JiříK
- Příspěvky: 1042
- Registrován: pon bře 21, 2011 6:29 pm
- Reputace:73
- Bydliště: 345m n.m. v Chřibech
Re: Výrazné rozdíly mezi 2 ks 4415 a 1 ks 8420
S tím sjížděním napětí téměř až na napětí baterky mám zkušenost také. 4415 sjede, 2210 sjede, ale 4210 to nedělá. Pomáhá odpojit panely a zapojit po chvilce zpět. Ale za hodinu (třeba) si svéhlavě sjedou dolu znovu. Nebo taky ne. Nevím, co s tím... 
Pokud mě uvidíte tančit a nehraje hudba, vypněte, prosím, hlavní jistič...
- cipis
- Moderátor
- Příspěvky: 6931
- Registrován: pon srp 16, 2021 9:31 pm
- Reputace:972
- Lokalita: blízko Brna
- Systémové napětí: 24V
- Výkon panelů [Wp]: 13+ kWp
- Kapacita baterie [kWh]: 40+26
- Chci prodávat energii: NE
- Chci/Mám dotaci: NE
- Bydliště: blízko Brna
Re: Výrazné rozdíly mezi 2 ks 4415 a 1 ks 8420
Verzí fw to asi nebude, mám 1.56 a 2.00, jiné asi ani nejsou.
16+ kWp: 9850 Wp Jih, 2040 Wp Východ, 1490 Wp Západ, 2700 Wp mikroinvertory
Regulátory Epever a Victron
MP 24/5000 + Deye mikroinvertory 1+2,2 kW (můj byt + máti byt)
MP 24/1200 inet, sit, kamery atd.
Phoenix 24/5000 vytěžování do akumulačních kamen
Epever 3kW vytěžování do bojlerů + žebříky
1 kW "nabíječka" 24 V
40+ kWh staré olovo 26+ kWh Li-Ion
několik dalších MP jako záložní zdroje na různých místech
Modře píši jako moderátor, černě jako člen.
Regulátory Epever a Victron
MP 24/5000 + Deye mikroinvertory 1+2,2 kW (můj byt + máti byt)
MP 24/1200 inet, sit, kamery atd.
Phoenix 24/5000 vytěžování do akumulačních kamen
Epever 3kW vytěžování do bojlerů + žebříky
1 kW "nabíječka" 24 V
40+ kWh staré olovo 26+ kWh Li-Ion
několik dalších MP jako záložní zdroje na různých místech
Modře píši jako moderátor, černě jako člen.
- JiříK
- Příspěvky: 1042
- Registrován: pon bře 21, 2011 6:29 pm
- Reputace:73
- Bydliště: 345m n.m. v Chřibech
Re: Výrazné rozdíly mezi 2 ks 4415 a 1 ks 8420
Ta 4210 je nejstarší a nedělá to. Verzi FW nevím.
Pokud mě uvidíte tančit a nehraje hudba, vypněte, prosím, hlavní jistič...
- cipis
- Moderátor
- Příspěvky: 6931
- Registrován: pon srp 16, 2021 9:31 pm
- Reputace:972
- Lokalita: blízko Brna
- Systémové napětí: 24V
- Výkon panelů [Wp]: 13+ kWp
- Kapacita baterie [kWh]: 40+26
- Chci prodávat energii: NE
- Chci/Mám dotaci: NE
- Bydliště: blízko Brna
Re: Výrazné rozdíly mezi 2 ks 4415 a 1 ks 8420
Je napsaná na štítku na reglu, dá se to vyčíst přes ten jejich prográmek.
4210 mám dvě a tam to nepozoruji, mají verzi 1.56.
4210 mám dvě a tam to nepozoruji, mají verzi 1.56.
16+ kWp: 9850 Wp Jih, 2040 Wp Východ, 1490 Wp Západ, 2700 Wp mikroinvertory
Regulátory Epever a Victron
MP 24/5000 + Deye mikroinvertory 1+2,2 kW (můj byt + máti byt)
MP 24/1200 inet, sit, kamery atd.
Phoenix 24/5000 vytěžování do akumulačních kamen
Epever 3kW vytěžování do bojlerů + žebříky
1 kW "nabíječka" 24 V
40+ kWh staré olovo 26+ kWh Li-Ion
několik dalších MP jako záložní zdroje na různých místech
Modře píši jako moderátor, černě jako člen.
Regulátory Epever a Victron
MP 24/5000 + Deye mikroinvertory 1+2,2 kW (můj byt + máti byt)
MP 24/1200 inet, sit, kamery atd.
Phoenix 24/5000 vytěžování do akumulačních kamen
Epever 3kW vytěžování do bojlerů + žebříky
1 kW "nabíječka" 24 V
40+ kWh staré olovo 26+ kWh Li-Ion
několik dalších MP jako záložní zdroje na různých místech
Modře píši jako moderátor, černě jako člen.
- niceman
- Příspěvky: 119
- Registrován: ned dub 14, 2019 9:45 pm
- Reputace:6
Re: Výrazné rozdíly mezi 2 ks 4415 a 1 ks 8420
moj 4210 asi tak podobne = napr. ak je zataženo a momentalny vykon je 6-7 W a odpojim panely a znova zapojim tak vykon stupne na 21-22 W a behom 3.minut klesne zas na tych 6-7 W...
ak v tu chvilu napojim panely priamo na bateriu (čiže bez meniča) tak vykon je 6-7 W takže regler počas blbeho počasia nedela nic.... robi to zo všetkymi tromi FW..... ako neriešim,mam na haku,len konštatujem
ak v tu chvilu napojim panely priamo na bateriu (čiže bez meniča) tak vykon je 6-7 W takže regler počas blbeho počasia nedela nic.... robi to zo všetkymi tromi FW..... ako neriešim,mam na haku,len konštatujem
3x 280Wp 3P... MPPT Epever xtra 100/40... 12V,300Ah olovo...
- glottis
- Příspěvky: 3791
- Registrován: stř úno 02, 2022 10:30 am
- Reputace:494
- Lokalita: okolí Mělníka
- Systémové napětí: 48V
- Výkon panelů [Wp]: 13000
- Kapacita baterie [kWh]: 30
Re: Výrazné rozdíly mezi 2 ks 4415 a 1 ks 8420
mel jsem xtra4415n a v zasade to same chovani. Ale mel jsem jen jeden, jeste jsem byl mlady, hloupy a nemel porovnani s jinym tak me to netrapilo. Hlavne v zime dlouho trvalo nez naskocil na spravne napeti. Maji proste nicemny MPPT algoritmus. Kdyby si clovek nastavil napeti maximalniho vykonu rucne tak by to mozna bylo lepsi.
Pak jsem to vymenil za victron a zmena MPPT algoritmu a napeti na panelech byla patrna od prvniho zapojeni. Ale o kolik to vic/min vyrobi kdo vi. Ale tys to asi docela dobre kvantifikoval
asi 0,5kwh na danem stringu. Asi jim to nestoj iza to to doladit.
Pak jsem to vymenil za victron a zmena MPPT algoritmu a napeti na panelech byla patrna od prvniho zapojeni. Ale o kolik to vic/min vyrobi kdo vi. Ale tys to asi docela dobre kvantifikoval
- glottis
- Příspěvky: 3791
- Registrován: stř úno 02, 2022 10:30 am
- Reputace:494
- Lokalita: okolí Mělníka
- Systémové napětí: 48V
- Výkon panelů [Wp]: 13000
- Kapacita baterie [kWh]: 30
Re: Výrazné rozdíly mezi 2 ks 4415 a 1 ks 8420
chvilku se mi nechtelo hledat grafy ale pak me to zacalo zajimat 
4415 minuly rok nejake takove normalni dny v zime. a victron - jeden z nejhorsich dni ted Zavery ale delat nechci. Ten 4415 byl zase tak levnej, ze nez se vrati cena victronu v tech kwh navic ... pokud vubec
Jine mppt muzou byt klidne jeste lepsi 
4415 minuly rok nejake takove normalni dny v zime. a victron - jeden z nejhorsich dni ted Zavery ale delat nechci. Ten 4415 byl zase tak levnej, ze nez se vrati cena victronu v tech kwh navic ... pokud vubec
- cipis
- Moderátor
- Příspěvky: 6931
- Registrován: pon srp 16, 2021 9:31 pm
- Reputace:972
- Lokalita: blízko Brna
- Systémové napětí: 24V
- Výkon panelů [Wp]: 13+ kWp
- Kapacita baterie [kWh]: 40+26
- Chci prodávat energii: NE
- Chci/Mám dotaci: NE
- Bydliště: blízko Brna
Re: Výrazné rozdíly mezi 2 ks 4415 a 1 ks 8420
Jo, jak to mám teď "přepanelované", tak se to chová dle tvých starých grafů.
Velký regl najel 8:22 na 100+ V, kdežto ten malý o hodinu později. Aktuálně to má 130 W vs. 123 W, před tím to bylo 130 vs. 30 ...
Další nepřepanelovaný malý regl (s 1 kWp) najel právě teď, z jednotek Wattů rovnou na 54 W.
A vzhledem k tomu, že jsem byl asi ještě víc mladší a hloupější, tak mám takto víc kusů. Tj. ta ztráta je pak už mnohem větší. Prošel jsem teď ty další regly (nemám furt udělané vyčítání všech do nějakého grafovátka), a vesměs platí to, co se píše výše. 4210 to nedělají, ty jedou na podstatně vyšším napětí. A paradoxně 2x 340Wp na 4210 dává víc než 3x 340Wp na 4415. Dokud se na ní nedostane napětí na těch +/- 100 V.
Velký regl najel 8:22 na 100+ V, kdežto ten malý o hodinu později. Aktuálně to má 130 W vs. 123 W, před tím to bylo 130 vs. 30 ...
Další nepřepanelovaný malý regl (s 1 kWp) najel právě teď, z jednotek Wattů rovnou na 54 W.
A vzhledem k tomu, že jsem byl asi ještě víc mladší a hloupější, tak mám takto víc kusů. Tj. ta ztráta je pak už mnohem větší. Prošel jsem teď ty další regly (nemám furt udělané vyčítání všech do nějakého grafovátka), a vesměs platí to, co se píše výše. 4210 to nedělají, ty jedou na podstatně vyšším napětí. A paradoxně 2x 340Wp na 4210 dává víc než 3x 340Wp na 4415. Dokud se na ní nedostane napětí na těch +/- 100 V.
16+ kWp: 9850 Wp Jih, 2040 Wp Východ, 1490 Wp Západ, 2700 Wp mikroinvertory
Regulátory Epever a Victron
MP 24/5000 + Deye mikroinvertory 1+2,2 kW (můj byt + máti byt)
MP 24/1200 inet, sit, kamery atd.
Phoenix 24/5000 vytěžování do akumulačních kamen
Epever 3kW vytěžování do bojlerů + žebříky
1 kW "nabíječka" 24 V
40+ kWh staré olovo 26+ kWh Li-Ion
několik dalších MP jako záložní zdroje na různých místech
Modře píši jako moderátor, černě jako člen.
Regulátory Epever a Victron
MP 24/5000 + Deye mikroinvertory 1+2,2 kW (můj byt + máti byt)
MP 24/1200 inet, sit, kamery atd.
Phoenix 24/5000 vytěžování do akumulačních kamen
Epever 3kW vytěžování do bojlerů + žebříky
1 kW "nabíječka" 24 V
40+ kWh staré olovo 26+ kWh Li-Ion
několik dalších MP jako záložní zdroje na různých místech
Modře píši jako moderátor, černě jako člen.
- PetrP
- Příspěvky: 57
- Registrován: úte lis 13, 2012 7:24 pm
- Reputace:1
- Bydliště: Břeclavsko
Re: Výrazné rozdíly mezi 2 ks 4415 a 1 ks 8420
Stejné chování pozoruji u mých dvou Epever 10420an. Při mizerném počasí jako bylo dnes to ve 24V systému ráno vyleze s napětím panelů někam ke 35V a dává to zhruba 15 až 25W. Dokud se počasí alespoň kapku nezlepší, tak se to z tama nehne.
Přitom když panely odpojím a po pár vteřinách zase připojím, vyleze to na napětí na prázno ke 155V a po pár vteřinách to pak začne chvilku fungovat logicky kolem 130V napětí panelů a dává to nějakých 50 až 80W. Ale když je pořád stejně hnusně, zase to pak třeba po minutě sleze k 35V.
Asi se výrobci v MPPT algoritmu opravdu něco nepovedlo.
Ještě mám v garáži jeden asi 10 let starý Epsolar 3215 a ten funguje v mizerném počasí líp. Tam je radost pozorovat voltmetr a ampermetr jak s tím ten regulátor pracuje a pořád se snaží projíždět ty úrovně aby vytáhl z panelu co nejvíc. Příjde mě tam ten MPPT algoritmus promakanější než u těch nových velkých dvou 10420tek.
Ale opravdu se to týká jen ultra mizerného počasí, kdy je tmavo celý den jako bylo dnes tady u nás na jihu moravy, kdy 6kWp panelů dalo za celý den jen 0,39 kWh.
Jo a verze firmware těch dvou 10420tek je stejná, oba ukazují: V04.0+V03.11
Přitom když panely odpojím a po pár vteřinách zase připojím, vyleze to na napětí na prázno ke 155V a po pár vteřinách to pak začne chvilku fungovat logicky kolem 130V napětí panelů a dává to nějakých 50 až 80W. Ale když je pořád stejně hnusně, zase to pak třeba po minutě sleze k 35V.
Asi se výrobci v MPPT algoritmu opravdu něco nepovedlo.
Ještě mám v garáži jeden asi 10 let starý Epsolar 3215 a ten funguje v mizerném počasí líp. Tam je radost pozorovat voltmetr a ampermetr jak s tím ten regulátor pracuje a pořád se snaží projíždět ty úrovně aby vytáhl z panelu co nejvíc. Příjde mě tam ten MPPT algoritmus promakanější než u těch nových velkých dvou 10420tek.
Ale opravdu se to týká jen ultra mizerného počasí, kdy je tmavo celý den jako bylo dnes tady u nás na jihu moravy, kdy 6kWp panelů dalo za celý den jen 0,39 kWh.
Jo a verze firmware těch dvou 10420tek je stejná, oba ukazují: V04.0+V03.11
- cipis
- Moderátor
- Příspěvky: 6931
- Registrován: pon srp 16, 2021 9:31 pm
- Reputace:972
- Lokalita: blízko Brna
- Systémové napětí: 24V
- Výkon panelů [Wp]: 13+ kWp
- Kapacita baterie [kWh]: 40+26
- Chci prodávat energii: NE
- Chci/Mám dotaci: NE
- Bydliště: blízko Brna
Re: Výrazné rozdíly mezi 2 ks 4415 a 1 ks 8420
Tak za těch pár dnů a zbytků světla to zatím vychází tak, že ta "přepanelovaná" 4415 (2 kWp) startuje vždy o hodinu později a končí asi o 15 minut dříve než 8420 (2 kWp) ... Rozdíl dneska byl 0,45 kWh vs. 0,57 kWh. Nepřepanelované 4415 a 4210 jsou zatím totálně marné, tam je 0,06 kWh u obou polí 1 kWp a 0,68 kWp ...
16+ kWp: 9850 Wp Jih, 2040 Wp Východ, 1490 Wp Západ, 2700 Wp mikroinvertory
Regulátory Epever a Victron
MP 24/5000 + Deye mikroinvertory 1+2,2 kW (můj byt + máti byt)
MP 24/1200 inet, sit, kamery atd.
Phoenix 24/5000 vytěžování do akumulačních kamen
Epever 3kW vytěžování do bojlerů + žebříky
1 kW "nabíječka" 24 V
40+ kWh staré olovo 26+ kWh Li-Ion
několik dalších MP jako záložní zdroje na různých místech
Modře píši jako moderátor, černě jako člen.
Regulátory Epever a Victron
MP 24/5000 + Deye mikroinvertory 1+2,2 kW (můj byt + máti byt)
MP 24/1200 inet, sit, kamery atd.
Phoenix 24/5000 vytěžování do akumulačních kamen
Epever 3kW vytěžování do bojlerů + žebříky
1 kW "nabíječka" 24 V
40+ kWh staré olovo 26+ kWh Li-Ion
několik dalších MP jako záložní zdroje na různých místech
Modře píši jako moderátor, černě jako člen.
- bhava
- Příspěvky: 119
- Registrován: stř lis 14, 2018 1:43 pm
- Reputace:1
XTRA 3210N
Dobry den, rad by som sa spytal na jeden jav, ktorý pozorujem u Epever XTRA3210N, a sice, ze pri malom prude z panelov, napr. 10-15W, tj. ráno a večer, nejde do MPPT, a dáva velmi málo - napr. keď odpojím prívod z panelov a zasa ho pripojím, tak v prvom okamihu ukáže napr 64V 16W, a potom klesá, klesá, až napr. na 14,3V a 4W a tam sa ustáli. Neviem, či je to chyba softvéru, alebo prečo sa to deje. Neskôr počas dňa, už pekne ide. Vie mi to prosim niekto vysvetliť a tiež čo sa dá robiť? Zdá sa mi že teraz v zime dáva viac, keď dám panely paralelne, a idem do nižšie napätie, panely mám 37V, a väčší prúd, ale zasa nemám úplne dostatočný kábel na nízke napätie a vysoký prúd. Diky, s uctou, B
- Kostěj
- Příspěvky: 891
- Registrován: úte úno 25, 2014 9:33 pm
- Reputace:116
- Lokalita: Dobrovicko
- Systémové napětí: ~60 V
- Výkon panelů [Wp]: 9200
- Kapacita baterie [kWh]: 34
- Chci prodávat energii: NE
- Chci/Mám dotaci: NE
Re: XTRA 3210N
Pozoruji podobné chování i u epever tracer 6420. Když ráno startuje, docela dlouho se napěťově drží na 62V, jen o kousek výše nad napětím baterek. Až když se víc rozsvítí, skočí napětí kam má, na 110-120V. Vykládám si to tak, že mppt měnič má nějakou režii a tak při malém proudu to raději pustí do baterky "napřímo", protože by proud z panelů nemusel utáhnout buzení tranzistorů. Beru to jako vlastnost. Možná kdybych použil slabší měnič, naskočil by dříve, nevím.bhava píše:Neviem, či je to chyba softvéru, alebo prečo sa to deje...
7.8kWp (12x650Wp jih 35°: 2p3s EpeverTracer6420AN, 3p2s AxpertKing), AxpertKing 5kW/150V. LiFePo 34kWh: 18x280Ah (2022)+18x315Ah (2026). 2xJBDBMS-UART->ESP32->grafana+vytěžování 60V/4.8kW do NADO750. 5x280Wp (2013)-> přímotop.
- cipis
- Moderátor
- Příspěvky: 6931
- Registrován: pon srp 16, 2021 9:31 pm
- Reputace:972
- Lokalita: blízko Brna
- Systémové napětí: 24V
- Výkon panelů [Wp]: 13+ kWp
- Kapacita baterie [kWh]: 40+26
- Chci prodávat energii: NE
- Chci/Mám dotaci: NE
- Bydliště: blízko Brna
Re: XTRA 3210N
Vlastnost 
16+ kWp: 9850 Wp Jih, 2040 Wp Východ, 1490 Wp Západ, 2700 Wp mikroinvertory
Regulátory Epever a Victron
MP 24/5000 + Deye mikroinvertory 1+2,2 kW (můj byt + máti byt)
MP 24/1200 inet, sit, kamery atd.
Phoenix 24/5000 vytěžování do akumulačních kamen
Epever 3kW vytěžování do bojlerů + žebříky
1 kW "nabíječka" 24 V
40+ kWh staré olovo 26+ kWh Li-Ion
několik dalších MP jako záložní zdroje na různých místech
Modře píši jako moderátor, černě jako člen.
Regulátory Epever a Victron
MP 24/5000 + Deye mikroinvertory 1+2,2 kW (můj byt + máti byt)
MP 24/1200 inet, sit, kamery atd.
Phoenix 24/5000 vytěžování do akumulačních kamen
Epever 3kW vytěžování do bojlerů + žebříky
1 kW "nabíječka" 24 V
40+ kWh staré olovo 26+ kWh Li-Ion
několik dalších MP jako záložní zdroje na různých místech
Modře píši jako moderátor, černě jako člen.
- FRSO
- Příspěvky: 2472
- Registrován: ned srp 14, 2011 10:13 pm
- Reputace:163
- Lokalita: poblíž Hodonína
- Systémové napětí: >48V
- Výkon panelů [Wp]: 7200
- Kapacita baterie [kWh]: 9
Re: XTRA 3210N
Ta vlastnost bude asi PWM režim z důvodu nízkého proudu, setkal jsem se s tím třeba u modelů A, dělalo to i při průletu mraku, že to dost dlouho trvalo, než to přešlo do MPPT režimu. Prostě tak mají udělaný soft v některých modelech.Kostěj píše:Pozoruji podobné chování i u epever tracer 6420. Když ráno startuje, docela dlouho se napěťově drží na 62V, jen o kousek výše nad napětím baterek. Až když se víc rozsvítí, skočí napětí kam má, na 110-120V. Vykládám si to tak, že mppt měnič má nějakou režii a tak při malém proudu to raději pustí do baterky "napřímo", protože by proud z panelů nemusel utáhnout buzení tranzistorů. Beru to jako vlastnost. Možná kdybych použil slabší měnič, naskočil by dříve, nevím.bhava píše:Neviem, či je to chyba softvéru, alebo prečo sa to deje...
5,4 kWp JJZ 4deg,1,8kWp JV 24deg, do 13.8.2022 bylo 3,6 kWp, MPII 5k, Victron MPPT 250/85-TR, aku 9,45 kWh Lion 15S, BMS 200A, Smart Shunt 500A.
k 27.3.2025 13250kWh
K 22.10.2025 16550kWh
k 27.3.2025 13250kWh
K 22.10.2025 16550kWh
- Kustan
- Příspěvky: 10
- Registrován: sob led 14, 2023 10:41 am
- Reputace:2
- Lokalita: Frýdek-Místek
Re: Výrazné rozdíly mezi 2 ks 4415 a 1 ks 8420
Dotaz na cipis, píšeš že 4210 to nedělají, že se drží na vyšším napětí a pak v dalším příspěvku, že jsou marné. Jak to teda je? V případě, že jsou ok, tak s jakým firmwarem? Dík
- cipis
- Moderátor
- Příspěvky: 6931
- Registrován: pon srp 16, 2021 9:31 pm
- Reputace:972
- Lokalita: blízko Brna
- Systémové napětí: 24V
- Výkon panelů [Wp]: 13+ kWp
- Kapacita baterie [kWh]: 40+26
- Chci prodávat energii: NE
- Chci/Mám dotaci: NE
- Bydliště: blízko Brna
Re: Výrazné rozdíly mezi 2 ks 4415 a 1 ks 8420
Tam ta 4210 nepatří, ona nesjíždí jak ty 4415, nicméně startuje stejně později, jak ta 4415, oproti 8420/6420.
Teď mám na jednom 2kWp poli místo 4415 smartsolar 150/70 a dostal z toho 0,72, oproti 0,78 kWh za dnešek, ještě to zkusím prohodit, nejsem si jistý, jestli jedno z těch polí nepřijde o nějaké Wh kvůli rohu střechy souseda.
Teď mám na jednom 2kWp poli místo 4415 smartsolar 150/70 a dostal z toho 0,72, oproti 0,78 kWh za dnešek, ještě to zkusím prohodit, nejsem si jistý, jestli jedno z těch polí nepřijde o nějaké Wh kvůli rohu střechy souseda.
16+ kWp: 9850 Wp Jih, 2040 Wp Východ, 1490 Wp Západ, 2700 Wp mikroinvertory
Regulátory Epever a Victron
MP 24/5000 + Deye mikroinvertory 1+2,2 kW (můj byt + máti byt)
MP 24/1200 inet, sit, kamery atd.
Phoenix 24/5000 vytěžování do akumulačních kamen
Epever 3kW vytěžování do bojlerů + žebříky
1 kW "nabíječka" 24 V
40+ kWh staré olovo 26+ kWh Li-Ion
několik dalších MP jako záložní zdroje na různých místech
Modře píši jako moderátor, černě jako člen.
Regulátory Epever a Victron
MP 24/5000 + Deye mikroinvertory 1+2,2 kW (můj byt + máti byt)
MP 24/1200 inet, sit, kamery atd.
Phoenix 24/5000 vytěžování do akumulačních kamen
Epever 3kW vytěžování do bojlerů + žebříky
1 kW "nabíječka" 24 V
40+ kWh staré olovo 26+ kWh Li-Ion
několik dalších MP jako záložní zdroje na různých místech
Modře píši jako moderátor, černě jako člen.
- cipis
- Moderátor
- Příspěvky: 6931
- Registrován: pon srp 16, 2021 9:31 pm
- Reputace:972
- Lokalita: blízko Brna
- Systémové napětí: 24V
- Výkon panelů [Wp]: 13+ kWp
- Kapacita baterie [kWh]: 40+26
- Chci prodávat energii: NE
- Chci/Mám dotaci: NE
- Bydliště: blízko Brna
Re: Výrazné rozdíly mezi 2 ks 4415 a 1 ks 8420
Tak teď aktuálně (9:15):
6420 je na cca. 70-80 Voltech
150/70 je na 100 Voltech
8420 a i všechny ostatní 4415/4210 jsou na cca. 27,6 Voltech, a jejich výkony jsou ubohé (10-40 W), přitom ty první dva regly dávají 80, resp. 100 W .... Takže když to sečtu, tak přicházím tařka o stovky Wattů v téhle hnusotě ...
Edit 9:28: a teď zrovna se probral i ten 8420 a už je na něm též 100 W, jak na tom victronu (stejná pole). Ostatní zatím drží těch 27,6 V ...
6420 je na cca. 70-80 Voltech
150/70 je na 100 Voltech
8420 a i všechny ostatní 4415/4210 jsou na cca. 27,6 Voltech, a jejich výkony jsou ubohé (10-40 W), přitom ty první dva regly dávají 80, resp. 100 W .... Takže když to sečtu, tak přicházím tařka o stovky Wattů v téhle hnusotě ...
Edit 9:28: a teď zrovna se probral i ten 8420 a už je na něm též 100 W, jak na tom victronu (stejná pole). Ostatní zatím drží těch 27,6 V ...
16+ kWp: 9850 Wp Jih, 2040 Wp Východ, 1490 Wp Západ, 2700 Wp mikroinvertory
Regulátory Epever a Victron
MP 24/5000 + Deye mikroinvertory 1+2,2 kW (můj byt + máti byt)
MP 24/1200 inet, sit, kamery atd.
Phoenix 24/5000 vytěžování do akumulačních kamen
Epever 3kW vytěžování do bojlerů + žebříky
1 kW "nabíječka" 24 V
40+ kWh staré olovo 26+ kWh Li-Ion
několik dalších MP jako záložní zdroje na různých místech
Modře píši jako moderátor, černě jako člen.
Regulátory Epever a Victron
MP 24/5000 + Deye mikroinvertory 1+2,2 kW (můj byt + máti byt)
MP 24/1200 inet, sit, kamery atd.
Phoenix 24/5000 vytěžování do akumulačních kamen
Epever 3kW vytěžování do bojlerů + žebříky
1 kW "nabíječka" 24 V
40+ kWh staré olovo 26+ kWh Li-Ion
několik dalších MP jako záložní zdroje na různých místech
Modře píši jako moderátor, černě jako člen.
- glottis
- Příspěvky: 3791
- Registrován: stř úno 02, 2022 10:30 am
- Reputace:494
- Lokalita: okolí Mělníka
- Systémové napětí: 48V
- Výkon panelů [Wp]: 13000
- Kapacita baterie [kWh]: 30
Re: Výrazné rozdíly mezi 2 ks 4415 a 1 ks 8420
dobre porovnani
ono teda kdyz vezmes ze ikdyz by byl pul hodiny snizeny vykon tak je to pri 100W asi 50Wh. Jestli ma cenu se tim zabyvat. Do instalace, kde se resi kazda Wh asi jo ale jinak bych z toho nebyl zase tak smutnej.
ono teda kdyz vezmes ze ikdyz by byl pul hodiny snizeny vykon tak je to pri 100W asi 50Wh. Jestli ma cenu se tim zabyvat. Do instalace, kde se resi kazda Wh asi jo ale jinak bych z toho nebyl zase tak smutnej.
- cipis
- Moderátor
- Příspěvky: 6931
- Registrován: pon srp 16, 2021 9:31 pm
- Reputace:972
- Lokalita: blízko Brna
- Systémové napětí: 24V
- Výkon panelů [Wp]: 13+ kWp
- Kapacita baterie [kWh]: 40+26
- Chci prodávat energii: NE
- Chci/Mám dotaci: NE
- Bydliště: blízko Brna
Re: Výrazné rozdíly mezi 2 ks 4415 a 1 ks 8420
Jenže ono to je horší ... Ty ostatní dosud nenajely na vyšší napětí.
Oba větší epevery + victron se drží kolem 100 V (viditelně se tu zhoršilo už tak horší počasí) a stále dávají 80-90 W, kdežto zbytek je tařka v jednotkách wattů, pokud to přepočítám na velikosti polí, tak je to tak 2x-4x méně.
Takže řekněme tyhle tři pole dají 250 W, zbytek tak 60 W, takže už chybí cca. 200 W. Takže to klidně za den 1-2 kWh rozdílu dá. A v momentě, kdy já mám aktuální svou spotřebu (neberu ty servery) za den ty 1-2 kWh, tak je to vlastně rozdíl jednoho dne.
Jaro/léto/podzim to nemá cenu řešit, ale v té zimě rozhoduje každý vytěžený Watt.
Při trvalé spotřebě 300-350 W to dělá pak hodně, jestli je furt něco dokrmované z baterky anebo je to šul nul, či ještě něco maličko doteče do baterek.
Tím, jak jsem dal ten victron, tak teď aktuálně nemám žádnou 4415 přepanelovanou, ale zkusím tak spojit dvě východní pole, jestli aspoň přepanelovaná 4415 nastartuje aspoň za tu půlhodinu/hodinu.
Vzhledem k tomu, že nemám online vyčítání ze všeho, tak to samozřejmě vnáší chyby, nicméně se zdá:
6420 startuje +/- podobně jako 150/70
8420 nastartovala o 10-20 minut později než 150/70 (zde se pak na konci dne uvidí, jaké budou zisky za celý den)
4415, pokud není přepanelovaná, tak se stále drží na malém napětí
4210, tohle je krapet překvapení, protože z předchozích měření vycházelo, že dokázala najet na vyšší napětí, je ale fakt, že je jen na dvou 340Wp panelech, a venku je opravdu hnusně, tak to prostě potřebuje více. Aktuálně má 8 W, což je na panel cca. půlka vůči 150/70 a velkým epeverům. Dtto nepřepanelované 4415.
Aktuální závěr je ten, že v téhle hnusotě se 6420/8420/ 150/70 drží hodně podobně, jaká bude celková výtěžnost se uvidí večer.
Potíž je s těma malýma mrchama, jsou teď prostě marné.
Když to ještě vezmu přes peníze, tak 2x 4415 je levnější jak 1x 8420, jenže ty ztráty za jednu zimu mohou být 1-2 tisíce, tudíž se "lepší" regulátor zaplatí za první zimu. A když vezmu v potaz rozdíl cen vůči 150/70, tak je to řekněme 3-4 zimy. Z toho jednoznačně plyne, že nemá smysl rozhazovat panely po menších regulátorech, když je to alespoň v podobném směru/sklonu/atd., a radši je navěsit na jeden větší regl. Samozřejmě, když to je malé pole na západ, kam další panel nedám, tak to nemá smysl dávat na předimenzovaný větší měnič, je ale třeba se smířit s tím, že to prostě v zimě nic nedá.
Oba větší epevery + victron se drží kolem 100 V (viditelně se tu zhoršilo už tak horší počasí) a stále dávají 80-90 W, kdežto zbytek je tařka v jednotkách wattů, pokud to přepočítám na velikosti polí, tak je to tak 2x-4x méně.
Takže řekněme tyhle tři pole dají 250 W, zbytek tak 60 W, takže už chybí cca. 200 W. Takže to klidně za den 1-2 kWh rozdílu dá. A v momentě, kdy já mám aktuální svou spotřebu (neberu ty servery) za den ty 1-2 kWh, tak je to vlastně rozdíl jednoho dne.
Jaro/léto/podzim to nemá cenu řešit, ale v té zimě rozhoduje každý vytěžený Watt.
Při trvalé spotřebě 300-350 W to dělá pak hodně, jestli je furt něco dokrmované z baterky anebo je to šul nul, či ještě něco maličko doteče do baterek.
Tím, jak jsem dal ten victron, tak teď aktuálně nemám žádnou 4415 přepanelovanou, ale zkusím tak spojit dvě východní pole, jestli aspoň přepanelovaná 4415 nastartuje aspoň za tu půlhodinu/hodinu.
Vzhledem k tomu, že nemám online vyčítání ze všeho, tak to samozřejmě vnáší chyby, nicméně se zdá:
6420 startuje +/- podobně jako 150/70
8420 nastartovala o 10-20 minut později než 150/70 (zde se pak na konci dne uvidí, jaké budou zisky za celý den)
4415, pokud není přepanelovaná, tak se stále drží na malém napětí
4210, tohle je krapet překvapení, protože z předchozích měření vycházelo, že dokázala najet na vyšší napětí, je ale fakt, že je jen na dvou 340Wp panelech, a venku je opravdu hnusně, tak to prostě potřebuje více. Aktuálně má 8 W, což je na panel cca. půlka vůči 150/70 a velkým epeverům. Dtto nepřepanelované 4415.
Aktuální závěr je ten, že v téhle hnusotě se 6420/8420/ 150/70 drží hodně podobně, jaká bude celková výtěžnost se uvidí večer.
Potíž je s těma malýma mrchama, jsou teď prostě marné.
Když to ještě vezmu přes peníze, tak 2x 4415 je levnější jak 1x 8420, jenže ty ztráty za jednu zimu mohou být 1-2 tisíce, tudíž se "lepší" regulátor zaplatí za první zimu. A když vezmu v potaz rozdíl cen vůči 150/70, tak je to řekněme 3-4 zimy. Z toho jednoznačně plyne, že nemá smysl rozhazovat panely po menších regulátorech, když je to alespoň v podobném směru/sklonu/atd., a radši je navěsit na jeden větší regl. Samozřejmě, když to je malé pole na západ, kam další panel nedám, tak to nemá smysl dávat na předimenzovaný větší měnič, je ale třeba se smířit s tím, že to prostě v zimě nic nedá.
16+ kWp: 9850 Wp Jih, 2040 Wp Východ, 1490 Wp Západ, 2700 Wp mikroinvertory
Regulátory Epever a Victron
MP 24/5000 + Deye mikroinvertory 1+2,2 kW (můj byt + máti byt)
MP 24/1200 inet, sit, kamery atd.
Phoenix 24/5000 vytěžování do akumulačních kamen
Epever 3kW vytěžování do bojlerů + žebříky
1 kW "nabíječka" 24 V
40+ kWh staré olovo 26+ kWh Li-Ion
několik dalších MP jako záložní zdroje na různých místech
Modře píši jako moderátor, černě jako člen.
Regulátory Epever a Victron
MP 24/5000 + Deye mikroinvertory 1+2,2 kW (můj byt + máti byt)
MP 24/1200 inet, sit, kamery atd.
Phoenix 24/5000 vytěžování do akumulačních kamen
Epever 3kW vytěžování do bojlerů + žebříky
1 kW "nabíječka" 24 V
40+ kWh staré olovo 26+ kWh Li-Ion
několik dalších MP jako záložní zdroje na různých místech
Modře píši jako moderátor, černě jako člen.
Kdo je online
Uživatelé procházející toto fórum: Claudebot [Bot]
