FVE s podporou z DS
Souhrn tématu
Uživatel amatér plánuje fotovoltaickou elektrárnu (FVE) s podporou ze sítě (DS), která by pokryla spotřebu během vysokého tarifu pomocí FV panelů a baterií. Spotřeba je rozdělena na vysoký a nízký tarif, přičemž nízký tarif bude čerpán ze sítě a baterií. Diskutuje se o vhodné velikosti panelů a baterií, praktických zkušenostech s provozem a doplňkových technologiích, jako je monitorování vlhkosti nebo ohřev bazénu. Fórum nabízí reálné zkušenosti a rady pro efektivní využití FVE s podporou z DS.
- kodl69
- Příspěvky: 8345
- Registrován: sob črc 19, 2014 8:56 pm
- Reputace:1069
- Lokalita: severně od Brna
- Systémové napětí: 48V
- Výkon panelů [Wp]: 8kWp
- Kapacita baterie [kWh]: 12kWh
- Chci prodávat energii: NE
- Chci/Mám dotaci: NE
Re: FVE s podporou z DS
Pěknej návod. Já už jsem to naučil děti, i s tím, že z jedné baterie, odmontují perlátor. A opakují to poměrně často. Spíš mě děsí, že je ten vzduch pryč čím dál častěj, a nikde se nedaří detekovat únik, do vody to taky asi nejde, to by v ní byly bublinky...
ostrov skoro 8kWp neustále ve stádiu zrodu: smartshunt(ex WBJR), MPPT150/45, MPPT 250/100(ex midnitesolar 150 clasic lite), 16S a různě P cca 340Ah Winston, MP II 5000,( ex Powerjack 8kW, ex samodomo cca 4kW). 48V DC rozvody a spotřebiče.
- ZdZ
- Příspěvky: 828
- Registrován: pon led 24, 2022 7:27 pm
- Reputace:6
Re: FVE s podporou z DS
na bublinky bys musel toho vzduchu do vody cpát mnohonásobně víc, takhle to nepoznáš
mizet to může pouze přes děravou membránu do vody, nebo někde u závitu u ventilku, jinak to nemá kam uniknout
namazal jsi celou nádobou saponátovou vodou po natlakování aspoň na 5 barů ? třeba je někde mikrotrhlinka
mizet to může pouze přes děravou membránu do vody, nebo někde u závitu u ventilku, jinak to nemá kam uniknout
namazal jsi celou nádobou saponátovou vodou po natlakování aspoň na 5 barů ? třeba je někde mikrotrhlinka
Ostrov. Aktuálně v provozu 15 kWp 12+10+10 55°jih, 30kWh 48V + 3kWk 12V Lifepo4 a 2x Easun smp 5kW sfázovaný + 3x Must mppt 6kW + UPS 12V 500Va + 3F měnič 3x400V 6kW.
Nabíječka 1kW z generátoru. Elektro koltel 48V DC, 9kW 9 stupňů regulace. 750lt aku nádrž, 200l bojler. 3x split klima na topení a chlazení a samozřejmě automat na uhlí. Protože jsem Eko a Wegan v jedné osobě
!
Nabíječka 1kW z generátoru. Elektro koltel 48V DC, 9kW 9 stupňů regulace. 750lt aku nádrž, 200l bojler. 3x split klima na topení a chlazení a samozřejmě automat na uhlí. Protože jsem Eko a Wegan v jedné osobě
- rva
- Příspěvky: 4832
- Registrován: úte dub 23, 2013 10:21 am
- Reputace:941
- Lokalita: Kousek od Lysé nad Labem
- Systémové napětí: 48V
- Výkon panelů [Wp]: 46000
- Kapacita baterie [kWh]: 40
- Chci prodávat energii: NE
- Chci/Mám dotaci: NE
- Bydliště: Kousek od Lysé nad Labem
Re: FVE s podporou z DS
Zdá se mi, že to rychleji uniká, když to pracuje. Mám totiž jednu natlakovanou nádobu po opravě ventilku v rezervě a z té tlak utíká mnohem pomaleji. A u reverzní osmózy mám malou nádobu, která ani nejde dotlakovat, ale zdá se, že ta za těch deset let neutíká vůbec: http://www.mangala.cz/tank-ro-plastovy- ... p-638.html
_______________________________________________________________________
43 kWp, LiFePO4 62 kWh,
EPSolar 60 A/150 V ET6415N + 3x Isolar SM II (5 kW, 450 V, 80 A) + Axpert PIP 5048MS
43 kWp, LiFePO4 62 kWh,
EPSolar 60 A/150 V ET6415N + 3x Isolar SM II (5 kW, 450 V, 80 A) + Axpert PIP 5048MS
- ZdZ
- Příspěvky: 828
- Registrován: pon led 24, 2022 7:27 pm
- Reputace:6
Re: FVE s podporou z DS
saponát voda a štětec a máš hned jasno
Ostrov. Aktuálně v provozu 15 kWp 12+10+10 55°jih, 30kWh 48V + 3kWk 12V Lifepo4 a 2x Easun smp 5kW sfázovaný + 3x Must mppt 6kW + UPS 12V 500Va + 3F měnič 3x400V 6kW.
Nabíječka 1kW z generátoru. Elektro koltel 48V DC, 9kW 9 stupňů regulace. 750lt aku nádrž, 200l bojler. 3x split klima na topení a chlazení a samozřejmě automat na uhlí. Protože jsem Eko a Wegan v jedné osobě
!
Nabíječka 1kW z generátoru. Elektro koltel 48V DC, 9kW 9 stupňů regulace. 750lt aku nádrž, 200l bojler. 3x split klima na topení a chlazení a samozřejmě automat na uhlí. Protože jsem Eko a Wegan v jedné osobě
- rva
- Příspěvky: 4832
- Registrován: úte dub 23, 2013 10:21 am
- Reputace:941
- Lokalita: Kousek od Lysé nad Labem
- Systémové napětí: 48V
- Výkon panelů [Wp]: 46000
- Kapacita baterie [kWh]: 40
- Chci prodávat energii: NE
- Chci/Mám dotaci: NE
- Bydliště: Kousek od Lysé nad Labem
Re: FVE s podporou z DS
Další rok s fotovoltaikou. Vyrobilo se opět o něco více než v předchozích letech a spotřeba z distribuce o něco poklesla. Pomohlo tomu více FV panelů, které podpořily vytápění.
_______________________________________________________________________
43 kWp, LiFePO4 62 kWh,
EPSolar 60 A/150 V ET6415N + 3x Isolar SM II (5 kW, 450 V, 80 A) + Axpert PIP 5048MS
43 kWp, LiFePO4 62 kWh,
EPSolar 60 A/150 V ET6415N + 3x Isolar SM II (5 kW, 450 V, 80 A) + Axpert PIP 5048MS
- rva
- Příspěvky: 4832
- Registrován: úte dub 23, 2013 10:21 am
- Reputace:941
- Lokalita: Kousek od Lysé nad Labem
- Systémové napětí: 48V
- Výkon panelů [Wp]: 46000
- Kapacita baterie [kWh]: 40
- Chci prodávat energii: NE
- Chci/Mám dotaci: NE
- Bydliště: Kousek od Lysé nad Labem
Re: FVE s podporou z DS
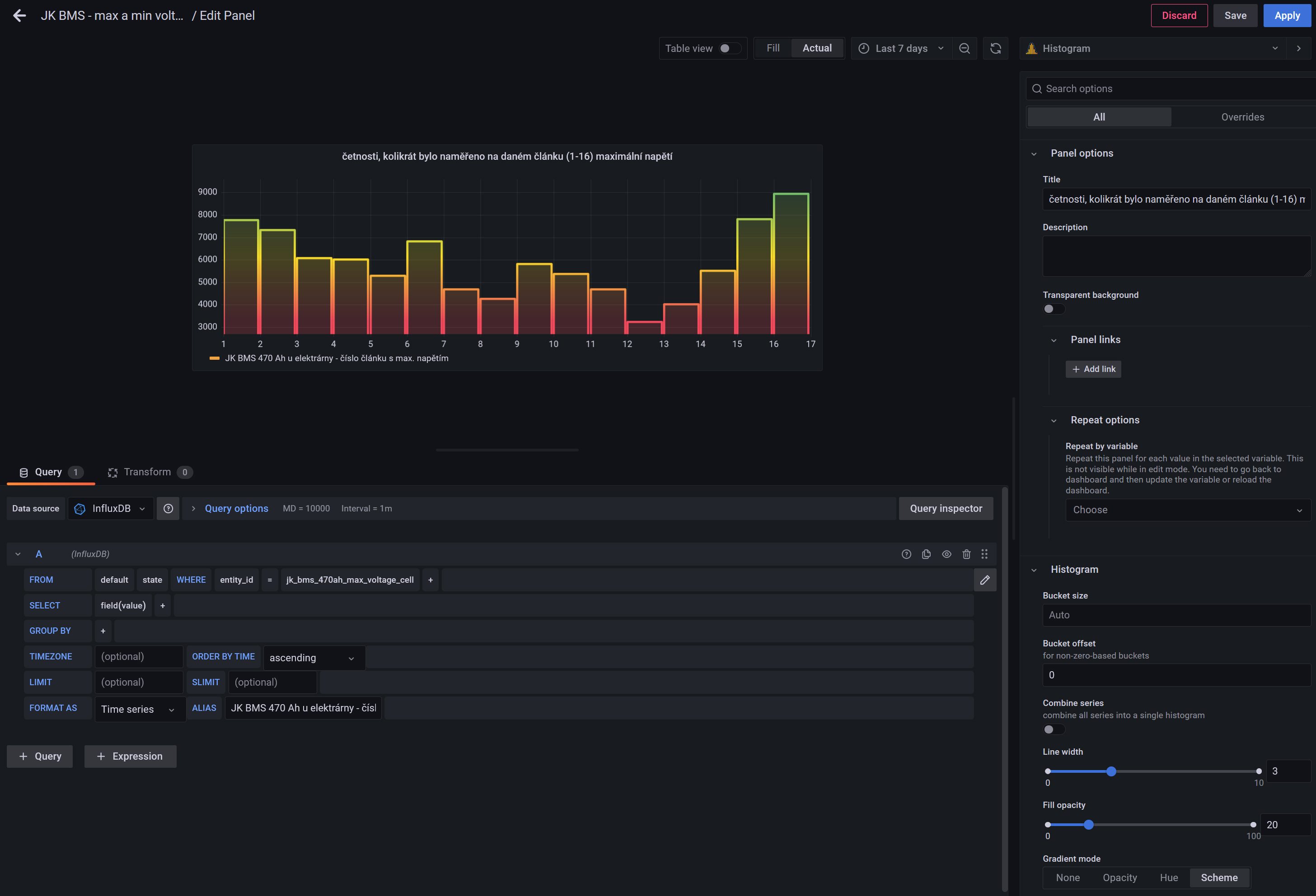
Při integraci JK-BMS do Home Assistant přes ESPHome (je potřeba další hardware s wifi+BlueTooth - např. ESP32, návod dle https://github.com/syssi/esphome-jk-bms ... ample.yaml) se pak z BMS vyčítá spousta entit. Kromě jiného i číslo článku, na kterém se naměřilo maximální (popřípadě minimální) napětí. Vypadá to nepřehledně, každou chvíli je nejvyšší napětí změřeno na jiném článku: V Grafaně je ale i typ grafu "Histogram" a pak už dostanu něco užitečného: Pokud by byly všechny články (a propojky mezi nimi) stejné, stejně často by na nich bylo max. napětí. Čím větší mezi nimi budou rozdíly, tím víc budou sloupce rozházené.
1. Pokud bude mít nějaký článek nižší kapacitu, bude často patřit mezi ty s max. napětím a současně i s min. napětím - protože se nejdřív nabije i vybije. V grafu výše je takovým podezřelý článek č.3.
2. Pokud bude některý článek trpět vyšším samovybíjením, tak bude často patřit mezi články s minimálním napětím, ale ne mezi ty s max. napětím. V grafu výše je takovým podezřelý článek č.14.
Obdobně se dá usuzovat něco o vnitřních odporech článků.
Beru si z toho to, že je dobré se občas podívat, jak takový graf vypadá a pokud tam budou schody, tak zpozornět a zvážit, jestli není čas na nějakou údržbu.
Rozdíly mezi články "vyhlazuje" u této BMS přelévací balancér, bez něj by rozdíly byly větší a rostly by s časem.
1. Pokud bude mít nějaký článek nižší kapacitu, bude často patřit mezi ty s max. napětím a současně i s min. napětím - protože se nejdřív nabije i vybije. V grafu výše je takovým podezřelý článek č.3.
2. Pokud bude některý článek trpět vyšším samovybíjením, tak bude často patřit mezi články s minimálním napětím, ale ne mezi ty s max. napětím. V grafu výše je takovým podezřelý článek č.14.
Obdobně se dá usuzovat něco o vnitřních odporech článků.
Beru si z toho to, že je dobré se občas podívat, jak takový graf vypadá a pokud tam budou schody, tak zpozornět a zvážit, jestli není čas na nějakou údržbu.
Rozdíly mezi články "vyhlazuje" u této BMS přelévací balancér, bez něj by rozdíly byly větší a rostly by s časem.
_______________________________________________________________________
43 kWp, LiFePO4 62 kWh,
EPSolar 60 A/150 V ET6415N + 3x Isolar SM II (5 kW, 450 V, 80 A) + Axpert PIP 5048MS
43 kWp, LiFePO4 62 kWh,
EPSolar 60 A/150 V ET6415N + 3x Isolar SM II (5 kW, 450 V, 80 A) + Axpert PIP 5048MS
- rva
- Příspěvky: 4832
- Registrován: úte dub 23, 2013 10:21 am
- Reputace:941
- Lokalita: Kousek od Lysé nad Labem
- Systémové napětí: 48V
- Výkon panelů [Wp]: 46000
- Kapacita baterie [kWh]: 40
- Chci prodávat energii: NE
- Chci/Mám dotaci: NE
- Bydliště: Kousek od Lysé nad Labem
Re: FVE s podporou z DS
Koukám, že v textu jsem ta čísla článků nějak popletl. Článek 3 vypadá na vyšší samovybíjení, patří stále mezi články s nejnižším napětím a téměř nikdy na něm není nejvyšší napětí.
A článek 14 vypadá, že má možná vyšší kapacitu, protože je na něm málokdy nejnižší napětí. BMS mám nastaveno na balancování mezi články když je na nich vyšší napětí než 3.3 V, což je v podstatě top balancování když jsou články nabité.
A článek 14 vypadá, že má možná vyšší kapacitu, protože je na něm málokdy nejnižší napětí. BMS mám nastaveno na balancování mezi články když je na nich vyšší napětí než 3.3 V, což je v podstatě top balancování když jsou články nabité.
_______________________________________________________________________
43 kWp, LiFePO4 62 kWh,
EPSolar 60 A/150 V ET6415N + 3x Isolar SM II (5 kW, 450 V, 80 A) + Axpert PIP 5048MS
43 kWp, LiFePO4 62 kWh,
EPSolar 60 A/150 V ET6415N + 3x Isolar SM II (5 kW, 450 V, 80 A) + Axpert PIP 5048MS
- kybos
- Příspěvky: 2837
- Registrován: sob zář 08, 2012 10:40 pm
- Reputace:522
- Lokalita: Šternberk
- Systémové napětí: 48V
- Výkon panelů [Wp]: 15000
- Kapacita baterie [kWh]: 40
- Bydliště: v údolí mezi kopci
Re: FVE s podporou z DS
Je dobré se podívat na to, jak vypadá odpor propojek. Nějakou dobu jsem kolem toho chodil s mikrovoltmetrem a potom jsem na základě detailních měření vyměnil nerezové matice na propojkách za mosazné a při tom jsem vyhodil nerezovou pérovku a podložku pod maticemi. Celkový odpor propojky (včetně přechodových) mezi články klesl z cca 300 mikroohmů na 30 mikroohmů a balanční obvody se najednou začaly chovat docela předpokládaně. Články, které se dříve tvářily jako by se nestíhaly nabíjet, byly najednou docela v pořádku. Při povoleném utahovacím momentu 2,5 Nm byly u nerezových spojovacích komponentů řádově větší přechodové odpory, které zkreslovaly naměřené hodnoty balancérů. Oproti standardně dodávanému propojovacímu pásku jsem přidal ještě jeden a přívod k balancéru vedu důsledně z prostředka pásku. Ještě od doby olověných akumulátorů jsem používal nerezové šrouby, matice a podložky, které sice nekorodují ale zato mají výrazně větší odpor. Přehozením spojovacího materiálu za mosaz klesl přechodový odpor na desetinu a balanční obvody se chovají mnohem lépe.
15 kWp JJZ + 3x Tristar MPPT60 + Victron 150/100 + 48V LiFePO 850 Ah + UPS 8kW (MPP-Solar 8048 LC) + 4 x nabíječka 1,2 kW (DELTA) Start: 2012
- rva
- Příspěvky: 4832
- Registrován: úte dub 23, 2013 10:21 am
- Reputace:941
- Lokalita: Kousek od Lysé nad Labem
- Systémové napětí: 48V
- Výkon panelů [Wp]: 46000
- Kapacita baterie [kWh]: 40
- Chci prodávat energii: NE
- Chci/Mám dotaci: NE
- Bydliště: Kousek od Lysé nad Labem
Re: FVE s podporou z DS
Tady balancování a měření napětí provádí ta samá BMS. Podle obr. výše nejčastěji změří, že max. napětí je na článku 1. Tedy z tohoto článku se nejčastěji odebere nějaký náboj a přenese se na článek, kde se změří nejnižší napětí.
Nejnižší napětí se nejčastěji změří na článku 15 (nebo 3), tedy tyto články dostanou nějaký náboj z balancéru nejčastěji.
Graf je za 7 dní, tak bych očekával, že tímto dlouhodobým předáváním náboje by mělo dojít k vyrovnání bez nějakých velkých schodů. Na každém článku se pak občas naměří maximální napětí a občas minimální napětí. Teda pokud mají články podobné vlastnosti.
A vliv propojek a různých přechodových odporů na měření a balancování? Ten bude větší při vyšších proudech. Při dobíjení by na daném článku (+ vyšším přechodovém odporu) BMS naměřila vyšší hodnotu napětí a při vybíjení nižší hodnotu, než jaká by byla na terminálech článku. Což by z grafu mělo být taky patrné.
Já jsem chtěl nějakou rychlou jednoduchou metodu, jak bez demontáže článků odhalit nějaké nesrovnalosti dříve než přerostou do problému. Takový typ grafu by to snad umožňoval.
Ale zjišťuji, že se potřebuji něco doučit z kladení dotazů do databáze, abych dostal to, co chci.
Nejnižší napětí se nejčastěji změří na článku 15 (nebo 3), tedy tyto články dostanou nějaký náboj z balancéru nejčastěji.
Graf je za 7 dní, tak bych očekával, že tímto dlouhodobým předáváním náboje by mělo dojít k vyrovnání bez nějakých velkých schodů. Na každém článku se pak občas naměří maximální napětí a občas minimální napětí. Teda pokud mají články podobné vlastnosti.
A vliv propojek a různých přechodových odporů na měření a balancování? Ten bude větší při vyšších proudech. Při dobíjení by na daném článku (+ vyšším přechodovém odporu) BMS naměřila vyšší hodnotu napětí a při vybíjení nižší hodnotu, než jaká by byla na terminálech článku. Což by z grafu mělo být taky patrné.
Já jsem chtěl nějakou rychlou jednoduchou metodu, jak bez demontáže článků odhalit nějaké nesrovnalosti dříve než přerostou do problému. Takový typ grafu by to snad umožňoval.
Ale zjišťuji, že se potřebuji něco doučit z kladení dotazů do databáze, abych dostal to, co chci.
_______________________________________________________________________
43 kWp, LiFePO4 62 kWh,
EPSolar 60 A/150 V ET6415N + 3x Isolar SM II (5 kW, 450 V, 80 A) + Axpert PIP 5048MS
43 kWp, LiFePO4 62 kWh,
EPSolar 60 A/150 V ET6415N + 3x Isolar SM II (5 kW, 450 V, 80 A) + Axpert PIP 5048MS
- cipis
- Moderátor
- Příspěvky: 6964
- Registrován: pon srp 16, 2021 9:31 pm
- Reputace:980
- Lokalita: blízko Brna
- Systémové napětí: 24V
- Výkon panelů [Wp]: 13+ kWp
- Kapacita baterie [kWh]: 40+26
- Chci prodávat energii: NE
- Chci/Mám dotaci: NE
- Bydliště: blízko Brna
Re: FVE s podporou z DS
kybos: Z čeho jsou ty štefty, na které to šroubuješ? Jestli z hliníku, tak by se to nemuselo mít moc rádo s tou mědí v mosazi ...
16+ kWp: 9850 Wp Jih, 2040 Wp Východ, 1490 Wp Západ, 2700 Wp mikroinvertory
Regulátory Epever a Victron
MP 24/5000 + Deye mikroinvertory 1+2,2 kW (můj byt + máti byt)
MP 24/1200 inet, sit, kamery atd.
Phoenix 24/5000 vytěžování do akumulačních kamen
Epever 3kW vytěžování do bojlerů + žebříky
1 kW "nabíječka" 24 V
40+ kWh staré olovo 26+ kWh Li-Ion
několik dalších MP jako záložní zdroje na různých místech
Modře píši jako moderátor, černě jako člen.
Regulátory Epever a Victron
MP 24/5000 + Deye mikroinvertory 1+2,2 kW (můj byt + máti byt)
MP 24/1200 inet, sit, kamery atd.
Phoenix 24/5000 vytěžování do akumulačních kamen
Epever 3kW vytěžování do bojlerů + žebříky
1 kW "nabíječka" 24 V
40+ kWh staré olovo 26+ kWh Li-Ion
několik dalších MP jako záložní zdroje na různých místech
Modře píši jako moderátor, černě jako člen.
- kybos
- Příspěvky: 2837
- Registrován: sob zář 08, 2012 10:40 pm
- Reputace:522
- Lokalita: Šternberk
- Systémové napětí: 48V
- Výkon panelů [Wp]: 15000
- Kapacita baterie [kWh]: 40
- Bydliště: v údolí mezi kopci
Re: FVE s podporou z DS
Štefty jsou nerezové, ty jsem prozatím nevyměnil. Terminály článků jsou hliníkové a propojky měděné pocínované. Při montáži jsou styčné plochy přimáznuté speciální kontaktní vazelínou pro měď a hliník. Články jsou v suchém prostředí a tak s korozí není zatím problém. I kdyby se nějaké vlhko vyskytlo, tak ochranný film vazelíny to pojistí.
15 kWp JJZ + 3x Tristar MPPT60 + Victron 150/100 + 48V LiFePO 850 Ah + UPS 8kW (MPP-Solar 8048 LC) + 4 x nabíječka 1,2 kW (DELTA) Start: 2012
- rva
- Příspěvky: 4832
- Registrován: úte dub 23, 2013 10:21 am
- Reputace:941
- Lokalita: Kousek od Lysé nad Labem
- Systémové napětí: 48V
- Výkon panelů [Wp]: 46000
- Kapacita baterie [kWh]: 40
- Chci prodávat energii: NE
- Chci/Mám dotaci: NE
- Bydliště: Kousek od Lysé nad Labem
Re: FVE s podporou z DS
Tak po "rychlokurzu" grafany vše vypadá jinak. Ta horní část grafu se podstatně změnila: Souvisí to s tím, jak jsou data zapisována do influx a následně vybírána do grafárny. Kouzelný zásah tady je, když se u položky dotazu "GROUP BY" vše vymaže https://community.grafana.com/t/why-mus ... ph/21288/2.
Raději jsem si data z influx exportoval do excelu a kontrola v něm vede ke stejnému histogramu který je snad udělán ze všech uložených hodnot za posledních 7 dní.
Raději jsem si data z influx exportoval do excelu a kontrola v něm vede ke stejnému histogramu který je snad udělán ze všech uložených hodnot za posledních 7 dní.
_______________________________________________________________________
43 kWp, LiFePO4 62 kWh,
EPSolar 60 A/150 V ET6415N + 3x Isolar SM II (5 kW, 450 V, 80 A) + Axpert PIP 5048MS
43 kWp, LiFePO4 62 kWh,
EPSolar 60 A/150 V ET6415N + 3x Isolar SM II (5 kW, 450 V, 80 A) + Axpert PIP 5048MS
- mirekcafa
- Příspěvky: 471
- Registrován: úte zář 06, 2022 2:47 pm
- Reputace:33
- Lokalita: českotřebovsko
- Systémové napětí: 48V
- Chci prodávat energii: NE
- Chci/Mám dotaci: NE
- Bydliště: českotřebovsko
Re: FVE s podporou z DS
Budu připravovat kabeláž od rozvodnice. Měnič EASUN SMX, než budou baterky bude napájen ze sítě. Pokud ho budu chtít odpojit stačí odpojovat fázi nebo i N případně i zelenožlutý. A použít k tomu třífázový jistič?
Měnič Easun SMX II 5,6 Kw, 8x Huasun HTJ 445Wp stříbrný rám, bifaciální, Lifepo4 16x 105 AH JK BMS
- sisdale
- Příspěvky: 296
- Registrován: sob črc 02, 2022 9:13 pm
- Reputace:82
- Bydliště: středočeský kraj, 400 m n.m.
Re: FVE s podporou z DS
Zelenozluty nikdy neodpojovat ! Jestli mas N v rozvadeci spojen s PE, tak je ho zbytecne odpojovat, protoze je na nem stejne nulovy potecial, kdyz se vypne faze a nepotece z menice zadny proud.
8.56 kWp - orientace JJV (160st.) sklon 23 st. - PERC, 72-half cut, bifacial
11 kW invertory - 2x Sorotec REVO II 5.5kW (aka Easun iGrid VE II 5.5kW) v paralelenim 1f zapojeni
33 kWh LiFePO4 baterie - cylindrical pack 100 AH a dve prismatic REPT 280 AH v 16-ti clankovem provedeni
plně elektrický dům, plná automatizace, 50+ ESP8266 + RPi, inteligentní vytěžovaní - samoučící prediktivní energetické rozvrhovaní
více v mém domovském vlákně zde
11 kW invertory - 2x Sorotec REVO II 5.5kW (aka Easun iGrid VE II 5.5kW) v paralelenim 1f zapojeni
33 kWh LiFePO4 baterie - cylindrical pack 100 AH a dve prismatic REPT 280 AH v 16-ti clankovem provedeni
plně elektrický dům, plná automatizace, 50+ ESP8266 + RPi, inteligentní vytěžovaní - samoučící prediktivní energetické rozvrhovaní
více v mém domovském vlákně zde
- mirekcafa
- Příspěvky: 471
- Registrován: úte zář 06, 2022 2:47 pm
- Reputace:33
- Lokalita: českotřebovsko
- Systémové napětí: 48V
- Chci prodávat energii: NE
- Chci/Mám dotaci: NE
- Bydliště: českotřebovsko
Re: FVE s podporou z DS
Takže stačí jednofázový jistič, a v rozvaděči to mám spojené,díky.. 
Měnič Easun SMX II 5,6 Kw, 8x Huasun HTJ 445Wp stříbrný rám, bifaciální, Lifepo4 16x 105 AH JK BMS
- rva
- Příspěvky: 4832
- Registrován: úte dub 23, 2013 10:21 am
- Reputace:941
- Lokalita: Kousek od Lysé nad Labem
- Systémové napětí: 48V
- Výkon panelů [Wp]: 46000
- Kapacita baterie [kWh]: 40
- Chci prodávat energii: NE
- Chci/Mám dotaci: NE
- Bydliště: Kousek od Lysé nad Labem
Re: FVE s podporou z DS
Už nějakou dobu běží paralelně spojené 3 kusy 5kW měničů a pokud není potřeba takového výkonu, automatizace jeden nebo i dva vypne. Tím se ušetří přes zimu nějaká elektřina, která by jinak padla na "volnoběžný" provoz měniče. Tyto si z baterie berou obdobně jako jiné "Axperty" zhruba 0.9 A / 50 V.
Za poslední měsíc se díky vypínání měničů ušetřilo zhruba 1.5 kWh denně.
Za poslední měsíc se díky vypínání měničů ušetřilo zhruba 1.5 kWh denně.
_______________________________________________________________________
43 kWp, LiFePO4 62 kWh,
EPSolar 60 A/150 V ET6415N + 3x Isolar SM II (5 kW, 450 V, 80 A) + Axpert PIP 5048MS
43 kWp, LiFePO4 62 kWh,
EPSolar 60 A/150 V ET6415N + 3x Isolar SM II (5 kW, 450 V, 80 A) + Axpert PIP 5048MS
- rva
- Příspěvky: 4832
- Registrován: úte dub 23, 2013 10:21 am
- Reputace:941
- Lokalita: Kousek od Lysé nad Labem
- Systémové napětí: 48V
- Výkon panelů [Wp]: 46000
- Kapacita baterie [kWh]: 40
- Chci prodávat energii: NE
- Chci/Mám dotaci: NE
- Bydliště: Kousek od Lysé nad Labem
Re: FVE s podporou z DS
V HA probíhá ukládání dat a je potřeba nějak řešit zálohování. Systém běží z SSD 128 GB. Mám očíslované 4 mikroSD karty 128 GB na kterých zálohy rotují a minimálně jednou týdně udělám zálohu celého SSD na další kartu v pořadí. Do USB čtečky dám kartu mikroSD, strčím do USB portu a v Rpi je aplikace na překopírování celého disku: Vše za provozu, trvá to tak 30 minut.
Zatím jsem jednou potřebovat použít zálohu a z ní funkční systém překopírovat na SSD. Rpi vypnu, odpojím SSD, vsunu mikroSD se zálohou, zapnu, počkám, až vše naběhne, připojím SSD a nakopíruji vše z funkční kopie na SSD. Bylo to podstatně příjemnější, než vše instalovat znovu.
Dnes je cena SSD 128 GB podobná jako mikroSD, tak je možná lepší dělat zálohy rovnou na další SSD.
Zatím jsem jednou potřebovat použít zálohu a z ní funkční systém překopírovat na SSD. Rpi vypnu, odpojím SSD, vsunu mikroSD se zálohou, zapnu, počkám, až vše naběhne, připojím SSD a nakopíruji vše z funkční kopie na SSD. Bylo to podstatně příjemnější, než vše instalovat znovu.
Dnes je cena SSD 128 GB podobná jako mikroSD, tak je možná lepší dělat zálohy rovnou na další SSD.
_______________________________________________________________________
43 kWp, LiFePO4 62 kWh,
EPSolar 60 A/150 V ET6415N + 3x Isolar SM II (5 kW, 450 V, 80 A) + Axpert PIP 5048MS
43 kWp, LiFePO4 62 kWh,
EPSolar 60 A/150 V ET6415N + 3x Isolar SM II (5 kW, 450 V, 80 A) + Axpert PIP 5048MS
- rva
- Příspěvky: 4832
- Registrován: úte dub 23, 2013 10:21 am
- Reputace:941
- Lokalita: Kousek od Lysé nad Labem
- Systémové napětí: 48V
- Výkon panelů [Wp]: 46000
- Kapacita baterie [kWh]: 40
- Chci prodávat energii: NE
- Chci/Mám dotaci: NE
- Bydliště: Kousek od Lysé nad Labem
Re: FVE s podporou z DS
Klíčové spotřebiče jsou připojeny přes smart switch s měřením příkonu. Z tohoto údaje se dá odvodit řada údajů a zjistit tak závadu (prasklé vodní potrubí, potřeba dofouknout expanzní nádobu), popřípadě provést údržbu (zpětný proplach filtrace bazénu).
yaml: yaml: Node-RED - json formát pro import:
yaml:
Kód: Vybrat vše
template:
- binary_sensor:
# Stav ON/OFF čerpadla ve vrtu. Výkon měří senzor vrt_cerpadlo_phase_a_power v kW. Pokud je výkon čerpadla vyšší než 0.02kW, bude stav ON.
- name: "Vrt - čerpadlo běží"
# Pokud by spotřebič odebíral příkon přerušovaně (např. sporák, trouba a podobně), tak odkomentovat a nastavit si dobu:
# delay_off:
# minutes: 2
state: >
{{ states('sensor.vrt_cerpadlo_phase_a_power')|float > 0.02 }}Kód: Vybrat vše
# Chci si dlouhodobě ukládat akumulovaná data jak dlouho běželo čerpadlo.
# Když se čerpadlo zapne, tak v Node-RED mám senzor sensor.vrt_cerpadlo_dobabehu2, který změří dobu běhu.
# Tyto doby jsou ukládány do statitiky a je z nich počítána akumulovaná doba (total)
- platform: statistics
name: "Vrt_čerpadlo-akumulovaná_doba_provozu2"
entity_id: sensor.vrt_cerpadlo_dobabehu_2
state_characteristic: total
max_age:
days: 3650
unique_id: Vrt_cerpadlo_akumulovana_doba_provozu2
# Chci si dlouhodobě ukládat kolikrát bylo zapnuto čerpadlo. K tomu sleduji kolikrát se změnila hodnota senzoru vrt_cerpadlo_dobabehu2 (state_characteristic: count)
- platform: statistics
name: "Vrt_čerpadlo-počet_sepnutí2"
entity_id: sensor.vrt_cerpadlo_dobabehu_2
state_characteristic: count
max_age:
days: 3650
unique_id: Vrt_cerpadlo_pocet_sepnuti2 Kód: Vybrat vše
[
{
"id": "a8d0a05950d87d03",
"type": "tab",
"label": "Vrt-čerpadlo",
"disabled": false,
"info": "",
"env": []
},
{
"id": "a44bfa614b65e9f5",
"type": "inject",
"z": "a8d0a05950d87d03",
"name": "",
"props": [
{
"p": "payload"
},
{
"p": "topic",
"vt": "str"
}
],
"repeat": "",
"crontab": "",
"once": false,
"onceDelay": 0.1,
"topic": "",
"payload": "",
"payloadType": "date",
"x": 200,
"y": 360,
"wires": [
[
"177571d42db58329",
"2b1b9a88de198c0d"
]
]
},
{
"id": "2b1b9a88de198c0d",
"type": "delay",
"z": "a8d0a05950d87d03",
"name": "",
"pauseType": "delay",
"timeout": "5",
"timeoutUnits": "milliseconds",
"rate": "1",
"nbRateUnits": "1",
"rateUnits": "second",
"randomFirst": "1",
"randomLast": "5",
"randomUnits": "seconds",
"drop": false,
"allowrate": false,
"outputs": 1,
"x": 430,
"y": 480,
"wires": [
[
"a0388bd335586195"
]
]
},
{
"id": "b0a94de80dc08f20",
"type": "server-state-changed",
"z": "a8d0a05950d87d03",
"name": "Vrt - čerpadlo běží",
"server": "aaab75cd.fd8c28",
"version": 4,
"exposeToHomeAssistant": false,
"haConfig": [
{
"property": "name",
"value": ""
},
{
"property": "icon",
"value": ""
}
],
"entityidfilter": "binary_sensor.vrt_cerpadlo_bezi",
"entityidfiltertype": "exact",
"outputinitially": false,
"state_type": "habool",
"haltifstate": "true",
"halt_if_type": "bool",
"halt_if_compare": "is",
"outputs": 2,
"output_only_on_state_change": true,
"for": "0",
"forType": "num",
"forUnits": "minutes",
"ignorePrevStateNull": false,
"ignorePrevStateUnknown": false,
"ignorePrevStateUnavailable": false,
"ignoreCurrentStateUnknown": false,
"ignoreCurrentStateUnavailable": false,
"outputProperties": [
{
"property": "payload",
"propertyType": "msg",
"value": "",
"valueType": "entityState"
},
{
"property": "data",
"propertyType": "msg",
"value": "",
"valueType": "eventData"
},
{
"property": "topic",
"propertyType": "msg",
"value": "",
"valueType": "triggerId"
}
],
"x": 190,
"y": 520,
"wires": [
[
"177571d42db58329",
"2b1b9a88de198c0d"
],
[
"a0388bd335586195"
]
]
},
{
"id": "a0388bd335586195",
"type": "interval-length",
"z": "a8d0a05950d87d03",
"format": "mills",
"bytopic": false,
"minimum": "",
"maximum": "",
"window": "",
"timeout": false,
"msgTimeout": "",
"minimumunit": "msecs",
"maximumunit": "msecs",
"windowunit": "msecs",
"msgTimeoutUnit": "msecs",
"reset": true,
"startup": false,
"msgField": "payload",
"timestampField": "timestamp",
"repeatTimeout": false,
"name": "",
"x": 680,
"y": 520,
"wires": [
[
"1a3aeefbdcc6ab41"
],
[]
]
},
{
"id": "177571d42db58329",
"type": "change",
"z": "a8d0a05950d87d03",
"name": "",
"rules": [
{
"t": "set",
"p": "reset",
"pt": "msg",
"to": "true",
"tot": "bool"
}
],
"action": "",
"property": "",
"from": "",
"to": "",
"reg": false,
"x": 440,
"y": 400,
"wires": [
[
"a0388bd335586195"
]
]
},
{
"id": "da9fa3186e2f7da3",
"type": "debug",
"z": "a8d0a05950d87d03",
"name": "debug 7",
"active": true,
"tosidebar": true,
"console": false,
"tostatus": false,
"complete": "true",
"targetType": "full",
"statusVal": "",
"statusType": "auto",
"x": 1080,
"y": 600,
"wires": []
},
{
"id": "1a3aeefbdcc6ab41",
"type": "function",
"z": "a8d0a05950d87d03",
"name": "milisec to hours",
"func": "var count = flow.get(\"counter\") ||0;\n\ncount = msg.payload / 3600000;\nmsg.payload = count;\nreturn msg;\n",
"outputs": 1,
"noerr": 0,
"initialize": "",
"finalize": "",
"libs": [],
"x": 900,
"y": 520,
"wires": [
[
"05552e8e86d42fab"
]
]
},
{
"id": "05552e8e86d42fab",
"type": "ha-sensor",
"z": "a8d0a05950d87d03",
"name": "Vrt-cerpadlo-doba_behu2",
"entityConfig": "3082375c3dfa51c4",
"version": 0,
"state": "payload",
"stateType": "msg",
"attributes": [],
"inputOverride": "allow",
"outputProperties": [],
"x": 1130,
"y": 520,
"wires": [
[
"da9fa3186e2f7da3"
]
]
},
{
"id": "aaab75cd.fd8c28",
"type": "server",
"name": "Home Assistant",
"addon": true
},
{
"id": "3082375c3dfa51c4",
"type": "ha-entity-config",
"server": "aaab75cd.fd8c28",
"deviceConfig": "",
"name": "Vrt-cerpadlo-doba_behu2",
"version": "6",
"entityType": "sensor",
"haConfig": [
{
"property": "name",
"value": "Vrt čerpadlo - dobaběhu 2"
},
{
"property": "icon",
"value": ""
},
{
"property": "entity_category",
"value": ""
},
{
"property": "device_class",
"value": "duration"
},
{
"property": "unit_of_measurement",
"value": "h"
},
{
"property": "state_class",
"value": ""
}
],
"resend": false,
"debugEnabled": false
}
]_______________________________________________________________________
43 kWp, LiFePO4 62 kWh,
EPSolar 60 A/150 V ET6415N + 3x Isolar SM II (5 kW, 450 V, 80 A) + Axpert PIP 5048MS
43 kWp, LiFePO4 62 kWh,
EPSolar 60 A/150 V ET6415N + 3x Isolar SM II (5 kW, 450 V, 80 A) + Axpert PIP 5048MS
- rva
- Příspěvky: 4832
- Registrován: úte dub 23, 2013 10:21 am
- Reputace:941
- Lokalita: Kousek od Lysé nad Labem
- Systémové napětí: 48V
- Výkon panelů [Wp]: 46000
- Kapacita baterie [kWh]: 40
- Chci prodávat energii: NE
- Chci/Mám dotaci: NE
- Bydliště: Kousek od Lysé nad Labem
Re: FVE s podporou z DS
K samostatnosti patří i vlastní zdroj vody. Z nepitného 40m vrtu (vysoký obsah dusičnanů a nějaké bakterie) vyrábím reverzní osmózou nezávadnou vodu. Při pravidelné údržbě došlo konečně i na posilovací čerpadlo, které spolehlivě sloužilo od roku 2011, tedy přes 10 let bez potřeby jakékoliv údržby. Teď po výměně filtrů dávalo malý tlak (260 kPa), tak ho nahradilo rezervní, které možná 5 let čekalo na svůj čas (to dává optimálních 500 kPa). Původní ani po rozebrání nevykazuje nic podezřelého, je to zajímavá konstrukce 3- membránového čerpadla. Ani nebylo moc co k čištění, snad jen ty pryžové díly jsou tvrdší. Po smontování čerpá, tak někdy ověřím výstupní tlak. Vlastní membrána reverzní osmózy tam je už přes 8 let, po kontrole vypadá normálně, tak jsem ji opět vrátil. Čerpadlo, membránu a drobné díly této stavebnice mám rezervní z Číny, filtry 1 a 5 mikrometru, uhlíkové filtry a mineralizátor jsou od místního obchodu mangala.cz. Kvalitu kontroluji sporadicky měřákem TDS z Číny
_______________________________________________________________________
43 kWp, LiFePO4 62 kWh,
EPSolar 60 A/150 V ET6415N + 3x Isolar SM II (5 kW, 450 V, 80 A) + Axpert PIP 5048MS
43 kWp, LiFePO4 62 kWh,
EPSolar 60 A/150 V ET6415N + 3x Isolar SM II (5 kW, 450 V, 80 A) + Axpert PIP 5048MS
- kodl69
- Příspěvky: 8345
- Registrován: sob črc 19, 2014 8:56 pm
- Reputace:1069
- Lokalita: severně od Brna
- Systémové napětí: 48V
- Výkon panelů [Wp]: 8kWp
- Kapacita baterie [kWh]: 12kWh
- Chci prodávat energii: NE
- Chci/Mám dotaci: NE
Re: FVE s podporou z DS
nevíš jaký čerpadlo použít pro "solární studánku"? Hladina vody je níž než kdysi, a aby něco teklo z původní studánky, je potřeba čerpat. Zkoušel jsem "karavanový" odstředivky na 12V, ale po pár desítkách m3 byl dycky konec. Potřebuju něco s průtokem 00 nic, výtlakem cca 3m a aby to jelo furt a pořád, nejlépe na DC napětí.
ostrov skoro 8kWp neustále ve stádiu zrodu: smartshunt(ex WBJR), MPPT150/45, MPPT 250/100(ex midnitesolar 150 clasic lite), 16S a různě P cca 340Ah Winston, MP II 5000,( ex Powerjack 8kW, ex samodomo cca 4kW). 48V DC rozvody a spotřebiče.
Kdo je online
Uživatelé procházející toto fórum: Bing [Bot], Claudebot [Bot], Franta2776, Ghost86, JiříK, Mex, OAI-SearchBot, Semrush [Bot]
